BE THE GO-TO PERSON FOR GREASE MANAGEMENT
SELLING LONGEVITY
When to make the case for stainless steel

DESIGN “SIMPLE IN CONCEPT” HYDRONIC SYSTEMS



























THE CASE FOR STAINLESS STEEL
Despite the higher price tag, stainless steel tanks are often more cost effective when life cycle costs are compared. BY ROBERT WATERS

42 HYDRONICS
SIMPLE & SOPHISTICATED
Hydronic systems do not have to be complex to be state of the art. By John Siegenthaler
54 REFRIGERATION
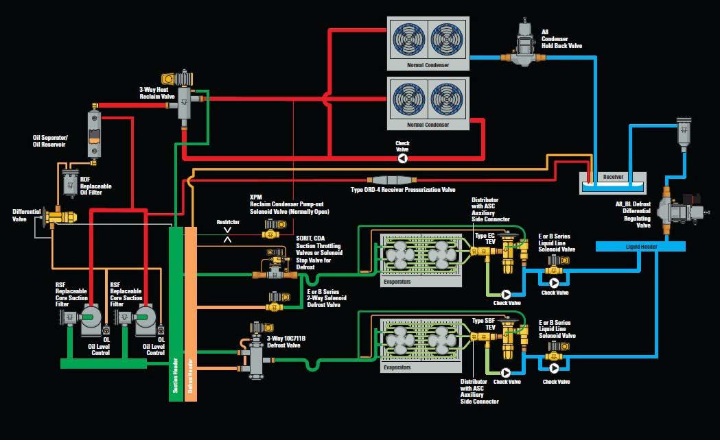
INTRODUCTION TO REFRIGERATION DEFROST METHODS–PART II
Modifications to basic defrost schemes add yet another layer of complexity for field service personnel. By Dave Demma and Bob Schindler

68 GEOTHERMAL DELIVERING ON THE PROMISE OF RENEWABLE ENERGY
It is time to take the leap and embrace geo for heating and cooling needs. By Ian McTeer
73 CONFERENCE REPORT
TECHNOLOGY, RELATIONSHIPS AND CLIMATE CHANGE PLAN FOCUS OF GEOTHERMAL FORUM
By Michael Power
74 HYDRONICS
CONTROLS: A LOOK AHEAD By Mike Miller
80 PLUMBING PITFALLS TO AVOID
How to position yourself as the go-to person for grease management. By Andrew Bird
84 SHOW PREVIEW

MCEE 2017: GENERAL INFORMATION, SEMINARS, EXHIBITORS LIST
98 SHOW REPORT
VEGAS PROVES TO BE A BIG WINNER FOR ASHRAE, AHR EXPO AND THE INDUSTRY
100 MANAGEMENT BEYOND BORDERS
What to consider when expanding your business. By Hank Bulmash
DEPARTMENTS


90 Mechanical Supply News
People
The Source
Calendar
Training
WHAT AM I?
HPAC ’s What Am I? contest returns in May. The winner of the last challenge will be featured in the May issue. Check out p6 in this issue to have a look at the February mystery product. It is not too late to enter to win a TLM99s Laser Distance Measurer from Stanley.
GENERAL PIPE CLEANERS
GENERAL PIPE CLEANERS Q&A
Recent equipment advancements from General Pipe Cleaners make spotting and clearing stoppages faster and easier than ever before.
With compact Gen-Eye POD® video inspection systems and the JM-1000 Mini-Jet™, your drain cleaning arsenal becomes more efficient, convenient and versatile – improving both productivity and profitability.


WHAT’S NEW IN VIDEO PIPE INSPECTION?
Wi-Fi!
The newest video pipe inspections systems from General offer the convenience of Wi-Fi. The optional Wi-Fi transmitter inside the monitor lets you send video to your tablet or Smartphone. Record the inspection. Send it to customers at your convenience. Or post it to You Tube – right from the job. Forget separate recording equipment!
Now General’s lightweight, popular systems offer optional Wi-Fi capability! Always easy on both back and budget, the convenient, compact Gen-Eye POD® combines camera, reel and monitor in a handy, all-in-one package.
The full size Gen-Eye POD sports a self-leveling camera and 200 ft. of Gel-Rod® for troubleshooting 3” to 10” drain lines. The MINI-POD® version carries 125 ft. or 175 ft. of push rod – with mini selfleveling colour camera small enough to troubleshoot 2” to 4” lines. Just grab it – and go!
IS THERE A BETTER WAY TO HANDLE GREASE BLOCKAGES IN TIGHT SPOTS, WITHOUT
BREAKING MY BACK?
Absolutely!
The compact, lightweight JM-1000 Mini-Jet™ is excellent for clearing grease, sand, sediment and ice from small, 1-1/2 to 3 inch lines – up to 50 feet long. It’s great for clogged kitchen, bathroom and laundry drains.
With 1500 psi of cleaning power, General’s powerful little water jet hits sticky stoppages with a wall-towall stream of high-pressure water – and flushes them away.
Pulse technology helps slide the hose around tight bends and down lines. It breaks the initial tension between the hose surface and pipe walls, increasing cleaning power. And that separates General’s Jet-Set® from ordinary pressure washers.
The JM-1000’s rugged, diamond plate metal case protects the pump and motor assembly – yet is as small as most toolboxes. At just 23 lb, it’s easy-to-carry, maneuverable in tight spots and takes up little room in the truck!


< UPFRONT
IT’S A TIMING THING
As I write this it is blustery and very cold outside – 20 degrees colder than the day before in fact. This unpredictable month gives most Canadians a taste of all seasons – that is the problem.
March could be referred to as the “never-land” by the mechanical industry. No matter what the HVAC decision is, it is either too early or too late for consumers. Few people are thinking forward to the cooling season (except in Ontario where electricity rates are in the limelight), and heating system improvements are something to be put off until the fall.
So here is your chance to catch up; to take a breather down south, and to take advantage of trade shows and conferences and other opportunities for growth.
This can be a good thing, particularly with this issue. You will want to allocate more than your usual HPAC reading time to check out the Show & Tells, a forum that allows advertisers to showcase their achievements.
The editorial-style copy, provided by suppliers, accompanies their advertisement and highlights innovative products, applications or company milestones. These stories, which are interspersed with our regular editorial, are flagged with the Show & Tell banner. We are sure you will find them to be a great read.
We also want to highlight that HPAC contributor and Modern Hydronics Summit keynote Robert Bean has been in the limelight recently as the recipient of two prestigious industry awards (see p10). Our congratulations Robert!

Editor
Editor’s Note: What Am I? contest returns next issue. Check out the image below (from our February edition) and take the challenge!
February
WHAT AM I?
Items will be featured in whole or in part and may be from any era–they may be appliances, fixtures, tools, pvfs, components, and so on. To enter, identify the product featured on the right and include what it is, where would you find it, how it works and who made it–bonus points to the entrant who has an interesting anecdote about the item. Send your response to kturner@hpacmag.com for your chance to win a Stanley TLM99 Laser Distance Measurer. The winner will be determined based on the accuracy and detail in the response, remember there are bonus points for entrants who share an interesting/ amusing anecdote about the item.

EDITOR
CONTRIBUTING EDITOR
SALES & MARKETING COORDINATOR
ASSOCIATE PUBLISHER
ACCOUNT MANAGER
MEDIA DESIGNER
ACCOUNT COORDINATOR
CIRCULATION MANAGER
PUBLISHER
VICE PRESIDENT COO
PRESIDENT & CEO
Kerry Turner (416) 510-5218 KTurner@hpacmag.com
Michael Power mpower@hpacmag.com
Kim Rossiter (416) 510-6794 KRossiter@hpacmag.com
David Skene (416) 510-6884 DSkene@hpacmag.com
Stephen Kranabetter (416) 510-6791 skranabetter@hpacmag.com
Emily Sun esun@annexweb.com
Barb Vowles (416) 510-5103 bvowles@annexbizmedia.com
Urszula Grzyb (416) 442-5600 ext. 3537 ugrzyb@annexbizmedia.com
Peter Leonard (416) 510-6847 PLeonard@hpacmag.com
Tim Dimopoulos (416) 510-5100 tdimopoulos@annexbizmedia.com
Ted Markle tmarkle@annexweb.com
Mike Fredericks
expanded or premium issues, which count as two subscription issues.
MAIL PREFERENCES: From time to time we make our subscription list available to select companies and organizations whose product or service may interest you. If you do not wish your contact information to be made available, please contact us via one of the following methods: Tel: 800.387.0273, Fax: 416.442.2191; E-mail: vmoore@ annexnewcom.ca; or by mail: Privacy Office, 80 Valleybrook Dr., Toronto, ON M3B 2S9.
HPAC Magazine receives unsolicited materials (including letters to the editor, press releases, promotional items and images) from time to time. HPAC Magazine, its affiliates and assignees may use, reproduce, publish, re-publish, distribute, store and archive such unsolicited submissions in whole or in part in any form or medium whatsoever, without compensation of any sort.
NOTICE: HPAC Magazine, Annex Publishing & Printing Inc., their staff, officers, directors and shareholders (hence known as the “Publisher”) assume no liability, obligations, or responsibility for claims arising from advertised products. The Publisher also reserves the right to limit liability for editorial errors, omissions and oversights to a printed correction in a subsequent issue. HPAC Magazine’s editorial is written for management level mechanical industry personnel who have documented training in the mechanical fields in which they work. Manufacturers’ printed instructions, datasheets and notices always take precedence to published editorial statements.

Readers are invited to send photos for possible inclusion in the contest. If your photo is selected you will receive a 25-foot FATMAX tape rule.






Introducing the MOST EFFICIENT single-phase VRF system in its class
Up to 20% more efficient than the competition!
INTRODUCING THE NEW

208-230V, SINGLE PHASE
The single-phase J-II Airstage VRF heat pump serves heating and cooling applications requiring sizes from 3 to 5 tons, making it ideal for large residential and small commercial installations. This system is the most efficient single-phase VRF system in its class.
Efficiency Leader
At up to 19.8 SEER and 11.4 HSPF, the J-II efficiency significantly exceeds other equivalent VRF products and rooftop units of comparable size.






Networking
Non-Ducted
Provide advanced monitoring control of J-II systems with central controllers, and building management systems (BMS) over BACNet, LonWorks, or Modbus.
Individual Comfort
Connect up to 9 indoor units to each condensing unit and choose from 11 indoor unit styles to create individually zoned comfort for any size space or decor.
Long Piping
Long piping lengths up to 590 ft. - more than one and a half football fields - provide major installation flexibility.






Fujitsu offers an extensive lineup from 3 to 24 Tons with 45 different indoor units available in 11 styles.


EASIER & FASTER


Rough & Concrete Floor Installation Box
combine with PVC piping for freestandings
Please come and visit us at booth 244 on April 26-27 at the MCEE show at Place Bonaventure in Montréal. Our experts will be on-site to present the Riobel Pro innovative products.


... designed for PROfessionals



DISCOVER THE PEX ADVANTAGE
PEX and expansion PEX valves:
No need to weld inside walls Eliminate the risk of water damage 3 to 4x faster to install

Also available, NPT or sweat valves
Universal rough and separate trims
No more worrying about damaging the trim: Rough for valves can be purchased separately from Riobel trims
Roughs for valves and freestanding faucets are universal
Come visit us at the MCEE at Place Bonaventure in Montréal, booth 244, April 26 and 27!

INDUSTRY NEWS
WELL-DESERVED VEGAS WINNING STREAK FOR ROBERT BEAN
HPAC columnist Robert Bean is the 2017 recipient of the Dan Holohan Lifetime Contribution to Comfort Award. The award was presented on January 30 at the AHR 2017 Show in Las Vegas, NV. Bean, who is an industry-leading expert on building sciences, indoor environmental quality, energy, and radiant-based HVAC systems, was also presented with the Canadian Hydronics Council’s (CHC) Award of Merit during the Radiant Professionals Alliance reception at AHR.
The CHC Award of Merit was created in 2012 to recognize individuals who have demonstrated outstanding commitment to the advancement of the hydronics industry in Canada. The Dan Holohan Lifetime Contribution to Comfort Award is given annually to an HVAC professional or company that has made a substantial contribution to comfort technology, advancement, or training while displaying the exceptional good humour and love of people exhibited by Dan Holohan throughout his career.
“This award is for someone who Taco has found to be influential in our industry,” said Taco’s executive chairman of the board, John Hazen White, Jr. “Robert Bean is tremendously committed to forwarding the hydronic business.”
Bean has been a leading voice in residential and commercial comfort and efficiency for nearly 40 years. He is the director of Indoor Climate Consultants, Inc., based in Calgary, AB. He also manages HealthyHeating.com, a volunteerbased, not for profit, online educational resource – serving as a technical interpreter and consolidator of academic research done within the building and health sciences.
Through his writing and speaking about the need to design comfort systems for people – not buildings – Bean has led the way to change how industry experts view the concept of comfort.
CIPH EXPANDS REACH OF ITS CAREERTAP PROGRAM
The Canadian Institute of Plumbing & Heating (CIPH) is now partnering with the Canadian Association of Business Students (CABS) as a part of long-term strategic plan aimed at students to raise awareness about the wide-ranging careers in the plumbing and heating industry.
CIPH recently sponsored JDC Central, an event that brings business students together in a multi-faceted competition, including academic cases for a variety of business disciplines, parliamentary style debates, sports tournaments, social competitions and charity contributions.
“Recruiting talent into our industry remains a priority for many of our members,” said Ralph Suppa, president and general man-

He is a graduate of the Building Construction Engineering Technology program from the Northern Alberta Institute of Technology, a Registered Engineering Technologist holding membership with the Association of Science and Engineering Technology Professionals of Alberta, and a Professional Licensee in Mechanical Engineering holding membership with the Association of Professional Engineers, Geologists and Geophysicists of Alberta. In addition to his training and professional practice in building construction engineering technology and HVAC engineering, he is a graduate of the Alberta School of Drafting (AutoCad) and The University of Calgary, Business Owner Transition Program. www.healthyheating.com www.taco-hvac.com www.canadianhydronicscouncil.com
ager of CIPH. “We want to attract people interested in accounting, engineering, marketing, sales and a whole host of other career choices. By engaging students at these events, we’re targeting the best of the best, who may not completely understand the exciting opportunities in our industry today and for the future,” noted Suppa.
CIPH had a significant presence in the career fair, as well as an opportunity to address a large student audience directly as a speaker series sponsor of JDC Central. JDC Central was hosted by Carleton University in Ottawa, ON.
CIPH returns to Ottawa for its annual business conference on June 25 to 27. www.ciph.com Continued on p16

The Whalen Company’s WRX vertical stack fan coil
The Whalen Company has developed a vertical stack fan coil with a slide-out chassis, which is the first of its kind in the fan coil market. “Slide-out chassis have been available for years in heat pumps,” said Tony Landers, VP of Sales and Marketing at The Whalen Company. “Whalen has changed the way fan coils are serviced and installed by making the slide-out chassis available. When the WRX is opened, there are no additional fasteners to remove in order to slide the chassis out of the unit, making replacement effortless.”
By using a fan coil with a slide-out chassis, the time associated with maintenance and repair in occupied spaces is greatly minimized. Having the ability to slide out a chassis and not have to remove multiple fasteners and replace it with a spare allows maintenance personnel to get a unit up and running within minutes. The removed chassis is then repaired in the maintenance shop where time is not critical.
Other benefits of the WRX are reduced commissioning time, easier access to the drain pan and components, and ease of maintenance with minimal tenant disruption.


Wait Less & Waste Less With Rinnai
Rinnai’s SE+ Series Tankless Water Heater featuring ThermaCirc360™ includes thermal bypass technology. This state-of-the-art system delivers an endless supply of hot water wherever and whenever it’s needed, even for multiple tasks at once. By keeping a steady supply of heated water in the supply line during active circulation periods, the SE+ Series makes hot water quickly available for showers, sinks and appliances – no need for your customers to “orchestrate” their use of hot water.
Rinnai’s built-in recirculation technology means less water and money down the drain, saving natural resources and lowering utility costs. And customers can save even more energy by programming the unit’s 24-hour digital controller to align with usage patterns and ensure hot water is available during peak demand times.
WI-FI CONNECTIVITY
The new Rinnai Control-R™ Wireless module allows homeowners to control and monitor the unit with their smartphone through a downloadable app. For added convenience, wireless push buttons and motion sensors are available to interact with the Control-R™ module. Either the push button or motion sensor can be mounted near the point of use, reducing wait time and wasted water. The Control-R™ module can also be paired with a separately purchased temperature sensor, making it completely Title 24 compliant for California customers.

For dealers, Control-R™ serves as a remote diagnostics tool and saves time. The Control-R™ module pushes system codes and other service information automatically to dealers, enabling the dealer to proactively contact customers and arrive at a customer’s location with the right equipment and parts. Dealers are also able to reference diagnostic codes, product information and step-by-step instructions, with links to manuals, training videos and more.

CONDENSING TANKLESS TECHNOLOGY
Delivering our most energy-efficient performance, the SE+ Series features a condensing design with two heat exchangers to maximize heating value, enhance reliability and durability, and reduce maintenance.
UNIQUE FEATURES:
• Energy factor of up to .96
• Available in five sizes
• Allows for either concentric or twin-pipe venting using PVC/CPVC or PP
• Faster hot water provided by integrated recirculation pump and internal bypass line with or without a dedicated return line
• Easy maintenance is achieved with included isolation valves




Direct Air Heat Pump
Powrmatic of Canada Ltd. introduces new Direct Air Heat Pump with HeatExtrem technology.

The CS11M series of heat pumps with exclusive HeatExtrem technology can supply heat even when the temperature dips to-35°C. Perfectly adapted to our Canadian winters, CS11M models can reach 25 SEER and have an HSPF of 12 in zone IV. Energy Star and AHRI listed, their capacities are from 9,000 to 24,000 Btu/H and the 12,000 Btu/h indoor unit is only 33”. Different evaporator units are offered for residential and light commercial applications and are Wi-Fi ready. A 10 year limited warranty is standard with every CS11M series heat pump.










INDUSTRY NEWS
MECHANICAL CONTRACTORS ASSOCIATION MOVES ON UP
As of February 1, MCA Canada is located in Suite 701, just one floor up from its previous location at 280 Albert St., Ottawa, ON K1P 5G8. Contact information remains the same. www.mcac.ca
ENERGY EFFICIENCY REGULATIONS, 2016 COME INTO EFFECT IN JUNE
The Heating, Refrigeration and Air Conditioning Institute (HRAI) recently announced that Amendment 13 to Canada's Energy Efficiency Regulations had been published in the Canada Gazette, Part II.
The amendment to the Energy Efficiency Regulations, which comes into effect June 28, 2017, will increase energy performance standards for 20 products, including air conditioning units and chillers; heat pumps; furnaces fireplaces and unit heaters; boilers; gas- and oil-fired water heaters; and commercial refrigeration.
The amendment to the Energy Efficiency Regulations was published on December 28, 2016, in the Canada Gazette Part II, following a 75-day public comment period.



The regulations reflect input from business and consumer stakeholder organizations, including HRAI and the Canadian Institute of Plumbing & Heating. www.nrcan.gc.ca/energy/ regulations-codes-standards/18419
MAGNA INVESTS IN SKILLS INITIATIVES
Skills Ontario has announced that it will receive a $100,000 investment from Magna International in support of the 2017 Skills Ontario Competition, Skills Ontario Young Women’s Initiatives, and Skills Ontario Summer Camps.
The Skills Ontario Competition, held on May 1-3, 2017, has relocated to the Toronto Congress Centre – just down the highway from its longtime home in Waterloo, ON. The competition’s new venue will accommodate the steady growth Skills Ontario is experiencing.
Magna is a global automotive supplier with 312 manufacturing operations and 98 product development, engineering and sales centres in 29 countries. It has over 155,000 employees.
www.magna.com www.skillsontario.com
Continued on p20
Brant Radiant Heaters Limited
The Canadian leader in the manufacture of energy efficient natural gas, propane and electric heaters, Re-Verber-Ray heaters are ideal for industrial, commercial, agricultural and residential markets.

Headquartered in Paris, Ontario, Brant Radiant’s Canadian made products are supported across Canada with factory trained representatives. Superior tooling capabilities and technical expertise allow us greater flexibility in the design of our product offerings. In-house, we test and document every heater before it leaves the plant.
Our extensive distribution network is prepared to assist you with no-charge design analysis and answer any questions that you may have. These factory trained representatives are committed to bringing their expertise to your application.

34 Scott Ave., Paris ON N3L 3R1
Toll Free: 800-387-4778
Voice: 519-442-7823
Fax: 519-442-7321
Smart Wireless Refrigeration Scales – WRS110

UEi’s WRS110 is a Smart Wireless Refrigeration Scale offering accuracy down to 0.1 ounce with uncompromising repeatability regardless of how centred the weight is on the measuring platform. Featuring a 110 lbs. weight capacity the WRS110 only displays readings on smart device, eliminating the hassle of dealing with a wired remote. With the free iOS® or Android™ App, users can set a programmable alarm or measuring units. The WRS110 provides technicians an extended range helping to reduce dropped connections, while the battery life offers unprecedented performance needed for today’s wirelessly connected equipment.
The striking and strong body design makes this a very durable, compact and lightweight scale rugged enough to get the job done in rain, shine, and snow. Fortified with water and dirt resistant housing and built to withstand a 4-foot drop, the WRS110 is backed with a 1-year limited warranty.











AERCO Introduces Their Most Advanced Boiler Yet – Benchmark® Platinum
Benchmark Platinum Delivers Unprecedented Levels of Efficiency, Reliability and Reduced Operating Expenses for Greater ROI

AERCO launches the Benchmark® Platinum, its most advanced boiler yet that features a powerful bundle of innovative technologies, including AERtrim, AERCO’s patent-pending O2 Trim technology, dual returns, and onAER Remote Monitoring, plus an industry-best warranty.
“Benchmark boilers have been considered the gold standard in high efficiency, hydronic heating for nearly 20 years. With the Benchmark Platinum, AERCO raises that standard to a higher level, allowing customers to get the most out of their premium system through performance optimization, maximum efficiency and a significantly greater ROI,” said Peter Rimassa, Director of Boiler Value Stream and Application Engineering.
DUAL RETURNS
One advantage of the Benchmark Platinum series is its dual return capability which allows engineers to take full advantage of diverse load demands specific to a site to design the most efficient system possible. Benchmark Platinum’s dual returns keep cold water separate, creating a larger condensing zone in the heat exchanger that improves boiler efficiency up to 7%.
AERtrim (O2 TRIM TECHNOLOGY)
AERtrim monitors actual site conditions and self-adjusts its combustion process to ensure the boiler operates at optimal O2 levels despite environmental variations. Proper O2 levels provide greater uptime reliability, increased energy savings, lower emissions, and an additional 1%-2% seasonal efficiency gain.
onAER REMOTE MONITORING
Benchmark Platinum’s onAER Remote Monitoring continuously monitors the overall health of the system, helping customers maintain and protect their investment. onAER provides a convenient site that offers an instant, intuitive, easy-to-read overview of a system, including unit performance, plant efficiency, detailed technical data and more. It allows for quick resolution and prevents more serious problems from developing that can result in inefficient operation and increased expenses.
In addition, AERCO offers its industry-best warranty for the Benchmark Platinum.

INDUSTRY NEWS
MANUFACTURERS PROHIBIT THE USE OF FURNACES FOR CONSTRUCTION HEAT
On February 1, 2016 the Heating, Refrigeration and Air Conditioning Institute (HRAI) released a position paper stating that HRAI’s gas furnace manufacturers have adopted a position to prohibit the use of their furnaces by homebuilders for heating during the construction process prior to occupancy.
After learning of the concerns raised by homebuilders, the

“Blower wheels have been subjected to the rigours of residential new construction. An accumulation of drywall dust will put the wheel out of balance and result in an annoying vibration. Its ability to move the required amount of air across the heat exchanger and evaporator coil has also been completely compromised,” Ian McTeer, HPAC columnist.
manufacturers and contractors met with them on a number of occasions. Subsequently, manufacturers agreed to postpone the implementation date from September 1, 2016, to May 1, 2017. They also agreed to some standardized wording that will be included in their manufacturers’ installation instructions as follows: Gas furnaces manufactured on or after May 1, 2017, are not permitted to be used in Canada for heating of buildings or structures under construction.
HRAI furnace manufacturers have confirmed their support for this position. Several companies have already made revisions to their installation instructions. For more information, contact Caroline Czajko at 800.267.2231 ext. 234, or e-mail cczajko@hrai.ca.
HVAC, WATER HEATER RENTAL PROGRAM LAUNCHED BY SERVICE EXPERTS
Service Experts Heating & Air Conditioning recently introduced a program to allow homeowners to rent new, brandname heating and cooling equipment at each of its 15 Canadian locations. Additionally, water heater rentals will roll out to all 15 locations.
“Water heater rentals are widespread in Ontario, but not in
the other provinces – and renting a furnace or air conditioner is a newer concept throughout the country,” said Tim Inch, vice president/general manager national operations for Canada. “However, it is a market that we believe will experience increasing demand as we make this service available in all the communities we serve.”
Founded in 1996 and headquartered in Plano, TX, Service Experts has residential and commercial customers in 29 states in the U.S. and three provinces in Canada. www.serviceexperts.ca
CGC BOARD APPOINTS PRESIDENT AND CEO TO LEAD ASSOCIATION TRANSITION
The Canadian GeoExchange Coalition (CGC) board of directors has appointed Ted Kantrowitz as president. Kantrowitz joined the organization’s current board and assumed CEO duties immediately. His appointment follows the resignation of former president and CEO Denis Tanguay.

During CGC’s recent transition, staff has been addressing strategic, policy and operational challenges. CGC will soon communicate with members, allies and industry friends about recent operational improvements and CGC’s future.
Kantrowitz will provide a briefing to members on CGC activities and progress prior to new CGC board elections at CGC’s next annual general meeting. Specifics of the AGM, which will take place before June 30 2017, have yet to be announced.
The CGC is a national industry association for renewable, efficient heat pump technology. It recently relocated to 7240 Waverly Street in Montreal, QC. www.geoexchange.ca
RSES CANADIAN CAPITAL CHAPTER TO HOST ANNUAL CONFERENCE
The Annual Refrigeration Service Engineers Society (RSES) Canada Conference will be held at Algonquin College in Ottawa, ON on May 5 and 6, 2017. The program includes four speakers, opportunities to test for the CM, CMS designation, and a dinner at Algonquin College on May 6. Sign in for conference begins on May 5 at 3 p.m. The AGM will be held that evening at 8 p.m. following a hydronics session presented by Dave Digel.
Phil Boudreau leads the speaker program on Saturday with his session on CO2 refrigeration. Brynn Cooksey and Jamie Kitchen will address electrical and troubleshooting strategies respectively. www.rsescanada.com/conference.cfm

Consider using Uponor PEX-a for your next Hydronic Piping project.
Sponsored Case Study Profile
Engineers and contractors are recognizing PEX as a technology that retains all the advantages of traditional piping materials, while adding unmatched flexibility and strength.
If you’ve been on a commercial jobsite recently, you may have seen an opaque white pipe being used for the potable-plumbing system. This pipe, called PEX — an acronym for crosslinked polyethylene — is quickly gaining popularity in the engineering and trades sectors due to its flexibility, durability, stable material costs and performance. And now that the commercial plumbing industry has gotten on the PEX bandwagon, hydronic piping professionals are starting to look at it as well.
From an application standpoint using Uponor’s Wirsbo hePEX™ can work with any terminal unit in a hydronic heating system — fan-coil units, baseboards, radiators, chilled beams, VAV (variable air volume) reheat terminal units, radiant manifolds, etc. Also, because of its copper tube size (CTS)-controlled outside diameter, switching to PEX-a piping involves minimal process change. All the hangers, pipe supports, insulation, etc. can be the same, offthe-shelf components used in a copper piping system. Uponor complements the full offering of product with extensive design services to make this switch a reality.

piping applications. The use of Uponor PEX pipe supports permits hanger spacing that is similar to copper pipe, so it reduces the required amount of hangers by half. And since fewer hangers mean lower material and labor costs, Uponor PEX pipe

Bridging the differences between Wirsbo hePEX pipe and copper in most applications is the Uponor PEX pipe support, a galvanized steel channel providing continuous support in suspended
Want to learn more?
support results in a less-expensive installation.
A major criticism of — and misconception regarding — PEX-a in commercial piping applications is its perceived lack of visual appeal. Con-
For more information on using PEX-a piping for your next Hydronic project or to get a copy of Uponor’s Guide for Hydronic Piping email Jason Smith at jason.smith@uponor.com
tractors and building owners typically expect long, evenly spaced, rigid pipelines running through a building. It’s a look of solidity and durability that many associate with copper and believe PEX-a lacks. Fortunately, Uponor PEX pipe supports reinforce and cover the pipe, negating any aesthetic criticisms. Uponor PEX pipe supports also allow Wirsbo hePEX pipe to be run inside a plenum without spacing limitations between the horizontal runs.
But perhaps the most critical feature of Uponor PEX pipe support is its ability to control the natural expansion and contraction that occurs as the piping heats and cools. Installing anchors and using Uponor PEX pipe supports allow the piping system to function much like a copper system.
This ability to control PEX’s expansion and contraction is critical to allowing for a minimum redesign on a piping system when switching from copper. Thus, Uponor’s PEX pipe supports allow designers to leverage similar design schemes using Uponor PEX as they would for copper.
Engineers can be assured that, although Uponor PEX-a may still be new to them, it has been reviewed and approved as a reliable means of hydronic piping for more than 40 years. With its flexibility, durability and — in conjunction with Uponor PEX pipe supports — its ability to mimic copper’s rigid properties while offering several revolutionary improvements. The common hassles and uncertainties of switching from copper are completely alleviated, allowing the benefits of an improved piping system to stand out.
Amvic Insulated Pex Panel; Hydronic Radiant Floor Heating Systems

DESIGN

Amvic’s insulated PEX panel combines a number of unique elements making it one of the best panels on the market. The panel consists of expanded polystyrene insulation, moulded to high impact polystyrene film. This combination makes for a stronger, more resilient interlocking PEX panel. Additionally, the panel nubs form a mushroom shape, locking the PEX piping firmly in place. Once inserted, it guarantees that the pipe is properly positioned and seated in the panel. The innovative panel design with bridging and cavities ensures that the PEX tubing will be completely surrounded with concrete and not pushed to the bottom of the panel. This feature will allow for better heat distribution from the radiant tubing and a more efficient energy transfer.
CONTRACTOR SAVINGS
The design of the Amvic PEX insulation panel makes for a very durable and simple install on the job site. Because of its strength and stability, contractors can handle the material with ease eliminating breakage, replacement and additional labour. The film on the panel along with the nubs, allows the PEX tubing to be walked in and locked into place, rather than constant bending to wire-tie or staple the tubing firmly into place cutting labour time and material costs. The oversized four sided tongue and groove interlock system makes installation quick, easy and secure. The size of the panels also increase productivity and precision when placing the panels on the floor. The 2x4 panels become easier to maneuver, easier to place and easier to identify leveling inconsistencies.
APPLICATIONS
Hydronic heating can solve winter season problems by implementing a snow and ice melt system by circulating warm liquid through PEX tubing which is concealed in the concrete. These systems can be easily installed in residential, commercial or industrial applications such as driveways, sidewalks, stairs, entrances, parking lots, ramps, helipads and much more.
Homeowners can choose to have hydronic heating throughout their entire home which can eliminate the need for forced air units and reduce utility bills.
Common living areas for floor heating include the bathroom, the family room, the garage/driveway, entrances and even the kitchen.














Navien’s Award Winning NCB
Combi-boiler Evolves to the NCB-E
Navien’s NCB series is unique in that, as one unit, it is capable of providing a whole house heating system while also providing the domestic hot water output of a standalone tankless water heater. Proving that Navien engineers never rest on their laurels, the new NCB-E (E for evolves) will be a rolling replacement, now with a Grundfos pump, an integral air vent, a PRV top connection, a quieter fan and a new front cover bevel design.
Following the 2014 Canadian Institute of Plumbing & Heating Innovation Award at the MEET trade show of Mechanical, Electrical, Electronic Technologies in Moncton, NB, Canada, Navien’s NCB Combi-boiler Series was voted #1 in the 2014 Comfortech Product Showcase Awards contest, in the category of Plumbing.
This follows Navien’s motto of “Making the world more comfortable every day” said Eric Ashley, Marketing Product Supervisor for Navien.

Innovation: Dual inputs of 120k BTU/h of heating, 199k BTU/h of DHW capacity and the ability to link with NPE series tankless water heaters for expanded DHW delivery, featuring many firsts in the industry.
Value: The NCB-E series is priced competitively compared to other combination boilers but unlike others, the NCB-E series can deliver an impressive volume of domestic hot water to satisfy the demands of a large home. With an AFUE of 95%, the NCB carries the coveted Energy Star Most Efficient Rating.
Market Impact: The NCB-E is capable of providing up to 120k BTU/h heating capacity, and an impressive 199k BTU/h of DHW capacity. The contractor can now offer a complete package for whole home heating as well as endless hot water to satisfy the lifestyle of consumers today.
Training on all Navien products is available throughout Canada. To this end, Navien has recently hired Leo Vaillancourt, a 44 year veteran in the plumbing and heating industry, as Trainer for Western Canada. Leo’s knowledge and experience will help empower our customers to grow their businesses, says Mark Williamson, Navien’s Canadian General Manager.”
For more information on the new NCB-E series, visit www.WholeHouseCombi.com.


The loyalty program that’s only for our All-Star professional contractors
The Navien route: loyalty rewards and no detours around contractors
The road to greater profits runs through Navien, the leader in condensing technology for boilers and tankless water heaters. Our new NavienRewards program shows how much we appreciate working only with professional contractors. Unlike other brands, we won’t take shortcuts with alternate distribution channels.


NavienRewards not only gives you the resources that drive more profitable sales, it also provides incentives for you and your team. No other manufacturer can match our contractor support.
Check out all the NavienRewards advantages, including one of eight chances to win a seven day trip for two to South Korea in February, 2018. You’ll enjoy two days at the Winter Olympics, factory tours and sightseeing. To be eligible, sign up today at NavienRewards.com. #NavienAllStars
The case for stainless steel

Despite the higher price tag, stainless steel tanks are often more cost effective when lifecycle costs are compared and should be presented as such to customers. BY ROBERT
WATERS
Domestic water heating appliances are the real foot soldiers of the mechanical world. They are constantly exposed to a very hostile environment and their hard work is mostly ignored. On the water side of the heater, minerals, oxygen, chemicals and sediment can all attack. On the combustion side, high temperatures, thermal stress and flue gas condensate can all create havoc with the materials.
When it comes to maintenance, domestic hot water (DHW) heaters are virtually ignored. Most homeowners take their water heaters for granted and only notice them when they are not working or are leaking. Check the anode rod? Flush out the sediment? Have a maintenance program? Forget it, we are not bothering with that. It is no wonder that most DHW appliances have fairly short life spans. Could this short lifespan be improved? Using DHW heaters made of stainless steel is one way to improve life expectancy. Stainless steel is a strong, durable material that can better stand up to water side and fire side attacks, giving the heater a fighting chance to provide a long service life. Stainless steel’s only real drawback is its high material and fabrication cost. In the ultra-competitive DHW heater market, this high cost is a big challenge to overcome.
WHAT IS STAINLESS STEEL
Stainless steel is a generic name for iron alloys with a minimum of 10.5 per cent chromium. Other elements such as nickel, molybdenum, titanium, and carbon can also be added to provide corrosion resistance, strength and formability. There are many different combinations of these different metal alloys that produce a particular "type" and "grade" of stainless steel. Just saying something is made of stainless steel does not tell the whole story.
“Just saying something is made of stainless steel does not tell the whole story."
If someone said “Get me some plastic pipe” what would you bring? PEX, CPVC, polyethylene? All of these are “plastic” pipes, yet all have very different properties, strengths and applications. It is the same with stainless steels. There are over 150 grades of stainless steel, all having very different properties and applications. Stainless steel used in domestic hot water heaters are most commonly made from only a few grades of stainless steel, typically types 304, 316L, 316Ti and 444.
The difference between these grades is in what concentration of alloys is in them. All “300” grades of stainless steels contain approximately 18 per cent chromium and 10 per cent nickel. Both of the 316 grades also contain two per cent molybdenum, and 316Ti grade adds one per cent titanium to the
mix. The molybdenum gives 316 grades better overall corrosion resistant properties than 304 grade, particularly higher resistance to pitting and crevice corrosion in chloride environments. Titanium in the 316Ti grade gives it excellent formability and strength. 444 grade does have chromium and molybdenum, but it does not have any nickel. Generally speaking the more nickel, molybdenum and titanium there is in the mix, the better the corrosion resistance and strength, but also the higher the cost. Take a closer look at the grade when someone says they have a “stainless steel” water heater because they are not all the same quality.
USING STAINLESS STEEL IN DHW HEATERS
Stainless steel is used in all different types of water heaters. It is most often seen in use in indirect DHW heaters and in condensing tankless water heaters. Indirect water heaters incorporate an internal heat transfer coil connected to a boiler or a solar collector loop. They are more common in Europe than in Canada due to the predominance of hydronic and solar water heating systems in Europe.
Stainless steel construction makes up a big part of these European indirect markets. In Canada, both stainless steel and glass lined steel indirect tanks are available, with stainless steel tanks usually carrying the higher price tag. In noncondensing tankless water heaters the heat exchangers are typically constructed of copper. With the push to higher efficiency condensing units, heat exchangers are either all stainless steel, or a combination of a primary copper and a secondary stainless steel heat exchanger. The direct-fired tank type water heater is still king in Canada's water heater market. Carbon steel with glass linings dominates this sector.
Stainless steel is often used in tankless or direct-fired tank condensing water heaters. When squeezing more efficiency out of these appliances, the flue gases must be cooled below the dew point to release the latent heat of the fuel. The resulting condensate is basically distilled water vapour from the gas combustion products and it has a very low pH and high acidity. This acidic condensate water must be disposed of by piping it to a drain, but the bigger concern is its corrosive impact on the water heater heat exchanger surfaces. Heat exchangers made of regular steel or copper have a harder time standing up to this flue gas condensate for long.
Stainless steel is a great material choice due to its high corrosion resistance and flexibility, which gives it the ability to be formed into intricate heat exchanger shapes. There are currently numerous brands of condensing tankless water heaters employing stainless steel heat exchangers. This enables them to encourage complete flue gas condensing in the heat exchanger, and results in high EF ratings of up to 0.97.
Tank type water heaters with condensing technology are also now starting to be used more often, especially with


changes to some building codes requiring higher water heater efficiencies. There are two common types of construction seen in this market. Glass lined tanks are being constructed with fully submerged secondary condensing heat exchangers. Both the outside (water side) and inside (fire side) of the heat exchanger coil is glass lined, with the glass lining on the inside providing protection against flue gas condensation. Tank models with all stainless steel tank and coil construction are not as common, but there are several available with this type of all-stainless construction.
The glass lined tanks do carry a lower initial cost and only time will tell how well the heat exchangers stand up to the aggressive condensing environment. These new condensing tank type water heaters are able to achieve higher efficiencies than conventional direct-fired water heaters, with thermal efficiencies between 90 and 96 per cent. As governments push water heater efficiency regulations higher and higher, we are sure to see more innovative high efficiency tank type water heaters come to the market.
ADVANTAGES OF STAINLESS STEEL CONSTRUCTION
Looking more closely at tank type water heaters, you can find both glass lined and stainless steel construction for most types of direct-fired, indirect internal coil and straight storage tanks. So, what are the advantages of stainless steel over glass lined? How can you convince customers to invest more
Continued on p30
LIBERTY PUMPS
ProVore® Grinder Pumps
Grinder technology is advancing and Liberty Pumps is at the forefront of evolving sewage pump performance. The new ProVore® grinder from Liberty Pumps is designed for use in residential applications where an addition of a bathroom or other fixtures below sewer lines requires pumping. It features Liberty’s patented V-Slice® cutter technology utilized in its popular Omnivore® series of 2 hp. grinder pumps. This proven cutter design easily shreds solids - such as feminine products, rags and other unwanted debris. The new ProVore® brings this advanced technology down to a more cost effective residential level. Powered by a 1 hp. motor, this smaller grinder is designed to operate on a standard 115 or 230 volt circuit – requiring only a 20 amp breaker. No special wiring, as is necessary with larger hp. grinder pumps, is needed.
The pump comes with a 2” vertical style discharge (common on solids-handling pumps) and a standard leg pattern matching Liberty’s LE-Series. This allows for an easy retro-fit into already existing systems. Engineered with flow rates to 46 GPM – the ProVore® provides adequate scouring in 2” discharge lines with lower pumping heads commonly found in residential basement installations.
Compact factory assembled systems are available in both simplex and duplex versions. The ProVore®380 uses Liberty’s very popular PRO380 basin. This system features Liberty’s QuickTree® technology for easy field service of the floats without removing the cover or disconnecting the plumbing. A quick-removal access cover and heavy-duty integrally molded gaskets are also features found on this system. In addition, Liberty has just launched the new ProVore®680 – a compact duplex version of the 380. Standing only 24” tall, this small profile duplex system utilizes two ProVore® pumps for uninterrupted service. An advanced pump controller is included with the system to alternate pump operation and provide an alarm to the homeowner in the event of a failure.


Whether it’s a traditional solids-handling pump or a newer style grinder, Liberty’s broad offering of products can satisfy a variety of pump applications, and with its aggressive product development strategy, you can be assured Liberty will continue to meet the needs of today’s rapidly evolving market.


...You decide!

Stop the jamming associated with solids-handling sewage pumps and move over to the new ProVore® 1 hp. residential grinder - now available in compact simplex or duplex packages!
ProVore® residential grinders feature:
• Powerful 1 hp. motor
• Patented V-Slice® cutter technology –easily shreds feminine products and other tough debris known to jam standard sewage pumps
• No special wiring - runs on standard 115V or 230V, 20 amp circuitry

• 2ll discharge US Patent # 7,159,806 and Patent Pending

Patented V-Slice® Cutter Technology










< PLUMBING

in a stainless steel tank? The biggest advantage of stainless steel is its natural resistance to corrosion from fresh water resulting in a much longer service life. Due to their composition of corrosion resistant metal alloys, stainless steel tanks are stronger and more durable compared to glass lined ones. Stainless steel water tanks have a protective oxide barrier on the water side that prevents corrosion naturally.
On the other hand, glass lined tanks rely on the glass lining to provide a barrier between the carbon steel and the water. Given the chance, oxygen and chemicals in the water will attack the steel and rapidly corrode it. As it is very nearly impossible to apply any protective coating perfectly (without microscopic cracks or pinhole defects in the protective layer) glass lined tanks include a sacrificial anode rod installed inside the tank.
The sacrificial anode rod will become depleted over time and when this process has completed, electrolysis will begin to eat away at the exposed areas of steel on the tank interior. How fast the anode depletes will depend on the water quality, and the water usage rate. The sacrificial anode typically lasts from three to five years and it is possible to replace the anode to prevent further destruction.
In reality, the periodic check and replacement of the anode is often neglected and the tank develops a leak, resulting in the entire appliance being replaced. Unlike glass lined water tanks, stainless steel tanks do not need a “sacrificial anode” in order to prevent corrosion on its surface. This means there is no need for inspection or replacement of anodes, saving time and cost in maintenance over the life of the water heater. Due to this higher durability and resistance to corrosion, you will often find that stainless steel tanks have a longer warranty, with some manufacturers offering lifetime warranties on tanks.
Stainless steel water tanks also have the advantage of being lighter weight compared to glass lined tanks making them easier to transport, handle and install. The wall thickness of stainless steel used in tanks is typically much thinner than a comparable steel tank with glass lining. Add on top of this the weight of the glass lining itself, and the weight of a glass lined tank is often significantly more.
Stainless steel tanks require less attention when being transported, unlike glass lined tanks, which have the delicate glass lining that can be damaged when in transit. If the glass lining of a tank is damaged or cracked due to rough handling during transportation or installation, it may not be known until the tank suffers premature failure.
Stainless steel tanks are typically able to withstand higher temperature water than glass lined tanks, with temperatures in excess of 180F not presenting any issues. Some glass lined tanks are prone to stress when subjected to elevated temperatures, leading to a higher risk of damage to the glass lining. Temperatures above 160F can become an issue for some glass linings. Applications such as solar water heating and some commercial-industrial applications can see high temperature water storage requirements.
It is advisable to check with glass lined tank manufacturers to find out what the recommended maximum operating temperature is. Stainless steel tanks are often a better choice for high temperature applications.
There is no doubt that the initial cost of stainless steel tanks is higher than glass lined water tanks. But the lifecycle cost of glass lined water tanks may become higher for the reasons noted here. When those lifecycle costs are compared, stainless steel tanks are often more cost effective in the long run and should be presented as such to customers.

Robert Waters is president of Solar Water Services Inc., which provides training, education and support services to the hydronic industry. He is a mechanical engineering technologist graduate of Humber College and has over 30 years experience in hydronic and solar water heating. He can be reached at solwatservices@gmail.com.












Rheem Hybrid Electric Heat Pump Water Heater

The Rheem hybrid water heater is the most efficient residential tank water heater on the market and is Net Zero compliant. It is used in Net Zero projects across Canada. The product has an EF of 3.50 – making it the most efficient tank water heater in the market today! It is also Northern Climate
Tier 3 certified which means it has been tested to meet stated efficiencies even in Canadian climates. The product is EcoNet enabled, giving homeowners WiFi control of their water heater from their mobile devices to set the temperature and receive instant alerts in case of regular maintenance or service notifications.
AWARDS:
• 2014 AHR Expo Innovation Award, Plumbing
• 2014 Gold Dealer Design Award
• 2013 Comfortech Product Showcase Award
• 2016 Product of Choice for Net Zero Homes in Canada
WATER



It’s more than just innovation. It’s applying nearly 100 years of experience to today’s homes and improving the things that matter the most to contractors — Performance, Installability™ and Serviceability That’s why we evaluate every detail of our products from top to bottom, inside and out, and everything in between to help you deliver the best homeowner experience...And then we take it further. That’s 360°+1.


Rheem EcoNettm makes diagnostics easy for contractors and provides homeowners with ultimate air and water control using the FREE Rheem EcoNettm App Rheem.com/EcoNet

PLUMBING PRODUCTS

Milwaukee Tool’s Trapsnake porcelain auger system helps unclog toilets, urinals and floor traps. The tool offers multiple auger attachments that can be unified on one power source. The system’s driver is optimized for porcelain fixtures, and the electronics deliver low RPM and torque. There is a choice of 6-in. toilet auger and 4-in. urinal auger extension. Attachments feature a telescoping cable lock, fixed rubber boot for porcelain protection and replaceable cables. The augers are compatible with the entire M12 System. www.milwaukeetool.com

From Danze, Inc. comes the Foodie Pre-Rinse kitchen faucet, featuring a spring-action wand. The Foodie, which matches any sized home kitchen, has a 20-9/16-in. high spout and an 8-7/8-in. spout reach. Users can toggle between a single steady water flow and a spray. The Foodie comes in chrome, stainless steel and satin black finishes. Danze uses a ceramic disc valve in the faucet for a tight seal and drip-free performance. It meets low-lead content requirements and operates at a water efficient rate of 1.75 gallons per minute. www.danze.com

Gerber has added the Hinsdale suite of decorative products to its vitreous china product mix. Hinsdale styling is offered in: a two-piece high efficiency toilet operating at 1.28 gallons per flush/4.8 L, a 25-in. pedestal sink and a 21-in. petite pedestal sink. The sink basins are available with a shroud and all products come in white. The WaterSense-certified Hinsdale toilet features the QuietClean flushing system with dual-siphon jet technology that pushes water down through the top of the bowl. www.gerberonline.com
Continued on p34

PEACE OF MIND.
BACKED UP .

When the electricity goes out, have peace of mind knowing the homeowner,s investment is protected with the Little Giant Battery Backup System. This efficient pump puts less strain on the battery, and its proven switch technology minimizes mechanical hang-ups. They have a nice basement. Keep it that way.
Experience Innovation. Experience Franklin.

NEO VALVES
Lead free press valves from Jomar

Jomar lead free, press connection ball valves are the latest compliment to Jomar’s wide range of valves for plumbing, heating and industrial applications. The Jopress series is manufactured in Italy from heat treated, dezincification resistant brass. It’s designed to meet all CSA lead free requirements and provide a high level of durability and corrosion resistance. Jomar uses a patented triple stem seal that allows for a lifetime warranty against leakage through the stem. Premium materials like hostaflon seats and geomet handles are used to make this long lasting valve. The Jopress series is available from ½" – 4" XLC and is 100% factory tested. Jomar products are distributed in Canada by NEO Valves. For more info please contact info@neovalves.com or 1-888-515-8885.


Lead Free Press End Ball Valves

PLUMBING PRODUCTS

The Verge basin by Bradley Corp. has all handwashing elements accessible in one unit. WashBar technology includes a piece of chrome-plated stainless steel combining soap, water and dryer. Features include a one-gallon soap container that is replaced with a full container when an LED indicator illuminates. The dryer balances airflow and noise and air speed is adjustable. Water is dispensed at 0.5 GPM, also available at 0.35 GPM. Offered in single-, two- or three-user models, the Evero Natural Quartz basins are suited to commercial applications. www.bradleycorp.com

Chicago Faucets has updated its HyTronic and E-Tronic 40 series electronic sensor faucets to reduce the maximum flow rate. An optional 1.5 GPM flow rate insert will be included, replacing the 2.2 GPM insert. The majority of fittings in both product families come with a pre-installed 0.5 GPM outlet. The HyTronic and E-Tronic 40 Series faucets come in six styles and over 60 configurations. Three power options are available: AC, DC or self-sustaining. Accessories include the Commander Handheld Programming Unit for maintaining, monitoring and adjusting faucets. www.chicagofaucets.com
Newport Brass has added a freestanding tub filler to their architectural style Skylar collection. The filler features an integrated diverter and hand shower with flexible metal hose. The hand shower conserves water with 2.0 GPM at a 60 psi flow rate. The spout height is 38 in. (from floor) and the tub filler has an optional rough-in fitting for concrete sub-floor installations. Finish options include polished nickel, satin nickel and polished chrome. www.newportbrass.com

Continued on p36

BOILERS PEX

THE BEST OF BOTH WORLDS!
From a brand you have come to trust comes a new series of water heaters. Introducing our new Tank-Tankless Crossover TTX Series. The TTX Series from GIANT delivers a convenient way to increase hot water capacity as well as comfort without complicating installation as it installs just like a regular water heater making it perfect for same-day replacement.
Two standard products combined for an outstanding performance. Truly the best of both worlds! This new water heater combines the on demand heating technology of a Tankless water heater with an efficient storage tank resulting in more than twice the capacity of a standard traditional 50-gallon water heater.
The new Tank-Tankless Crossover TTX Series from GIANT. COMFORT AT YOUR FINGERTIPS.



A trusted brand. Innovation and comfort at your fingertips.
PLUMBING PRODUCTS


Viega offers a line of ProPress Zero Lead Ball Valve press x hose thread for copper fittings. The bronze ball valves are full port and designed for potable water applications and are available in ½-in. and ¾-in. press sizes and ¾-in. hose sizes. Features include a lockable metal handle, stainless steel ball and EPDM sealing element. The system comes in over 600 fitting configurations and sizes ranging from ½ in. to 4 in. Viega ProPress joins copper tubing without flame or heavy equipment and suits most residential, commercial, industrial applications from potable water to natural gas. Fittings are available with EPDM, HNBR and FKM sealing elements. www.viega.us

Uponor North America has launched the ProPEX connections for water service applications. Targeted for single-family homes and multi-family submetering, it’s available in engineered polymer (EP) straight or angle fittings and lead-free (LF) brass straight or angle valves for connecting ¾-in. and 1-in. Uponor AquaPEX pipe to ⅝-in., ¾-in. and 1-in. water meters. Both fittings and valves feature NPSM swivel connections found on all water meters sized ⅝-in. to 1-in. The offering includes mounting brackets to support the water meter system. www.uponor.com

DROP DOWN LADDER RACK
Exclusive twist-to-adjust feature
Easy to operate: Anyone 5’4” or taller can operate
Corrosion resistant design
GRIP LOCK LADDER RACK
Easy reach for anyone 5’7” or taller
Secure clamping mechanism
Corrosion resistant design

The right angle double bowl from Valley Acrylic Bath features two glass panel covers. It is handcrafted from a panel of T-304 stainless steel and features sound-deadening insulation, drain groove design and C/W basket strainers. The bowl is installed under the counter. Its dimensions are: 14.75" x 14.75" x 8" (375 x 375 x 203mm) bowl and 34" x 19.75" X 8" (864 x 502 x 203mm) deep. www.valleyacrylic.com

Geberit has revamped its product and parts catalogue, which features complete product details and a new replacement parts section combining Geberit installation systems, flushing systems and actuator and cover plate parts. Replacement parts are combined in one section so users can find replacement part information for any Geberit product. The 74-page catalogue includes in-wall systems, flush plates and push buttons, bath waste and overflow systems with exploded views, replacement parts identification and optional accessories. The catalogue identifies available Geberit model and replacement part numbers, along with list pricing and an index of part numbers with page references. www.geberitnorthamerica.com
Many Products…..One Source
The demand for stainless steel fittings, nipples and valves is growing rapidly as it replaces lower performing lead-free brass in plumbing and water well applications around the world.
Boshart Industries is pleased to offer more choices in stainless steel fittings to meet this new demand. We now offer a complete array of light-pattern, ISO 4144 fittings suitable for residential plumbing and light commercial applications, as well as heavy-pattern MSS SP-114 fittings which are suitable in heavy commercial and industrial piping systems in industries including chemical, pulp & paper, petroleum, food & beverage, sanitary and steam systems, just to name a few.
Both light and heavy pattern fittings are available in 304 and 316 grades to meet your corrosionresistance needs. 316SS adds 2% molybdenum and 2% nickel (with 2% less chromium) to assist in chloride corrosion resistance (salt).
Both our light and heavy pattern fittings are available in all common configurations in sizes 1/8" through 4". When added to our existing stainless steel nipples and valves, Boshart offers a complete solution to your stainless steel needs. To seal the deal, Boshart has available Gray Magic thread compound and PTFE tape specifically for stainless.


AquaPLEX - Not your Ordinary Stainless Steel Tank
PVI AquaPLEX domestic hot water storage tanks are constructed from duplex stainless steel, an alloy that combines the grains structures of austenitic (300 series) and ferritic (400 series) stainless and provides the benefits of both. After all welding is completed, the tanks are immersion pickle-passivated in a hydrofluoric and nitric acid bath to deep-clean the material to its original pristine condition and allow the recreation of a naturally occurring corrosion resistant chromium oxide layer on its surface.

AquaPLEX is ideal for potable water heating applications because the alloy is highly resistant to general aqueous corrosion in addition to being resistant to stress corrosion cracking, which can occur with 300 series stainless steels when dissolved chloride salts are present in the water supply. This inherent corrosion resistance results in tanks that require no supplemental lining and no anode rods of any type, regardless of stored water temperature.
PVI provides a 25-year tank warranty on potable water storage tanks and tanks used in electric, boiler water and steam-fired storage water heaters. AquaPLEX tanks range in size from 125 to 3000 gallons storage and are ASME stamped for a 150 psi working pressure. Vertical and horizontal tank configurations are available. For more information on the variety of models and energy sources available in AquaPLEX commercial water heaters, visit the PVI Industries website at www.pvi.com.






CONQUEST® GAS WATER HEATERS
100 GALLONS STORAGE



15-YEAR TANK WARRANTY IS STANDARD
CONQUEST® GAS WATER HEATERS
130 GALLONS STORAGE
399,000 to 800,000 Btu
Modulating Burners Available

TANK WARRANTY IS STANDARD
thermal efficiency
POWER VTX® GAS WATER HEATERS

225 GALLONS STORAGE
500,000 to 1,000,000 Btu
Modulating Burners Standard
199,000 to 300,000 Btu 15-YEAR TANK WARRANTY IS STANDARD www.pvi.com
ENGINEERED DUPLEX ALLOY
AquaPLEX is a remarkable new water heater tank material created by alloying 300 and 400 series stainless steels and capturing the benefits of both. Fully pickle-passivated after complete tank fabrication, AquaPLEX is naturally corrosion-proof in potable water regardless of stored water temperature.
• Tank walls are solid AquaPLEX. There is no lining, coating, cladding or plating of any kind. Nothing that can erode, crack, delaminate or wear through over time and expose a steel tank to water
• No anodes of any type are required. AquaPLEX tanks are unaffected by aqueous or galvanic corrosion so an anode rod has nothing to do. And this means tank life cannot be compromised by insufficient anode rod “reach” or condition
• AquaPLEX is immune to chloride-induced stress corrosion cracking; a known failure mode for 304L and 316L stainless steel in hot potable water
• AquaPLEX is as much a process as it is a material. Tanks and welds are designed to eliminate crevices and we employ unique fabrication processes to ensure maximum longevity of the tanks
Vitocrossal 300, CU3A - The perfect “drop-in” solution for high-mass, high-temperature applications
Viessmann has a long history of consistently offering one of the most complete and flexible ranges of heating solutions on the market.
Continuing in this tradition, the Vitocrossal 300, CU3A gas-fired floor-standing condensing boiler combines proven condensing technology with quality Viessmann craftsmanship. With its high water content, the Vitocrossal 300, CU3A is the perfect choice for homes with high mass cast iron radiators or multi-zone high temperature fin tube radiators, as well as new installations with high DHW requirements.
A time-tested and trusted condensing boiler with over 20 years of performance credentials in European heating markets, the CU3A offers the following benefits to the heating contractor:
Ease of Installation
• The floor standing design and small footprint of the CU3A allows for trouble-free positioning within the boiler room and eliminates the need for concrete platforms, cement blocks, or the construction of a wall on which to mount the unit.

• High mass design and low pressure drop eliminate having to purchase and install special piping, dedicated boiler pumps, low loss headers, etc.
• The Vitocrossal 300, CU3A can simply be connected to the existing system piping, making it the perfect “drop-in” solution for boiler replacement projects.
Straight-Forward Commissioning
• The CU3A features boiler and system controls that are factory pre-set to handle virtually any application.
Hassle-Free Serviceability and Easy Access

• The smooth stainless steel heat exchanger surfaces allow condensate to simply run downwards, creating a permanent self-cleaning effect. This ensures continual high-efficiency operation, long service life, and reduced maintenance requirements.
• Inspection of the combustion chamber and burner components is easy. Simply remove the boiler’s front cover, break the gas union, remove a few bolts and disconnect plug-and-play electrical connections and you’re done. Just pull out the burner and rest it on the support hooks provided for that purpose. Any dust or debris that may have collected within the combustion chamber and heat exchanger can simply be flushed away using a simple garden hose.
Vitocrossal 300, CU3A – another powerful heating solution from Viessmann!


SIMPLE & SOPHISTICATED
Hydronic systems do not have to be complex to be state of the art. BY JOHN SIEGENTHALER
As the North American hydronics industry has grown, so has the complexity of its systems. Many installations that are now featured as award winning examples of hydronic heating contain thousands of parts and pieces. They can be so complex that only the person who designed and installed them understands how they operate, or can fix them when they do not. That is not good for the system owner or for the industry.
Although there are some buildings, perhaps even some single family homes that benefit from having a dozen or more heating zones, as well as a wide mixture of heat emitters, they do not represent
the mass market in which hydronics still only holds a single-digit share. Promoting the concept of hydronic heating with photos of elaborate systems containing lots of hardware can easily send the wrong marketing message. Instead of comfort combined with peace-of-mind reliability the average consumer may be thinking "expensive, complex and what happens when it breaks?"
CUTTING EDGE CONCEPTS
Instead of a wall full of circulators or zone valves, let’s look at a simple system that provides space heating and domestic hot water. It is simple in that only one type of heat emitter is used;
simple because the control logic is preengineered rather than customized; and simple from a piping layout standpoint.
Perhaps you are thinking that simple excludes being state of the art. This is not the case. The system discussed here uses cutting edge concepts such as outdoor reset control, boiler modulation and variable speed pumping. It personifies the state of the art in hydronics technology but with far fewer parts and pieces. A piping schematic of the system is shown in Figure 1.
We will examine each subsystem independently and then look at how they all work together.
HEAT SOURCE
The system’s only heat source is a mod/ con boiler. A wide assortment of such boilers is available in North America, and most are capable of operating with either natural gas or propane. All have internal control logic that allows them to regulate the water temperature supplied to the heat emitters in response to outdoor temperature (e.g. outdoor reset control). The warmer it is outside the lower the boiler temperature and the higher its efficiency. These “partial load” conditions represent the majority of the heating season. The system must be stable and efficient during these times, as well as under brief peak load conditions.
When it is time for domestic water heating a mod/con boiler temporarily ignores outdoor temperature and fires itself to an elevated “setpoint” temperature to drive all heat output through the heat exchanger in the indirect water heater. During this mode of operation circulator (P2) is turned off while circulator (P1) operates.
BUFFER TANK
This system provides room-by-room comfort control using individually controlled panel radiators. Each radiator represents a separate zone. There will often be times when the heating load (perhaps a single room) is far lower than the minimum heat output rate of the boiler. Under such circumstances any low mass boiler with minimal water content will short cycle. This can lead to premature failure of ignition and combustion components.
Short cycling is avoided by installing a well-insulated buffer tank in the system to provide additional thermal mass between heat production and heat release. The boiler maintains the temperature of the buffer tank based on outdoor reset control. This happens whenever the system is not in “warm weather shut down” mode, regardless of what the space heating demand happens to be. Thus, a small heat emitter

such as a bathroom towel warmer could operate at a “trickle” rate of heat transfer without forcing the boiler to operate until the buffer tank temperature drops below the required lower limit. Whenever space heating may be needed there’s always warm water in the buffer tank ready to immediately meet the demand.
A 25-gallon buffer tank would provide 44 per cent more thermal mass than a 400-pound cast-iron boiler with a 12-gallon water volume. With a reasonable temperature cycling range of 15F to 20F it provides very adequate thermal mass and can often be mounted directly below the wall-hung mod/con boiler as shown in Figure 1.
The buffer tank also hydraulically separates the pressure dynamics of the boiler circulator (P2) from those of the variable speed distribution circulator (P3). It provides a low flow velocity zone allowing air bubbles to rise to where they can be captured and expelled through an automatic float-type vent.
PANEL RADS
This system uses fluted steel panel radiators for all heat emitters. These panels offer several benefits:
• They are adaptable to different interiors. They come in a variety of heights, widths, and depths that allow them to fit into a wide variety of situations.
• They are one of the easiest heat emitters to install in new homes as well as retrofit applications. They are relatively light and can be supported by almost any wall.
• They lend themselves to room-byroom zoning using non-electric thermostatic radiator valves, as shown in Figure 2, providing fully modulating room-by-room comfort control without a mile of thermostat wires. This is a tremendous benefit relative to the complexities and installation time associated with wire-based thermostats in every room.
• Panel radiators have very low thermal mass and thus respond quickly to changing internal heat gain situations. In short, they warm up and cool down much faster than heated floors. This is especially desirable in buildings with significant internal heat gain potential.
• With proper sizing, panel radiators can operate at relatively low water temperatures and thus enable the mod/con boiler to operate in a condensing mode, even under design load conditions. I suggest sizing panel radiators for design load output with a supply water temperature of 120F. Operating panels at
Continued on p48
Hydronic Water Treatment Filling Units
HYDROFILL™ is a portable water treatment filling unit that produces from site sourced water, demineralized water of an ideal grade for use in closed hydronic systems. Salts and other soluble minerals are almost entirely eliminated so as to prevent premature equipment malfunction including reduced efficiency or component failure due to lime scale formation – a common affliction of heat exchangers. The treated water is also low in electrical conductivity to minimize corrosion due to galvanic attack. Lastly, by eliminating the variability of site produced water having different mineral content values from location to location, using treated water makes for more reliable dosing when chemical additives are used – such as glycol.

Site water contains soluble minerals which exist as positive or negative molecules. Mixed bed resin beads are charged with positive hydrogen (H+) and negative hydroxide (OH-) molecules. As water flows up through the column of mixed bed resin beads, the soluble minerals are “exchanged” with either hydrogen or hydroxide, the two then combine to form H2O (e.g., pure water). In effect, the soluble minerals are “pulled” from the site water and are replaced with pure water.
HYDROFILL’s high capacity premium grade virgin mixed bed resin has 40% positive charge Cations and 60% negative charged Anions. This special mixed blend increases demineralized water capacity over cheaper 50% / 50% blend commonly used in standard loose filled resin tanks.
The HYDROFILL™ unit incorporates an on-board TDS meter. TDS is a measure of how pure the water is. Water is considered demineralized when its TDS is measured at less than 30 ppm and is ideal for closed loop hydronic systems. When TDS levels reach over 30 ppm, the resin should be replaced. Changing the resin bags is quick and easy
HYDROFILL™ is a convenient tool for installers to use water available at a job-site to produce ideal grade demineralized water at an economical cost per gallon.

Read more about water quality in hydronic systems in idronics™18 design journal. Download or request your free copy at www.caleffi.com.






















Hydronic water treatment filling units



Water is the “life-blood” of hydronic systems. Just as we strive to maintain the health of our own circulatory systems, it’s important to maintain the “health” of water and water based solutions that circulate through the hydronic systems we construct and maintain.
HYDROFILL™ portable water treatment lling units remove scale forming “hard water" minerals, such as calcium and magnesium from job-site water. Salts and other soluble minerals are eliminated to prevent reduced ef ciency and premature equipment failure due to scale build-up or galvanic attack.
HYDROFILL ™ is a convenient tool for installers to use job-site water to produce ideal grade demineralized water at an economical cost per gallon.

Heating & Cooling
Components for today's modern hydronic systems


IBC BETTER BOILERS

EASY TO USE BOILER CONTROL
• Express setup - program your boiler in seconds.
• Remote monitoring & diagnostics.
• Easy USB programmability.
• Intuitive alert system with detailed error messages.
• Visible flame current for troubleshooting.
EASY TO INSTALL & SERVICE
• With supply and return connection on both sides of 3 models your boiler installation can’t get any easier.
• Longest vent lengths – Up to 200 ft in 2” and 480 ft in 3”
• Smaller cabinets reducing footprint.
• More Common parts. With only 2 fans and a universal boiler controller, servicing all models just got a lot easier.
MORE BUILT-IN FEATURES
• Built-in CSA/UL approved low water cut-off and manual reset high limit.

• Turndown ratio of up to 10:1 means you have the power to heat your home in the coldest weather, yet reduce short cycling when the weather is mild.
• Built-in zone pump control - up to 4 zones. Replacing the need for external pump controls.
• MFZ Technology: Patented moisture management system. Protects and ensures long life for all components in the boiler.
• Connect your IBC Indirect Water Tank directly to the boiler without a primary loop.
• Built-in outdoor reset control of water temperature.
• Unmatched safety features.
• Better efficiency 95% AFUE.
SUPERIOR HEAT EXCHANGER
• The most advanced stainless steel fire tube boiler on the market today.
• Increased efficiency: Custom baffling to ensure even heat transfer and long life.
COMMERCIAL FEATURES
• Multi-boiler communication. Easy boiler network setup. Up to 9.5 million BTU/H (24 boilers) without additional controls.
• True native BACnet. (Activation fee required).
• Internet capable.
• Turnkey Multiplex Racking System designed for the SL 40-399G3. Complete with all hardware, pumps, valves & fittings.












Easy to use touchscreen control. Access your boiler from any location with the V-10 PORTAL.
Up to 10:1 Turndown ratio.
Built-in CSA/UL approved LWCO and manual reset high limit.








Easier to install, smaller footprint, Multiple piping options.

Built-in multi zone pump control, up to 4 zones.

Boiler control on the go with the V-10 Portal Website.





Patented moisture management system.
More common parts for easier servicing. Universal boiler control & two fans service all models.
Vent lengths up to 480 feet.



< HYDRONICS
relatively low water temperatures also increases the ratio of radiant to convective heat output, which further enhances comfort.
• Each panel radiator is equipped with a dual isolating valve enabling it to be totally isolated from the remainder of the system if it ever has to be removed.
DISTRIBUTION PIPING

Each panel radiator is supplied by a homerun distribution circuit, which is connected to a common manifold station. These homerun circuits can be 1 ⁄ 2" PEX or PEX-AL-PEX tubing. Some of the homerun piping segments could even come from “remnant” coils of tubing left over from radiant panel installations. Because the panel radiators each have their own balancing valve, as well as dual isolating valves at the supply and return connections, it is not necessary to use a manifold station equipped with such valves. A simple copper manifold such as the one shown in Figure 3 is fine.
The homerun distribution system provides several advantages:
• The small diameter flexible tubing can be routed through the framing cavities of the building much like electrical cable. The ability to “fish” tubing through closed framing cavities is a tremendous advantage over rigid tubing, especially in retrofit situations.
• Homerun systems deliver the same water temperature to each heat emitter. This simplifies sizing since the temperature drop associated with series type circuits is not present. It also allows each heat emitter to take equal advantage of outdoor reset control.
• In combination with thermostatic valves at each panel radiator, homerun systems allow the temperature of each room to be individually controlled. The master bedroom can be kept cool for sleeping while the master bathroom remains toasty warm for a morning shower. Unoccupied rooms can be set at lower temperatures to conserve fuel.
CRUISE CONTROL
Another piece of the performance pie is a variable speed pressure regulated circulator. These are now widely available in North America. Two examples are shown in Figure 4.
In this type of system the circulator should be set to maintain a constant differential pressure. As the thermostatic valves on the panel rads open and close, the circulator senses the “attempt” to change differential pressure and responds with a motor speed adjustment that keeps the pressure constant. This keeps the flow through the active zone circuit stable regardless of what other zones happen to be on, off or at some intermediate flow rate. Think of it as “cruise control” for differential pressure. It is just the right amount of


pumping effort under all conditions.
These circulators also operate on a fraction of the electrical energy required by a typical fixed speed circulator with a permanent split capacitor motor. Imagine an entire heating distribution system, in a typical North American house, operating on less than 45 watts of pumping power on the coldest day of the year. It is possible with this technology.
SUM OF THE PARTS
Although simple in concept this system can deliver excellent comfort on a room-by-room basis while operating at very high thermal efficiency and low electrical power consumption. It is one of the easiest distribution systems to install in new and retrofit situations. There are no controllers other than those already built into the mod/con boiler and the circulator. Wiring consists of supplying power to the boiler and three circulators. No room thermostats, transformers, or zone relay panels are required. Domestic water heating is handled as a prioritized load allowing for the fastest possible recovery of tank temperature.
If you feel the systems you are presently installing are getting a bit complex, consider giving this concept a try. It will quickly convince you that hydronic systems do not have to be complex to be state of the art.

John Siegenthaler, P.E., is a mechanical engineering graduate of Rensselaer Polytechnic Institute and a licensed professional engineer. He has over 34 years experience in designing modern hydronic heating systems. Siegenthaler’s latest book, Heating with Renewable Energy, was released recently (see www.hydronicpros.com for more information).















HYDRONIC PRODUCTS

The wall-mountable AquaBalance gas combination boiler from Weil-McLain Canada provides up to 155 MBH and four gallons of domestic hot water per minute at a 70F rise. It features a durable, titanium-infused stainless steel water tube heat exchanger that delivers up to 94.4 per cent AFUE, and the power to supply simultaneous heat for a 2,500 sq.-ft. home and hot water to run two showers and a dishwasher. Suited to residential retrofits and new construction, it has a compact design. It is prewired, plug-in-ready and can be vented with PVC, CPVC, SS or PP. http://aquabalanceboiler.com

Saniflo has introduced the SaniNeutral neutralizer kit, which incorporates neutralizing granules to increase the pH of acidic condensate water in residential and commercial applications. Condensate from boilers, water heaters, air conditioners and other appliances moves through the unit, which neutralizes it to prevent drain and sewer system corrosion. It can be used with or without a condensate pump. A starter pack of neutralizing granules comes with the unit. www.saniflo.ca

The Canadian-made RedZone HVR (High Velocity Retrofit) air handler has a sloped top to reduce air noise. It attaches to 8-in. diameter ducts. Features include removable front panels for serviceability, 1-in. thick insulation, ECM motor with continuous low speed blower and an external three-speed Grundfos water pump. If there has not been a call for heat within a 24-hour period, the circulator will turn on for two minutes. The pump "Pre-charge" on a call for heat turns the pump on prior to the blower in order to get warm or hot water in the coil. A blower "Scavenge" keeps the blower on after the call for heat from the t-stat has ended so that energy in the water coil is used up. www.redzone-products.com

Sanden offers SANCO2, a heat pump water heater, designed for heating non-potable water up to 156F in a closed loop system similar to a gas or electric boiler. This allows the flexible two-piece system to operate with fan coils, radiant and low temperature radiator panels in low-load applications. It is the first CO2-refrigerant heat pump water heater available for residential use in the North American market. www.sandenwaterheater.com
The Cleaver-Brooks Tubeless (CBT) boiler is designed for high make-up water applications. It burns natural gas or propane fuel with up to 84-per cent fuel-to-steam efficiency and 4:1 turndown at full modulation. The boiler produces dry-quality steam for high- and low-pressure systems without a steam separator. Available in five sizes from 10 to 30 HP, the boiler is made of pressure vessel steel that exceeds ASME code requirements and features a large steam space. Burner options range from an onoff model to a low-emission, modulating, premix model. The full-modulation with low emissions option achieves 4:1 turndown and <30 ppm NOx. www.cleaverbrooks.com


Taco’s 0015e3 variable speed, high-efficiency wet rotor circulator with an ECM permanent magnet motor is suited to hydronic systems zoned with circulators or zone valves. It features three easy settings: LOW (five feet head), MEDIUM (10 feet head) and HIGH (18 feet head), 16 gpm max flow. The 0015e3 also has a BIO Barrier to protect it from system contaminants and SureStart automatic unblocking and air purging mode. An optional two-way flange model reduces SKUs and provides universal fitup to any flange position. The circulator is double insulated so no ground wire is required. www.taco-hvac.com



Lochinvar’s new Noble™ combi boiler is engineered to make your job easy. From easier installation to quick programming and ease of service, it was engineered with you in mind. When you open it up, it looks as if you designed it yourself. Bottom line, the Noble combi takes simplicity to a whole new level.
What Makes Noble The Best Combi?
Easy To Install, Set Up and Service
Delivers Hot Water Faster
Display Screen Uses Text, Not Codes
Quiet Operation
Better Technical Support and Training



SmartPlug® SP115-1 - Instant Hot Water Control
The patented SmartPlug® lets you upgrade any hot water recirculation pump with a power cord to "Smart" operation. Simply connect the SmartPlug to any 110V power outlet then plug the circulator power cord into the SmartPlug. Using a sensor that mounts to the hot water supply pipe, the SmartPlug will record the daily hot water usage pattern in a home and adjust the circulator run time automatically. Hot water will always be available when needed.
SmartPlug replaces inefficient timers and aquastats typically used in recirculation systems. It adds intelligence to your system by learning when hot water is used in the home. Recorded data is used to automatically run the circulator at the same times the following week. So hot water is always available when it's needed. If usage pattern changes, the SmartPlug adjusts automatically.
No programming, timers or aquastats required and the sensor is included.
Taco Re-engineers itself as a Truly Global Brand
No longer simply a Heating and Cooling company, Taco Inc. will now be known as:
Taco Comfort Solutions, a Taco Company
This new name reflects our ongoing commitment to provide outstanding indoor comfort with high efficiency - to save both energy and resources.

The new Taco Group organization now includes: Hydroflo Pumps/Fluid Solutions of Fairview TN, Askoll/Taco Flow Solutions of Sandrigo, Italy and Taco Trading/Supply of Kowloon, Hong Kong.
The Taco Group also includes Operations and Sales offices in the United States, Canada, Panama, Italy, Dubai, South Korea, China and Vietnam. Truly a global brand.
Beyond heating and cooling, Taco has expanded Comfort Solutions to include the related fields of hydronics, electronic controls, valves, tanks, pumps, heat exchangers, high efficiency circulator pumps and a host of ancillary products and accessories.
Taco Comfort Solutions. Now well positioned with global resources and innovative products to serve the world.

REFRIGERATION DEFROST METHODS
part ii

BY DAVE DEMMA AND BOB SCHINDLER
Refrigeration systems operating with saturated suction temperatures below freezing will eventually experience an accumulation of frost on the evaporator tubes and fins. The frost serves as an insulator between the heat to be transferred from the space and the refrigerant, resulting in a reduction in evaporator efficiency. Certain techniques must be employed to periodically remove this frost from the coil surface.
Defrost methods can include, but are not limited to off cycle or air defrost and electric, which were addressed in Part I in HPAC February 2017, and gas, which will be discussed in this article. Modifications to these basic defrost schemes add yet another layer of complexity for field service personnel. When properly setup, all methods will achieve the same desired result of melting the frost accumulation. If the defrost cycle is not set up correctly, the resulting incomplete defrosts (and reduction in evaporator efficiency) can cause higher than desired temperature in the refrigerated space, refrigerant floodback or oil logging issues.
GAS DEFROST
Gas defrost uses the system’s internal energy to defrost the evaporator, utilizing the naturally occurring high temperature discharge vapour to add the necessary heat required to accomplish the defrost cycle. Through the years, refrigeration systems have employed several different methods for introducing the hot gas to the evaporator. These include: reverse cycle, three pipe and reverse flow. Each of these methods has been perfected further as different manufacturers have refined the operation to suit their needs.
Reverse Cycle: When thinking of a reverse cycle style of defrost a heat pump often comes to mind. During the normal refrigeration cycle, the system acts just like any other DX sys -
tem where the condenser provides the liquid refrigerant that will feed the system TEVs. The TEVs meter refrigerant into the evaporator as required based on the load, resulting in a refrigeration effect. On systems where the evaporator saturated suction temperature is below 32°F, the formation of frost will occur on the evaporator fins and tubes. This method requires a four-way reversing valve, which allows the system refrigerant flow to be reversed at the initialization of the defrost cycle. The compressor discharge vapour is now directed backwards through the evaporator, condensing the high pressure vapour into a liquid and melting the frost buildup in the process. The newly created liquid refrigerant must now be passed through an expansion device and allowed to vapourize as it passes backwards through the condenser before returning as a low pressure vapour to the compressor suction.
This method results in a faster defrost, but several design and operation precautions must be addressed. First, the system will require two expansion valves and a series of check valves to expand the liquid refrigerant in both modes successfully. On systems utilizing a refrigerant distributor, the nozzle orifice will not be of sufficient size to allow the defrost gas to flow through it without experiencing excessive pressure drop. A side outlet distributor (or standard distributor with an auxiliary side connector) must be used to allow the defrost gas to flow around the distributor nozzle. On close coupled systems with a single evaporator and no liquid receiver, a single expansion device (designed to operate for reverse flow operation) may be used to feed both the indoor and outdoor coils. In this case either a balanced port or electric expansion valve is recommended and it should be located in the common liquid line between the evaporator and condenser. Additionally, if a liquid pump down solenoid is used, it must also be designed for reverse flow operation. A special bi-flow filter drier is necessary
in the common liquid line. If a suction filter is used, or if a suction filter-drier has been added during a clean-up procedure, it will need to be installed in the suction line between the reversing valve and compressor.
Three Pipe: This method of defrost is named for the addition of a distinct third pipe running between the compressor rack and the evaporator(s), that is the defrost gas supply pipe. Hot gas is taken from the compressor discharge and introduced to the inlet of the evaporator, but downstream of the TEV. Once again, we have refrigerant condensation of the defrost gas. As it flows forward through the evaporator its heat energy is transferred to the frost accumulation on the evaporator fins and tubes. This liquid has nowhere else to go other than back towards the compressor, so an adequately sized accumulator is usually required.
One of the drawbacks with single evaporator systems utilizing hot gas defrost is the elimination of any meaningful load on the compressor during the defrost cycle. With the evaporator receiving hot gas at its inlet and acting like a condenser in the process of melting the accumulated frost, the refrigeration cycle cannot continue for long without a refrigeration load. So, the defrost duration needs to be extremely short on single evaporator systems, or some method of adding false load to the compressor must be utilized (more on this momentarily). With multiple evaporators piped to a common suction line, this can be achieved by limiting the number of
circuits in defrost at any given time – typically no more than 25 per cent. This will allow sufficient compressor load to generate enough high temperature discharge vapour to accomplish the defrost cycle.
Kramer Thermobank: Another unique gas defrost solution in the industry was introduced as the Kramer Thermobank system. Its design successfully solved the problem of limited availability of high temperature discharge vapour available for defrosting single evaporator systems. During the normal refrigeration cycle the discharge line is piped through a heat exchanger containing a static volume of glycol. This heat exchanger is appropriately called the Thermobank. Defrost is carried out in the typical three pipe fashion, but a series of solenoid valves allow the liquid generated in the evaporator to pass through the “Thermobank” before returning to the compressor suction. This heat source provides the necessary load to cause the liquid to undergo a change of state (into a vapour), allowing the refrigeration cycle to continue. As a side benefit, the process of warming the Thermobank serves to reduce the compressor discharge vapour temperature.
Reverse Flow Defrost – Hot Gas: Since piping runs are relatively long in supermarkets, gas defrost generally takes the form of reverse flow defrost. This method utilizes the existing circuit suction line to introduce the flow of the discharge
Continued on p60

BY
CANADA LTD.
ROSENBERG FANS
Rosenberg Fans ECFanGrid equipped with energy efficient and variable speed EC Fans, ideal for AHU Retrofit applications.
Building on years of success in Europe, Rosenberg is introducing the ECFanGrid retrofit kit, equipped with multiple smaller fans instead of only one, into the North American market.
Our concept allows a cost effective upgrade from inefficient motors and fans into the future of ventilation.
Rosenberg's variable speed ready EC fans are powered with the efficient EC external rotor motors, a technology that allows ease of control in addition to energy and space savings. It also provides built in redundancy making the whole system less vulnerable to complete failure, which is especially important in critical environments such as hospitals or data centеrs.



Here at Rosenberg Canada our goal is to provide our customers with all the tools needed for a successful retrofit project. With our kit we deliver all the elements to fit the ECFanGrid inside the plenum of any existing AHU. This includes a Centrifugal Plug ECFan Modules, Inlet Cones, Adaptive Structural Supports for the frame and between the fans, a Prewired Wiring Cabinet with secondary protections, a supplementary 24V power module to power up controls and alarms, an ON/OFF switch, as well as the hardware and fasteners.
• Easy To Install and Operate
• Built in Redundancy & Reliability
• Variable Speed Ready (0-10V speed control)
• Energy saving EC motors
• Compact & Adaptable
• Lower Noise Level
• Eligible for Energy Efficiency Incentives
For more information please visit:



Increasing Delta T is easy with Danfoss pressure independent control valves
Despite all the innovations in the market today, it is still a challenge to balance and control HVAC systems without pressure independent technology. Danfoss AB-QM™ Pressure Independent Control Valves (PICVs) will help to reduce a building’s energy use and improve occupant comfort — and can be used as part of a renovation or in a new building’s mechanical design.
As an all-in-one balance and differential pressure controller, Danfoss AB-QM™ valves provide 100 percent valve authority, accurate flow limitation, and precise system control of hydronic systems, and minimize installation, commissioning, and maintenance processes.

The working principle is as simple as it is effective. The AB-QM™ consists of two different parts: the control valve and the differential pressure controller. The integrated membrane of the pressure controller maintains a constant differential pressure across the valve. The flow through a valve is determined by the Cv value and the differential pressure across the valve. As long as the minimum differential pressure across the valve body is met, a constant flow rate is maintained, preventing overflow and the authority of the AB-QM™ to control the flow is ensured.
By avoiding over-pumping and increasing Delta T, Danfoss AB-QM™ valves optimize system balance to increase energy savings by 20 to 50 percent, improve overall system efficiency, and enhance indoor comfort. Performance has been third-party verified to an accuracy within 5 percent of setpoint.

The cutaway view of the AB-QM™ valve. The highlighted red areas indicate the control valve (top) and the differential pressure regulator (bottom). Both work synergistically together for extraordinary control even at partial load performance.
The valves feature an easy-to-use and easy-to-service compact design that is able to handle any size application, and are the obvious control valve choice for water-based units, such as air handling units, fan-coil units, chilled ceiling beams, or radiator systems.
Today, more than 7 million AB-QM™ valves have been successfully applied around the world in offices, hotels, hospitals, airport terminals, and in buildings where accurate temperature control is extremely important, such as in laboratories, medical facilities, or food processing areas.
Danfoss AB-QM™ PICVs are available in a wide range of sizes from ½-inch to 10-inches.
Simple. Affordable. Comfort. Learn more: www.abqmvalves.com

energy saving potential in today’s buildings and industrial processes

is realizing a more energy efficient city infrastructure
Canadian infrastructure investments are on the rise, and with ambitious climate and energy targets in place, Danfoss has been helping make Canadian cities more efficient and sustainable for 65 years. Heating and cooling consume as much as 40 percent of a building’s total energy use. Danfoss solutions like AC drives, variable speed compressors and hydronic control valves help cut energy consumption and improve comfort and control. City-wide, Danfoss’ innovative district heating solutions amplify efficiencies — cost-effectively boosting energy productivity, minimizing environmental impacts and helping cities plan for a sustainable future. With Danfoss, our cities can get more out of less without sacrificing performance or reliability.
Discover how we’re Engineering Tomorrow at danfoss.ca
< REFRIGERATION
Continued from p55
vapour in a reverse flow direction through the evaporator system. Discharge vapour from the common discharge line is piped to a defrost header, which then supplies the defrost vapour to each individual evaporator circuit through a defrost solenoid valve.
To accomplish reverse flow a suction line regulator must be installed upstream of the common suction header and electrically closed during the defrost cycle, otherwise the discharge vapour would take the path of least resistance and flow to the compressor’s suction header. The suction regulator may be any of the following: suction solenoid valve, Evaporator Pressure Regulator (EPR), or Electric Evaporator Pressure Regulator (EEPR). The high-pressure gas flows in reverse through the lower pressure suction piping and evaporator and eventually exits to the liquid header via check valves around the TEV and liquid line solenoid valve.
Reverse flow of refrigerant from the discharge line backwards through the evaporator to the liquid header cannot be guaranteed without some flow manipulation. Refrigerant always flows from high pressure to low pressure. So, the discharge vapour supplied to the evaporator for defrosting purposes must always be at a higher pressure than the liquid header, even though they
are both on the “high side” of the system. Granted, there is a natural pressure difference between the discharge header and the liquid header due to normal frictional piping losses, but this will not be a sufficient pressure differential to achieve the necessary flow of discharge vapour for a timely and adequate defrost. Therefore, a valve capable of providing a differential in pressure must be installed somewhere between the defrost header and the liquid header.
This valve is known as the defrost differential valve. For a traditional hot gas defrost system, the defrost differential valve is placed in either the discharge line (downstream from the oil separator) or in the liquid line (upstream of the liquid header).
Note that in older systems, pressure differential in the liquid line was accomplished by using a differential check valve piped in parallel with the main liquid line solenoid valve. During the defrost cycle, the main liquid line solenoid valve would be de-energized and the refrigerant would then flow through the differential check valve. The pre-set rating of the differential check valve would determine the pressure differential available for defrosting.
As the name implies, defrost differential valves are set to maintain a differential between the supply of discharge va -
“636 VENTING” JUST GOT BETTER
Selkirk’s new Polyflue™ polypropylene venting, is a simple and complete “ULC S636 venting” system solution providing ultimate installation flexibility that does not require the use of toxic primers or glues. Polyflue is offered in sizes 2" (60mm), 3" (80mm), and 4" (100mm) white single wall rigid and flexible re-liner pipe. The flexible liner can also be used for combustion air intake which minimizes the amount of pipe joints otherwise needed to be done in rigid pipe.
Polyflue’s maximum flue gas temperature of 230˚F/110˚C, 0" clearance to combustibles, and 10 year warranty, makes it the safest venting choice for condensing gas fired heating appliances when compared to PVC/CPVC. Polyflue can be sourced through a wide array of HVAC or plumbing wholesale distribution channels.
Polyflue - Your easy, economical, and safe approach to high efficiency appliance venting.

pour for defrost and the liquid header. In the case of the discharge differential valve, the inlet (discharge) is set to approximately 20 psi higher than where the pilot line is piped (the receiver). Since the valve insures the discharge vapour is 20 psi higher than the receiver pressure, the gas now has enough pressure differential available to move backwards through the evaporator. The liquid differential regulator works in much the same way, except it is piped in the liquid line, upstream of the liquid header and maintains a differential across its inlet and outlet. Both of the designs incorporate an electric open feature that allows the valve to go wide open for minimum pressure drop during periods when no evaporator systems are in defrost.
When the defrost timer initiates a defrost cycle, several things happen simultaneously. The suction line regulator is closed by de-energizing its pilot solenoid coil, preventing any high-pressure vapour from entering the suction header. The liquid solenoid valve is de-energized and the circuit defrost solenoid valve is energized, opening and supplying discharge vapour to the evaporator inlet, which initiates defrosting. The discharge differential valve is also electrically switched to its differential mode, providing the necessary pressure differential to ensure a timely and complete defrost. The entering discharge vapour condenses into a liquid as its heat content is

Selkirk ® Modular Stainless Steel Venting
New! Now approved for UL-1738 Special Gas Vent Application - projects requiring up to 48" diameter:
• Prefabricated
• 5" to 48" diameter
• Array of accessories
• Quick & Easy installation



Exclusive All-in-One Multi-Appliance Multi-Story Ventilation Subduct
Eliminates the need for a separate fire-rated shaft wall and field-fabricated ductwork.
• Saves valuable time and money
• UL/ULC classified 2-hour fire rating
• Limited Lifetime Warranty
transferred to the evaporator tubes and fins, melting the frost accumulation in the process. It is ideal that the newly-formed liquid ends up in the liquid header where it can be used to feed cases still in the refrigeration mode.
System design engineers are always concerned with the “what if” scenario when a system component fails. In regard to the liquid defrost differential valve, there are two schools of thought as to which mode this valve operates in if there is a solenoid valve failure.
Some applications will utilize a differential valve that is in the differential mode when the coil is energized. If a coil failure occurs the system will operate as designed during the refrigeration mode, but will not provide any differential for defrosting purposes. Systems utilizing gas defrost will be unable to maintain adequate temperatures due to the excessive frost buildup on the evaporators and service calls will follow.
Other applications will utilize a differential valve that is in the differential mode when the coil is de-energized. If a coil failure occurs on this valve there would be issues with abnormal pressure drop in the liquid line. Without an adequate amount of subcooling to prevent refrigerant flashing, the entire system will be unable to maintain design temperature conditions, again prompting a service call. If there is adequate subcooling
Continued on p62

Highest Quality AL29-4C Stainless Steel Venting for gas fired appliances
• Meets all code requirements for Special Gas Venting
• Single and double-wall offering
• Zero clearance models
• Ease of installation
Polyflue™ Polypropylene Venting
Direct replacement for PVC/CPVC venting components approved on CSA Certified gas burning appliances:
• More Versatile
• Easier
• Quicker
• Safer

< REFRIGERATION

to prevent liquid flashing, this failure may go unnoticed for some time as there will be a constant differential available for whenever any system goes into its defrost cycle.
Koolgas Defrost: Hussmann offers a patented variation to the standard reverse flow hot gas defrost cycle. In its design the defrost header is supplied with saturated vapour from the top of the receiver, instead of superheated vapour from the discharge line. This “Koolgas” helps minimize the thermal expansion that occurs when subjecting a cold suction line to elevated defrost gas temperatures.
In addition, using saturated vapour will accomplish a quicker defrost cycle than when using superheated discharge vapour. This might go against logical thinking, given that the discharge vapour is considerably higher in temperature than the saturated vapour from the top of the receiver. However, the heat content in Btu/lb of the vapour has to be considered as well. The saturated vapour from the receiver is much denser than the discharge vapour. Its heat content is greater per pound than the less dense discharge vapour. Think of the flame on a match, which burns at somewhere between 600F to 800F versus a gallon of water at 100F. Clearly the match’s flame is much hotter than the water. Due to the water’s mass, its heat content per pound is considerably greater. Likewise, the greater mass of the saturated vapour provides greater heat content to the evaporators’ fixed internal piping volume, resulting in a quicker defrost.
Given that the Koolgas method utilizes saturated vapour
from the receiver as the defrost gas, the differential between the defrost gas and the liquid header must now be taken in the liquid line (upstream of the liquid header). This is the only option to ensure that the defrost gas will have a higher pressure than the liquid header.
POTENTIAL ISSUES
The two greatest field struggles with reverse flow gas defrost come with setting the differential valve and determining what percentage of the total system capacity should be in defrost at any given time. First, the differential valve should be set with no systems in defrost, but in differential mode. This may require tricking the system into the differential mode by manually energizing/de-energizing the valve’s coil (or using the energy management system to initiate a defrost cycle) and close the defrost header ball valve to prevent discharge vapour from entering the evaporator system.
As previously stated, approximately 20 psi of pressure difference is needed to guarantee reverse flow. However, additional pressure differential will be needed if the compressors and liquid header are in an elevated machine room above the evaporator systems. In this instance, the defrost gas comes down to the evaporator system as a vapour so no noticeable pressure increase occurs. But, the gas condenses in the evaporator system and returns back to the elevated liquid header as a liquid. For every foot of vertical lift the liquid











< REFRIGERATION
must travel, it will lose approximately ½ psi, reducing the net pressure differential necessary for proper defrost. Therefore, the technician must add an additional ½ psi of differential for every foot of vertical lift.
For example: the differential valve is set to maintain a 25 psi differential, but the compressor rack is 20 ft. above ground level. This 20 ft. vertical lift will result in a 10 psi pressure loss, effectively reducing the differential to 15 psi. The differential valve will need to be reset to 35 psi differential to accommodate the pressure loss.
Finally, only one evaporator circuit should be defrosted at any given time and that circuit should not be more than 25 per cent of the total system capacity. The head pressure will naturally fall at the start of defrost but will rise as the differential valve begins to throttle while maintaining its differential. When utilizing a liquid differential valve, if too much of the system is in the defrost mode at one time, the valve may lose its ability to maintain a differential pressure.
HERE IS THE PROBLEM
The liquid differential valve is sized to handle the full capacity of refrigerant liquid mass flow at the design condition. During periods when a given system is in the defrost mode, the mass flow requirement through the main liquid line will be reduced in the following ways: any system still in the refrigeration mode operating at load conditions less than the design condition will reduce the demand for liquid mass flow; the liquid refrigerant mass flow requirement for the system in the defrost mode will be zero; and the condensed discharge vapour from the system in defrost flows to the liquid header and supplies other circuits with liquid refrigerant, further reducing the mass flow requirement through the differential valve. This reduction in mass flow through the liquid line (upstream of the liquid header) in effect renders the differential valve temporarily oversized. If severe enough, the differential valve may have difficulty operating in a stable manner, yielding an erratic or low differential pressure across its port.
In summertime conditions it is easy to see that there is plenty of discharge heat available to defrost an entire store. Discharge temperatures will naturally rise with the rise in summertime ambient temperatures. This extra heat content, which would have otherwise been rejected to the outside environment, is now available to facilitate the defrost cycle. Wintertime conditions pose a dilemma for systems using gas defrost. For air cooled units, lower ambient temperatures automatically result in a lower head pressure, lower compression ratio and higher compressor efficiency.
So, it is logical that these systems should be set up to operate with the operating head pressure as low as possible. However, there is a natural opposition between the desire to
capture energy savings with lower head pressure, yet still have sufficient heat content available in the defrost vapour for a proper defrost. There is a lower limit to how far the head pressure can be reduced and still maintain sufficient heat content in the defrost vapour for an adequate and timely defrost cycle. This will typically be higher than the minimum allowable head pressure during the refrigeration cycle, particularly if the system does not utilize heat reclaim and employs electric expansion valves (EEVs).
While gas defrost eliminates the expense of defrost heaters, control relays and/or contactors, the required field installed wiring and the monthly electrical expense to power the defrost heaters, it does require that the head pressure be artificially elevated to provide adequate heat content to accomplish the defrost cycle.
It could be argued that a system without a heat reclaim circuit, which also requires elevated head pressure in the lower ambient months to generate sufficient heat in the discharge vapour, and using EEVs, and utilizing electric defrost could reduce winter head pressures even further than the minimum head pressure required for proper gas defrost. This assumes that the compressor is designed accordingly. With this being the case, as the ambient falls there will come a point where the energy savings with gas defrost may be offset by the energy penalty for the required elevated head pressure.
Assuming that it is TEV sizing, not gas defrost requirements, that necessitates head pressure controls; reverse flow gas defrost does not require any additional energy consumption. Unlike a three pipe gas defrost, the liquid generated during a reverse flow defrost actually enters the liquid header and can be used to meet cooling requirements.
So, from an energy standpoint, it does not matter if discharge vapour is used to heat the ambient at the condenser or to melt ice in the evaporator. However, the discharge defrost differential valve will introduce a pressure drop resulting in higher compression ratios and added energy consumption.
It would be an interesting study to compare the energy consumption of a given supermarket utilizing electric defrost versus gas defrost (taking into account the need to maintain a minimum head pressure for adequate defrost) – perhaps as the subject of a future article.

Dave Demma holds a degree in refrigeration engineering and worked as a journeyman refrigeration technician before moving into the manufacturing sector where he regularly trains contractor and engineering groups. He can be reached at ddemma@uri.com. Co-author Bob Schindler is a regional sales manager at KeepRite Refrigeration.



























































































































Tyco Mechanical Products has released the Grinnell Mechanical Suite for Revit, which draws grooved piping systems while using Grinnell grooved products. Users can select from various pipe standards and coupling types for a realistic design and accurate bill of materials. Among other functions, users can change coupling types and insert between two fittings, rotate families at any degree using a pipe as rotation axis, and use mechanical tees to attach a branch line to a main without breaking the pipe.
www.tycofsbp.com


The BlueStream Hybrid Cooling System from Johnson Controls is designed to reduce water consumption in traditional cooling tower systems and maintain peak process output in hot weather. Used with a traditional cooling tower, the BlueStream system offers “dry” cooling through a thermosyphon process in which refrigerant circulates without a pump or compressor. Web-connected controls coordinate the operation of both the wet and dry system components. www.johnsoncontrols.com
From Emerson comes the latest generation of its Copeland Scroll two-stage compressor. The compressor includes an expansion in the capacity range up to 10 HP and has been redesigned for improved performance and reliability in residential and commercial air conditioning systems with an offering to support 1.5 to 10 ton systems. The latest generation of this technology operates at ~65-per cent capacity for efficiency gains in full-load of up to five per cent and up to five per cent more efficiency in part-load. www.emersonclimate.com


The Smartpack from E Flow Technologies is a range of customizable axial fan packs engineered to meet low-noise and efficiency requirements. Its construction includes a metal frame with plastic skin, custom-configured multi-wing fan, an AC or EC motor and protective fan guard. It is offered in 560 mm, 630 mm, 710 mm, 800 mm and 900 mm diameters. E Flow offers advanced selection software. www.eflowtec.com



Superior Radiant Products has re leased the SRP Stealth infra red heater. The design of this positive vented infrared heater utilizes a micro-channel flue gas heat exchanger and single canopy over SRP’s twin, 100-per cent parabolic reflectors, providing thermal efficiencies of over 85 per cent. SRP’s two-stage technology allows quick recovery on the hire fire 135,000 Btu/hr and steady operation on the low fire 85,000 Btu/hr. http://superiorradiant.com/home
Fujitsu General America offers the Airstage V-II VRF line of variable refrigerant flow (VRF) heat pumps. The latest series includes 6-, 8- and 10ton condensers. The systems use a single DC inverter-controlled, twin rotary compressor per condenser and have a pipe length of nearly 3,300 feet. Heating operating range spans ambient temperatures from 70F to -4F. Indoor unit styles include wall mount, cassette, compact duct, floor/ceiling mounted and high static pressure duct.
www.fujitsugeneral.com

PennBarry’s Zephyr Revolution precision ceiling, inline and wall-mount exhaust fans feature direct drive EC motors, precision-tuned centrifugal wheels and a CFD optimized inlet. The models are backed by UL507, UL705, tub and shower, AMCA sound and air performance as well as ENERGY STAR 4.0 certification on select models. Installation accessories include motion sensors, a humidity sensor and a ceiling radiation damper. www.pennbarry.com

Daikin North America has released a wireless interface adapter and comfort control app for its mini-split systems. The controller allows users with a mobile device and Internet connection to adjust Daikin mini-split systems from anywhere. Purchased as a kit, the adapter requires field installation to compatible indoor mini-split systems. Users can control a home’s temperature, as well as monitor and adjust a single unit in the home or groups of units. www.daikin.com

Nortek Global HVAC has introduced a line of commercial variable refrigerant flow (VRF) multi-zone systems. The line includes V5 mini VRF heat pumps, V5 modular heat pumps, and V5 heat recovery systems. The systems have DC inverter driven compressors for temperature control, up to 1,000 metres of total piping length and up to 36 indoor connections. The V5 mini VRF systems suit light commercial or residential applications and are adaptable to tight spaces. Both feature an energy-efficient, ultra-quiet DC inverter compressor and powerful heating capacity in low ambient temperatures. These 208/230V condensers are available in three-, four- or five-tons and accommodate seven, eight or nine zones. The indoor units come in wall-mounted, ceiling cassettes, consoles, universal floor/ceiling and ducted type units. www.nortekhvac.com

Ruskin’s series of pressure-independent automatic balancing dampers—the ABD, ABD-SEA with grille and steel enclosure box and ABD-SEA-E with grille and steel collar regulate damper positioning for automatic airflow in supply and exhaust applications. The dampers provide a bi-directional design that works across the full pressure range in exhaust and supply applications. They feature tool-free CFM adjustment—up to 20 set point positions—with access through the damper grille. A universal Quick-Connect Adapter fits most adapter plates. The ABD features an antimicrobial agent for restroom and healthcare applications, hospitality, commercial/retail, clean room and office building installations. www.ruskin.com

Ventacity Systems has released the VS500 SQ (Super Quiet) ductless heat recovery ventilation system. Suited to school classrooms, offices and conference spaces, the system delivers fresh indoor air and features an electric pre-heater, as well as internal CO2, RH, pressure and temperature sensors. Integrated controls have a touch screen display, while the unit’s ductless ceiling mount minimizes installation time. The unit can be specified with the company’s Smart Building Gateway and Smart Ventilation Cloud Services, which add BACnet, remote management and a smart analytic engine for optimizing performance. www.ventacity.com

Armstrong Fluid Technology offers a line of design envelope pumps—from 1hp to 1250hp—with features including an integrated Armstrong controller with functionality including on-board diagnostics, trending, alerts and automatic flow-balancing. Connectivity options include BACnet, BACnet IP and Modbus. All pumps are delivered with wireless and wired connectivity. On-board web services provide wireless access. Pump control features include auto-flow balancing, a
touchpad with guided processes and HMI and access to real-time performance and pump conditions. Armstrong iECM motors have permanent magnet motors with integrated drives and controls and deliver IE4 levels of energy efficiency on select models.
http://armstrongfluidtechnology.com


Delivering on the promise of RENEWABLE ENERGY
It is time to take the leap and embrace geo for heating and cooling needs.
BY IAN MCTEER
Utilizing the heat migrating up from earth’s 6100C inner core to produce electricity (geothermal energy) and to help comfort condition buildings year-round (geothermal HVAC) seems like a logical choice. The question is why aren’t we doing more of it? The geothermal industry in Canada has sputtered along like an old car for years, all you ever hear is: “It’s too expensive.”
Rather than building and maintaining extensive pipelines carrying natural gas into subdivisions or dodging lumbering tanker trucks carrying fuel oil or propane down residential streets, geothermal systems rely on locally produced heat energy to function like any other kind of HVAC system. Once the earth loop is properly installed, it will provide a source of free heat during the winter and absorb heat transferred out of the conditioned space in the summer.
WHAT DOES GEO DO BETTER?
A geothermal system has no system components exposed to the outdoors; no outdoor coil to defrost or clean, no condenser fan motor or blade to be damaged by ice buildup, no electronics to troubleshoot with frozen fingers, and no noise. Everything outdoors is buried underground or submerged in a large pond or tucked safely into a drilled-well pipe.
The earth loop, when properly installed, will last for generations; the high-density polyethylene pipe (HDPE) typically
has a 50-year warranty and requires no annual maintenance. A geo system literally harvests renewable energy from the earth – there are no locally-produced greenhouse gas emissions.
Geo systems can be used in more extreme climates; geo systems can provide domestic hot water using a desuperheater option, or provide heated water for in-floor and other hydronic applications in residential and commercial buildings. The best geo units can deliver consistent COPs of 4.0 or better regardless of outdoor air temperature. It seems like geo could conquer the comfort conditioning universe.
IS GEO FOR EVERYONE THEN?
Like any other technology there are some practical limitations to the scope of geothermal installations. Horizontal loop systems are the most cost effective but require a considerable amount of land relegating this type of geo systems to rural areas away from dense urban applications. After the installation of a horizontal loop is completed, the land above cannot be used for much else other than gardening, not unlike a septic bed. Horizontal installations require extensive trenching leading to a considerable amount of landscape disruption. In some situations, a horizontal boring machine can be used to push the necessary piping underground right into the building with a minimum of trenching.
Vertical loops can be used when space is limited or when loose, rocky soil prohibits a horizontal loop. Vertical systems are very efficient, especially when drilled into solid rock, but the cost of drilling wells several hundred feet down to accommodate the U-shaped pipe loops makes this method the most expensive. Special equipment and skilled drill operators are required – this is not a DIY project.
The type of loop to be used in any geo application must be specified by a person familiar with hydrology and well versed in installation techniques. Geothermal installations in Ontario are covered by a range of government regulations, including the Water Resources Act, Environmental Protection Act (including Ontario regulation 98/12 dealing with risks and mitigation practices associated with encountering hazardous underground gasses) and the Building Code.
LOW VELOCITY AIR DELIVERY
Heating with a geothermal system means that air delivered to the conditioned space is at a considerably lower temperature than that of an oil furnace, for example. Some oil furnaces have a maximum temperature rise of 85F, gas furnaces range from 35F to 70F, but a geo system might only be able to achieve a 35F rise.
To avoid customer complaints about too much cold air blowing around, the geo air handler and associated duct system must be properly designed and installed. In retrofit jobs or new installations, it is imperative to deliver the appropriate volume of air at the lowest possible velocity. High velocity airflow from a conventional duct system causes noise and cold air complaints.
A PRICEY OPTION
The main reason many potential customers shy away from geo is first cost. According to statistics from 2010 released by the Canadian GeoExchange Coalition (CGC), the average installed cost of vertical loops in Canada was $7886 per ton based on systems designed to cover 80 per cent of the heat loss. CGC reported the Canada-wide average cost of horizontal loops at $6116 per ton.
Retrofit installations costs could easily balloon to breathtaking levels once any necessary duct renovations are added into the accounting. Duct remodeling is not confined to geo as I have noted before, many existing duct installations are delinquent in some way or other.
Normally I do not endorse governments subsidizing one industry or another. Yet, Canada is firmly on the path to reducing greenhouse gas emissions, an enormously expensive exercise. It is true that buildings use 40 per cent of global energy, but mandated efficiency improvements are too burdensome for the average building owner to bear alone.
Switching a good chunk of Canadian homeowners over to
Continued on p72
WHAT ABOUT AIR SOURCE HEAT PUMPS?
I am currently living with an AHRI rated 15.5 SEER, 12.0 EER, air source heat pump. A Heating Season Performance Factor (HSPF) of 9.0 is listed for Region 4; however, Canada is Region 5, thus a corrected Region 5 HSPF is 7.8 (Region 4 ÷ 1.15). An equally important metric is the coefficient of performance (COP) used to measure heat pump efficiency. COP is the ratio of energy input into the system versus the heat output of the system in watts. Any air source heat pump worth installing has a minimum COP of 3:1 at the high temperature rating standard of 47F (8.3C). Thanks to the refrigeration effect (the fact that it takes much more heat to make a fluid change its state as opposed to simply raising its temperature), all heat pumps have an inherent force multiplier. Thus, at a 3:1 COP, for every watt put into the system at 47F, three watts of usable heat will be returned from the system. Conventional air source split system heat pumps suffer from declining COP as the amount of heat available in the outdoor air diminishes with increasingly colder air temperatures.
WHAT ABOUT DEFROST?
The temperature evaluation metric of 47F for conventional air source heat pumps is important to remember because that is the lowest outdoor air temperature a typical unit can be expected to operate at or above without requiring a defrost cycle. At 47F, the refrigerant inside the outdoor coil will be at 32F, encouraging moisture in the outdoor air to freeze on the coil blocking air flow and reducing heating performance. Modern electronic defrost systems are better at determining when defrosting is needed while also limiting the time a unit stays in the defrost mode. Defrost controls monitor the process and indicate faults, such as when too many defrost periods are terminated by time instead of coil temperature.
December 2016 (744 hours) was fairly mild but plagued with damp weather, with temperatures hovering around the freezing point. Sleet, snow, freezing rain and rain were the hallmark of the shoulder seasons this year and last, which forced most air source heat pumps into defrost overdrive. My heat pump spent a total of 2.55 hours in defrost mode, that is 1.3 per cent of its total vapour compression heating hours (195 hours) in December. During those defrost hours not only was propane being consumed at 100 per cent of input, the compressor was operating at second stage, transferring precious heat outside to repeatedly defrost the coil.
My January 2017 hydro bill convinced me that I should allow propane to take over my heating requirements. I am aware of the advances many air source heat pump manufacturers have made in designing better defrost systems, so there will always be a role for air source units.
Succeeding in business can be easier….
Running your business can result in a lot of unanswered questions when you try to do it alone. What is a good accounting service? How can I get the phone to ring? How do pay per click ads work? Which Flat Rate pricing should I use? Should we switch to tablets for our invoicing and sales presentations? It’s enough to make your head spin! Plus, just like your business, the questions don’t always come up between the hours of 9 and 5.
Find relief on the Idea Exchange! With thousands of contractor members at your disposal, finding advice just got easier. The online support discussion board is available 24/7 right from your smartphone, tablet or computer. Ask a question and you will get industry specific answers to the business problems you have from contractors and consultants with real world experience.


Superstar contractor, Chris Hunter, is just one of the contributors you can get advice from. Chris went from a one man operation to a company with over 30 team members, multiple locations, and over $5 million in annual sales. But transforming himself from a stressed out technician in over his head, into a successful business leader who has time for his family and community did not happen without help from other business owners and experts.
Chris now has systems in place that ensure his “Supertechs” have steady work year round. He figured out which training to do, and who to do it with. He also found solutions to other processes that help his team eliminate costly mistakes.
Would you rather just read up on solutions? Look up answers to your questions and find helpful ideas in the tremendous vault of discussion topics anytime you want.
Finding solutions to your business problems is easy with the Service Roundtable. You’ll find helpful contractors and experts. Plus, get your hands on millions of dollars in professionally designed marketing materials, and access to the best manufacturers, coaches, marketing professionals and more.
Get what you need fast. Call us at 877-380-8531.


< GEOTHERMAL
geothermal HVAC in order to meet Canada’s global GHG emission reduction promises is going to need a focused governmental carrot and stick approach. The carrot is bundles of cash; the stick is prescriptive rules and regulations designed to ensure the money is not wasted on second rate installations.
Comprehensive commissioning reports by geo contractors for each installation should be required. Given that HVAC contractors are already overburdened providing seemingly endless amounts of information to governments, relief from excessive paperwork should be part of future green energy schemes.
WHAT’S HAPPENING WITH GEO TODAY?
Perhaps help is on the way. Jay Egg, of Egg Geothermal Consulting, noted in a recent article published in renewableenergyworld.com, that energy utilities transporting natural gas to customers will be in a bind as gas heating is phased out in the coming years.
Egg points out that, “An energy utility would find it attractive to harvest free solar thermal energy, and have the ability to charge a monthly service charge…geothermal piping may be too expensive for the average consumer unless the first cost is distributed over a long period…the cost can be paid through reasonable monthly service and maintenance charges.”
Imagine that, rent your loop; a traditional gas bill replaced by a geo loop rental fee.
Unfortunately, once the cornucopia of various provincial and federal government incentives for geo conversion started to dry up in 2010 and beyond, the industry literally fell off a cliff as installations dropped by 28 per cent in 2010 alone, according to CGC. Geo systems are still being installed, usually off the gas pipelines in rural areas.
I spoke to Jimmie Thom, president of ATEL Air in Williamsburg, ON. Thom told me he just got an order to install nine geo units this winter and his company still does around 15 units per year, mostly retrofits. He said, “I have been installing and servicing geo since 1985…mom said to get an education and you will NOT be digging ditches for a living…I love digging ditches for geo.”
Glenn Geddes of Glenmar Heating and Air Conditioning in Fall River, NS told me geo installations down east have been few and far between, it is simply too expensive.
Egg also mentioned the Ontario Geothermal Association’s general meeting (which took place February 21 and 22–see p73 for the conference report).
While it sounds like some promising news for the geothermal industry may have come out of this conference, existing experienced geo contractors such as Thom and Geddes
Table1A
AveragePrice-VerticalLoops
AveragePrice/BTU-TonCapacityas%ofHeatLoss 200820092010200820092010
BC$7553$7581$7813 77%79%78%
AB$7123$7682$7331 79%73%76%
SK$7145$6899$7115 91%89%93%
MB$6188$6309$6379 84%83%85%
ON$7521$8138$8132 79%80%82%
QC$8103$8359$8263 73%72%71%
NB$5856$6784$6857 85%93%88%
NS$9325$7472$8620 82%91%92%
PE n/an/an/an/an/an/a
NF$5651$5239 n/a74%77%n/a
CANADA$7374$7784$7886 79%80%80%
Table1B
AveragePrice-HorizontalLoops
AveragePrice/BTU-TonCapacityas%ofHeatLoss 200820092010200820092010
BC$5462$5479$5890 79%83%80%
AB n/a $5807 n/an/a95%n/a
SK$5463$5917$6378 88%88%92%
MB$5579$6267$6363 82%85%82%
ON$5644$5923$6100 80%81%82%
QC$6336$5973$5523 78%74%69%
NB$4737$5916$6752 75%89%82%
NS$6758$7000$8405 85%78%88%
PE$7586$7063$4058 82%88%72%
NF n/a $4878$6405 n/a70%74%
CANADA$5644$5921$6116 %82%82%
Table1C
AveragePrice-PumpReplacementOnly
AveragePrice/BTU-TonCapacityas%ofHeatLoss 200820092010200820092010
BC$3989$3682$5149 151%123%155%
Vertical loop average price in Canada.
worry that a rush to implement a wide-ranging geo installation strategy will attract too many of the great unwashed –those so-called contractors looking to make a quick dollar or two every time government money pours in. Not only do the “trunk slammers” steal good work from legitimate contractors using lowball pricing, they invariably leave a trail of subpar installations. These cost the industry dearly as someone has to fix the problem, to say nothing of the poor public relations.
I am hoping provincial geothermal organizations will step up their training and certification programs and that the Canadian GeoExchange Coalition will be revived (see p20) to form a watchdog organization charged with helping contractors and homeowners alike to reap the benefits of geo’s renewable energy promise. Yes, it is time to do this.

Ian McTeer is an HVAC consultant with 35 years experience in the industry. He was most recently a field rep for Trane Canada DSO. McTeer is a refrigeration mechanic and Class 1 Gas technician.
Technology, relationships and climate change plan focus of geothermal forum
BY MICHAEL POWER
Building partnerships was a central motif running through much of the second day of the Ontario Geothermal Association (OGA) conference, an event held February 21-22 in Mississauga, ON. The focus was on Ontario’s Climate Change Action Plan, as well as geothermal technology’s role in shaping the province's energy future.
Those themes emerged during the keynote presentation February 22, as Glen Murray, Minister of Ontario Environment and Climate Change, discussed geothermal’s role in the Climate Change Action Plan. To support the plan, a new Low Carbon Deployment Agency will oversee investments in commercial, industrial and residential buildings, Murray said, with a focus on technology supporting zero-GHG buildings. The agency will provide funding and manage programs for major building retrofits. He noted the province and geothermal industry should collaborate on identifying barriers and establishing regulatory changes.
Martin Forsen, manager, international affairs, NIBE, later described Sweden’s energy system and the country’s experience with heat pumps. The EU’s target is that renewable energy use should reach 20 per cent by 2020; GHG emissions should fall by 20 per cent compared to 1990; and efficiency improvement should hit 20 per cent. Many of those targets should be met, Forsen noted, with Sweden hitting 50 per cent renewable energy. “And this is quite a large contribution from heat pumps,” he said.
During a regulatory update Martin Luymes, director, programs/relations, HRAI, reported that OGA had spoken with several groups, including Minister Murray


and staff. He said that it is important not to rush the Climate Change Action Plan and that government communication with the industry was crucial.
“The key to all of that, I believe, is communication. It’s important for the government to communicate effectively with the industry prior to communicating directly with the public.”
The OGA also presented during proceedings before the Ontario Energy Board, after natural gas industry requests to expand infrastructure into parts of Ontario and questions arose regarding when ratepayers should subsidize the expansion, said Luymes. OGA witnesses made the case for geothermal as an alternative.
“From the perspective of the geothermal industry they won the case in the sense that the board decided to disallow any subsidies from existing ratepayers to new rate payer communities,” he said, adding the Ontario government said it would step in to help cover expansion costs.
The OEB hearing helped pave the way for productive discussions with
Enbridge Gas Distribution, Luymes said. Some of those discussions have focused around the utility investing in geothermal loops. As well, recently concluded partnership discussions with Enbridge have led to an agreement for the OGA and utility to work together. “We’ve been making the case already that it’s really important to get this partnership right,” noted Luymes. Malini Giridhar, vice president of marketing development and public and government affairs at Enbridge Gas Distribution, reported that through the Climate Change Action Plan, Enbridge has the opportunity to further supplement their core natural gas systems with lower carbon technologies like geothermal. Funding and the right regulatory framework are also necessary to make that happen, Giridhar said. But higher costs and lower customer demand can slow adoption of these technologies, with subsidies often bridging that gap temporarily. “The key is to convert the subsidy into a sustainable cost advantage,” she said. www.hrai.ca www.ontariogeothermal.ca
A LOOK AHEAD
BY MIKE MILLER
When I started my career some 25 years ago controls were pretty rudimentary. At best, they could control what they were designed for, but they were pretty much standalone. There were little application controllers and were often only good for one purpose. In many cases, that meant single-device controllers, like mixing devices, or single-stage boiler controllers. When multiple controllers were needed in larger systems, it was not uncommon for one controller to compromise the operation of another because essentially, each one was operating blindly and not in conjunction with one another.
Control manufacturers realized that there needed to be some way of allowing controllers to work together to provide better system functionality and/or when one controller needed to ‘tell’ another that it needed its support. One controller would then enable or disable another through end switches. This simplistic method still exists today.
More advanced control systems began to communicate with one another through standalone proprietary communication amongst like controllers, or through industry acceptable communication platforms such as BACnet or LON. The overall system performance was greatly enhanced, one controller would understand what another controller was doing and devices connected to one controller could respond to system requirements managed through another. This helped to eliminate the need for a lot of external relay wiring.
An example of communication is captured in Figure 1. Communication can be achieved through hardwired connections, or wirelessly through antennas and repeaters. Even though wireless communication has come a long way in recent years, I have found there is a hesitancy to abandon the wiring and to utilize wireless communication alone. It is, however, just a matter of time before wireless takes off and the wiring in the future will be limited to operational devices or mechanical equipment. All communication will eventually only be handled through wireless means.
Once communication was in play, many additional functions could be added. Those are not limited to, but include


items and features such as indoor temperature feedback for enhanced fluid temperature control, scheduling, scenes, sharing of sensors across network, alerts and notifications, integration of several mechanical devices together with large terminal units or generation equipment.
As more pieces now work together and several controllers interact with one another, when something is not performing to expectation, the controller can self-diagnose in some cases and provide a warning and troubleshooting support.
As I see it, there are three types of communicating control systems available today:
1. Specialized and focused control manufacturers that build their own communicating platform and controllers to look after a particular system. They do this closed loop and without the ability to run a third-party manufacturer into the mix. These can often integrate into other systems, but they cannot be paired with other system controllers as part of their dedicated network. These systems are smaller in nature and applications often include higher-end homes and smaller commercial systems.
2. Application control manufacturers with enough pieces and application controllers to build complete systems. These include high-end homes and mid- to intermediate-size commercial systems. These often use an open communication protocol as mentioned earlier and can be added on with third party controllers. There are some component manufacturers that offer these systems as part of a system solutions package.
3. Full-scale building management systems consist of hardware building blocks and a programmer can write a program to
basically control absolutely anything that he wants. Its only limitation is the programmer’s capabilities. This will typically not be limited to a HVAC system and will often expand into the lighting, security and access world of controllers. With these, a programmer can integrate any other third party control manufacturer, as long as the same communication language is used, or a translator device is communicated through. These are typically used for large commercial systems.
Many of these systems are already connected to the internet and be accessible from virtually anywhere in the world at any time. They can also provide status updates and warning emails when any part of the system is not performing as needed. The ability to remotely troubleshoot a system helps streamline the service of a building.
Today more end users want to see nothing on the wall, requiring blind button type sensors for space temperature control, rather than digital thermostats. The user interface is expected to be available on any digital mobile device, or central computer screens. An example of such screens can be seen in Figure 2. It is preferred that mechanical equipment be shown in the installer/maintenance access levels.
In the not-so-distant future, the addition of communication to devices will make each mechanical piece operated through a control system a smart device. Smart devices will then

Insul-Tarp® Insulation
Insul-Tarp is a patented revolutionary product like no other on the market today. Its lightweight, Space Age design integrates closed cell foam and reflective technology with a protective poly coating all within three thin layers. The durable poly coating protects the insulating material from potentially damaging surfaces and is impermeable to moisture.

communicate their own “health-of-life” information to a control system for inclusion in a maintenance routine.
The next development will likely be the integration of power and energy generation equipment, such as solar and geothermal. If you follow European trends, you will note power generation is the next big thing there. Equipment controllers are beginning to look at off-peak accumulation and storage capacity to allow for stored power use during peak times.
The same will become true for energy management systems where heated or cooled fluids are stored for later consumption. Controls of the future will also learn occupancy and building behaviour and automatically adjust operation to further enhance comfort levels and overall system efficiencies. The development and adoption of such systems will be driven by increasingly expensive fuel and electricity.
These systems will enter our space and gradually take over. The infiltration of complete communicating systems will result in price reductions making them more affordable. At that point, we cannot afford not to have them.

Mike Miller is past chair of the Canadian Hydronics Council and director of sales, building services Canada with Taco Inc. He can be reached at hydronicsmike@taco-hvac.com.

BIBBY STE-CROIX
Bibby
Ste-Croix received T-Rating
for cast iron - Ideal for parking garages

Bibby-Ste-Croix, the premier Canadian cast iron drain, waste, and vent (DWV) pipe manufacturer, is pleased to announce a new CAN/ULC-S115 2-hour FT Through Penetration Firestop Listing with Intertek.
“This listing, CAN/ULC-S115 2-hour FT rating is a simple cost-effective solution that streamlines the installation process thus saving time for contractors,” said Tom Leonard, President of Bibby-Ste-Croix. “No more having to get up on a ladder or a lift to insulate the pipe under the slab in a parking garage – the insulation can now be done on top of the slab with a lot less labour and material by following the easy steps in the listing.”
With this new listing, there is no need for contractors or engineers to consider toxic plastic piping systems that could be hazardous to human health in a fire situation. Cast iron is a safe non-combustible building product that is durable and will not burn or melt in a fire. In addition, this listing for cast iron reduces the need for complex firestopping systems that are required for a plastic piping which tend to increase the total installed cost of a PVC system.





DELTA FAUCET
Quick Install. Quality Performance.
Introducing the DEMD-611LF thermostatic electronic lavatory faucet from Delta. This electronic thermostatic faucet is designed for above the deck convenience with the mixing valve and solenoid contained in the body of the faucet. And with factory installed supply lines installation is quick and simple.
A unique feature of this faucet is the thermostatic mixing valve and supply lines that are integrated directly into the faucet itself. This has two key benefits:
• The low/high outlet temperature limits are easily adjusted from above the deck, and can be set to ranges between cold water and 120°F (49°C). This satisfies the temperature-limiting requirements of ASSE 1070.
• This all-in-one design minimizes installation time and reduces the number of potential leak points.
OTHER FEATURES INCLUDE:
• Reliable, hands-free activation

• Convenient top mixer for the end user to adjust the temperature within the set limits
• The ability to set a single, fixed temperature
• 15-second run time

POWER OPTIONS
WATER CONTROL FEATURES
• The outlet temperature comfort stop range is adjustable from cold to a maximum of 120°F (49°C), factory set to 105°F (40.5 °C)
• The valve features two “Comfort Limit Stop” pins that can be positioned to control the hot and cold output temperature limits, or to set to a single, fixed outlet temperature.
• The valve and electronic components are fully contained within the faucet body, allowing access from above the deck
• A mixing handle allows the user to adjust the temperature
• Factory-set to dispense up to 15 seconds of water
• Battery operated, battery box and 6 AA batteries included
• A hardwire transformer and converter are available for hardwire installations (order separately)
• A red light on the sensor flashes when the batteries are running low
OTHER SMART FEATURES
• An anti-rotation pin (included) keeps the faucet aligned
• Optional 2.4" round escutcheon ring included
• For retrofit installations, an optional 4" coverplate is available (order separately)
• Using the optional remote control, maintenance personnel can adjust the sensor range and on/off delay times, or activate a line rinse/run for up to 7 minutes (order separately)
With all these smart features – and sleek design
-- the DEMD-611LF is an ideal hand-wash faucet for healthcare, education and public facility applications. Come see this and other smart Delta solutions at MCEE in booth 436.





The new Delta hands-free thermostatic lavatory faucet is the smart choice for applications requiring thermostatic temperature regulation. The mixing valve and solenoid are contained within the body of the faucet and the supply lines are factory-installed, making installation quick and simple, thus saving you time and money. Outlet temperature limits can be set easily from above the deck by the installer and a top mixer allows the user to adjust the water temperature to comfort. Now that’s smart.
Backed by an exceptional 5-year limited warranty. deltacommercialfaucets.com
< PLUMBING
Pitfalls to avoid
How to position yourself as the go-to person for grease management.
BY ANDREW BIRD
As unpleasant and challenging to work with as they are, grease interceptors are a necessary and vital part of the plumbing system for commercial, industrial and institutional applications. The professional contractor has a number of roles to play in this arena and equally as many pitfalls to avoid. The quote by Benjamin Franklin “An investment in knowledge pays the best interest” is very appropriate.
In the simplest of terms, there are three key aspects of grease interceptors that you as a plumbing professional need to have an understanding of. Number one is the understanding of how and why interceptors work, or do not work (for more on this topic see HPAC March 2016 at www.hpacmag.com).
Second is the proper sizing of the interceptor for its intended application and third is the correct installation of the interceptor to ensure it is able to function as intended.
Mastering these three areas of expertise will not only winyou the respect and support of local plumbing inspectors, it will also position you as the go-to person for grease management in your area. Yes, it can be a challenging and dirty job but that typically means money in your pocket. Let’s take a look at those three key areas in more detail.
How and why do grease interceptors work or not work? Simply put, organic fats, oils and grease (FOG) are around 10 per cent lighter than water. That means that given time alone if you added a spoon full of vegetable oil to a mason jar and shook it up, the lighter FOG will rise to the top in about 30 to 40 seconds. So why is it not that simple in an operational grease interceptor? Detergents, surfactants, cleaning chemicals, food solids, and the plumbing system design itself all have impact, as does the type of menu served, seasonality or patterns of operation and of course the actions of staff within the kitchen of the premises.
Notwithstanding these influences, the simple answer may appear to be “Put in the biggest tank possible and let gravity do its thing.” Although, this is actually a much more common practice in the U.S. market, that approach has significant limitations and issues.
In Canada, the majority of interceptors are found inside the building or at least in a covered or semi-covered area, to protect them from our generally more aggressive climate. This
means that the physical size of the unit becomes a constraint, both operationally and for installation. That is where design and performance aspects come into play.
The CSA B481 Standard series was first published in 2007 and later updated in 2012. The most comprehensive of its kind anywhere in the world, it sets out the performance, maintenance and installation requirements for grease interceptors with flow rates up to 100 gpm (6.4 L/sec).
After the 2012 updates were made, the standard was submitted to the National Research Council for inclusion in the National Plumbing Code of Canada and has progressively found its way into most provincial plumbing codes. This standard validates the relative performance of different manufacturers' products based on a defined laboratory test method allowing relative comparison. The bottom line is you must verify that the products you are recommending, purchasing and installing meet the requirements of CSA B481 and you must be familiar with the installation section in particular. Remember this is not a choice in most provinces. It is or will soon become mandated to prevent the use of unqualified, shop-fabricated interceptors that ultimately put the health and safety of us all at risk.
“But what size of interceptor do I need?” Having established that you have selected a qualified product meeting at least the minimum performance requirement, how do you correctly determine the right size interceptor for a particular application? Unfortunately, neither “I just take the dimensions of what is left of the interceptor that needs replacing” nor “What I am installing has to fit in the hole left by the old interceptor” is the correct answer. Interceptors are sized based on flow capacity with a method defined in the same CSA B481 series. There are many unknowns in the ‘size for size’ replacement approach that opens the contractor to all kinds of operational issues and ultimately callbacks.
Consider:
• How the interceptor was sized originally (likely prior to B481).
• Has any equipment in the kitchen been added or removed that increases or decreases flow rate to the interceptor?
• Was there a flow control device in the original installation?


• Has the ownership/food type changed?
• Has the business grown significantly increasing the frequency and type of discharges?
As a plumbing professional, your priority and obligation to the customer is to properly review the total discharge flow rate and determine the correct size of interceptor. Only then can the consideration of "Does that fit in the current space or do we have to get creative?" come into play.
The sizing method does allow a convenience factor in respect of either a one- or two-minute average discharge time. If the local jurisdiction allows, the use of a two-minute drain time in the simple calculation has the effect of reducing the flow rate by half and therefore also reducing the physical size of the unit.
At face value, both you as the installer and the foodservice operator may be happy with that outcome, however in your professional capacity you should make it clear that halving the physical size of the interceptor essentially means doubling the maintenance frequency for the restaurant/facility. On average a third-party pumper will charge between $90 and $140 per clean out, typically on a four- to six-week cycle. You can see that pretty quickly, where a saving was delivered on the one hand, the ongoing impact of that decision quickly
consumes the benefit – not to mention the increased inconvenience to more frequent access being required. Ask yourself who is gaining financially from that decision.
Today, manufacturers offer simple online and mobile tools to help size these applications quickly and effectively so that you can be confident in your recommendations.
So now you have defined the correct size of interceptor required. You have made your professional recommendation and the client has accepted your quote. It is time to install. In comparison to many other plumbing appliances the grease interceptor is pretty simple to install. Unfortunately, this often gives rise to a level of complacency during installation.
One key component that often provides specific challenge is the flow control device. “Do I have to fit this flow ‘thing’ or is it optional?”; “There was no space so I didn’t put it in”; or “That little hole will get (or keeps getting) blocked so I just drilled it out”; are statements that are heard too frequently from the marketplace.
The bottom line is that flow control is an essential element of the hydro mechanical grease interceptor. The orifice is engineered to a specific diameter for an important dual purpose.
Some older interceptors, particularly steel/epoxy products, had an integrated flow control. As time moved on and performance standards developed, external flow controls had more of a presence. In either regard, the orifice diameter is defined and validated as part of the certification testing and is a nonnegotiable element of the installation.
In addition to the orifice, an air intake is provided immediately following it. Those of you who remember your school days, may remember Bernoulli’s Principle. Put simply, the rate of flow through the orifice causes the water to accelerate and creates a negative pressure zone, at which point we make air available (air intake/vent) so that air gets entrained or mixed with the wastewater. This mixing makes the density of the flow lower. The air, and in this case grease, are actually attracted to each other at a molecular level.
These attributes, in conjunction with the interceptor’s overall design, result in its effectiveness and efficiency of operation. Cover the air intake, and your interceptor loses in excess of 30 per cent of its effectiveness. So is flow control necessary – absolutely and definitively yes.
Andrew Bird is the business development manager for Endura Separation Technologies at Canplas Industries based in Barrie, ON. He is a Member of the CSA B481 Technical Committee on Grease Interceptors, ASME A112.14.3 Technical Committee and multiple standards committees at ASTM (defining material properties and performance). A specialist in the field of grease management, Bird has worked on the development, manufacture and marketing of plumbing products in the European and North American markets for over 17 years. www.canplas.com
Viega Offers the Only Press Fittings in Multiple Materials
Viega allows you to expand your options with innovative press pipe joining systems in multiple materials. Only Viega offers press fittings in multiple materials such as Viega MegaPress® for black iron pipe, Viega ProPress® for copper and stainless steel and Viega PEX Press in Zero Lead bronze and high-performance polymer. With so many material options and the widest range of approvals in the industry, you can install Viega press systems in many different applications from radiant or hydronic heating and cooling to potable water to fuel to fire sprinkler.

These innovative systems save time by making fast and secure connections with a battery-powered tool. Press pipe joining eliminates the need for hot work permits and fire watches since there is no soldering, welding, brazing or even threading. Viega press fittings are available in a wide range of metric and standard sizes and configurations making them ideal for numerous applications.
The patented Smart Connect® feature built into every Viega press fitting provides installers with the added confidence in their ability to ensure the integrity of connections by making it possible to easily identify unpressed connections.
Viega ProPress is the original copper press joining solution. More than 1,000 press fitting choices are available in stainless steel and copper. Approved for more applications than any other copper press fitting system, Viega ProPress is available in sizes ½" to 4".
Viega has the only carbon steel press joining solution that covers hydronic applications with Viega MegaPress and Viega MegaPressG for gas systems. Suitable for use with ASTM Schedule 5 to Schedule 40 black iron pipe and NFPA 13, 13D and 13R fire sprinkler systems, the Viega MegaPress system includes 200 different engineered fitting configurations ranging from ½" to 2".
The first press system for the PEX market, Viega PEX Press fittings improve consistency and reduce installation errors with factory-attached sleeves. Viega PEX Press made with Radel®R, a highperformance polymer and Viega Zero Lead™ Bronze is available in 3/8" to 2" sizes.
With so many material options and the widest range of approvals, you can install Viega press systems in nearly any application.

Viega MegaPress ®

Threading and joining black iron pipe on a busy job site can be complicated. Viega MegaPress is flameless and eliminates heavy equipment and messy joining materials. Differentiated by sealing elements, Viega MegaPress and Viega MegaPressG are approved for more applications than any other black iron pipe press system. Reduce the installation time on your next job by up to 60%.
• Suitable for ASTM Schedule 5 to Schedule 40 black iron pipe and NFPA 13, 13D and 13R fire sprinkler systems
• Secure press connections made in seconds
• Equipped with the Smart Connect® feature for easy identification of unpressed fittings
• No need for messy and toxic threading or cutting oils
For more information, call 800-976-9819 or visit www.viega.us

Organizers of Mécanex/Climatex/Expolectriq/Éclairage (MCEE) 2017 are expecting over 7,000 visitors and more than 420 exhibiting companies to be in attendance at Place Bonaventure in Montreal, QC.
Exhibitors cover the following sectors: plumbing, heating, hydronics, ventilation, air conditioning and refrigeration equipment, water treatment systems, tools, kitchen and bath fixtures, fire prevention, pipes, valves and fittings, software, and electrical.
A special feature of the show is the New Product Showcase, where products that have been introduced to the Canadian market within the last 12 months are on display. Qualifying manufacturers have demonstrated that their products are innovative and provide a minimum of three new benefits. Winners in a number of product categories will be announced at the show.
Admission to the trade show and all seminars is free for visitors who register before April 25. On-site registration is $20.
MCEE is produced by the Corporation of Master Pipe Mechanics of Quebec (CMMTQ), the Canadian Institute of
MCEE
MÉCANEX/CLIMATEX/EXPOLECTRIQ/ÉCLAIR AG E
SHOW DAYS & HOURS
Wednesday, April 26 10 a.m. to 7 p.m.
Thursday, April 27 10 a.m. to 4 p.m.
Location: Place Bonaventure, Montreal, QC
Plumbing & Heating (CIPH), Corporation of Master Electricians of Quebec (CMEQ) and the Corporation des entreprises en traitement de l'air et du froid (CETAF). www.mcee.ca
SEMINARS & WORKSHOPS
A free seminar program provides practical solutions to technical, sales and design challenges. Seminars are in French unless otherwise indicated.
WEDNESDAY, APRIL 26
MCEE Session: What do you want to become of your business when you leave it?
Time: 10:30 a.m.
Speaker: Jacques Deschênes, Deschênes Group Inc.

In the building mechanics, electricity and lighting industries, many heads of businesses took over the helm from members of their own families. Some of these firms are now led by the second, third or even fourth generation in the business. But in other cases, the business owners preferred to sell their firms, or simply close their doors. What are your plans? Have you thought about them? Have you decided at what age you are going to make the big move? What are the criteria for a successful handoff of management, ownership, or both? What will you do once you have left your firm?
Seminars presented by CMMTQ and CIPH; CETAF
Infra-red heating technology: comfortable and efficient
Time: 10:30 a.m.
Speaker: Bertrand Voinot, Schwank Group
The future of refrigerants: new products, new regulations
Time: 11:00 a.m.
Speaker: Alain Mongrain, Emerson Climate Technologies
MCEE 2017 EXHIBITORS LIST 3M Canada 578 9292-4737 Québec Inc. (Récupénergie) 1074 A A.M.T.S. Ltd. 613
A.O. Smith Enterprises Ltd. ................ 206 Accès location d’équipement inc.
Myths and facts about solar heating in Quebec
Time: 12:00 noon
Speaker: Martin Lambert, ÉcoSolaris
Using adiabatic principles to improve performance of air-cooled condensers, CO2 gas coolers and glycol-water coolers
Time: 1:30 p.m.
Speaker: Michel Lecompte, RefPlus
Mechanical integrity in maintaining HVAC/R systems
Time: 1:30 p.m.
Speakers: Marc-André Ravary and Éric Crousset, Les entreprises de réfrigération LS
Hot water and recirculated hot water systems in hospital settings
Time: 3:00 p.m.
Speakers: Éric Fournier, Axor and Daniel Marchand, Bouthillette Parizeau
Using CO2 as a refrigerant in server rooms
Time: 3:00 p.m.
Speakers: Marc-André Lesmerises, and Ann-Sophie Hamel-Boisvert, Carnot Refrigeration
Variable air volume systems and dedicated outdoor air systems
Time: 4:30 p.m.
Speaker: Joel Primeau, Enviroair Industries
Radiant-floor cooling in commercial spaces
Time: 4:30 p.m.
Speaker: Gilles Legault, CB Supplies
THURSDAY, APRIL 27
The ABCs of pumps
Time: 10:30 a.m.
Speaker: Francis Lacharité, Enviroair Industries
Full-comfort air diffusion: myth or reality?
Time: 10:30 a.m.
Speaker: Patrice Lévesque, Novamech
The effectiveness of types of insulation in radiant heating and snow melting
Time: 12:00 noon
Speaker: Francis Delaune, Les Entreprises Roland Lajoie Inc.
Air distribution – from the top down or the bottom up?
Time: 12:00 noon
Speaker: Thomas Orr, Trox Group This seminar will be presented in English.
Codes and standards and optimization of the design of drinking-water systems
Time: 1:30 p.m.
Speaker: Haemi Pollett, Uponor Seminar in English with comments in French.
Recovering energy from dedicated outdoor air systems
Time: 1:30 p.m.
Speaker: Paul Pieper, The Master Group

Residential eF Series® Condensing Power Vent Water Heater
Bradford White’s residential eF Series® condensing power vent water heater utilizes a proven operational design that features the Bradford White ICON System™ intelligent control valve and traditional burner configuration. A vertical, dual-pass heat exchanger system eliminates the corrosion protection challenges associated with condensing water heaters that utilize other designs. A 5-inch primary heat exchanger tube delivers heat and combustion gases to three 2-inch secondary heat exchanger tubes that are coated and lined with Bradford White’s Vitraglas® enamel formula, fully protecting the area where corrosive condensate forms. Internal baffling of both the primary and secondary heat exchanger tubes maximizes heat transfer.
This 90%+ thermal efficiency and incredible recovery rate of the American-made, condensing model uses inside air for combustion, and therefore, only a single wall penetration for venting is necessary. It offers great flexibility with long vent lengths and the ability to vent with 2", 3", or 4" PVC, ABS, CPVC, or PP. Other features include a powerful and quiet blower motor and a self-priming condensate tee that eliminates the need for trap installation. The residential eF Series® water heater is available in both natural gas and propane with a 50-gallon capacity and an input of 76,000 BTU/Hr.
The Bradford White high efficiency condensing water heater is designed with installer convenience in mind, the power vent residential eF Series® offers a small footprint, a quiet but powerful blower motor, and extremely versatile venting options. It’s a time-saving and money-saving solution for you and your contractor customers.

Bradford White Corporation is a full line manufacturer of residential, commercial, and industrial products for water heating, space heating, combination heating, and storage applications. The company is headquartered in Ambler, PA, and it has manufacturing facilities in Middleville, MI, Niles, MI, and Rochester, NH and a distribution centre in Mississauga, ON Canada.




< SHOW PREVIEW
Continued from p85
B
Bacharach of Canada Inc. 805
Bain Dépôt 915
Baiyiled Lighting America Inc. 371
BBP Energies
(Strato Automation Inc.) 755
Beghelli Canada Inc. .......................... 276
Bel Products 153
Belanger-UPT 707
Belimo Aircontrols Canada 839
Bemis Manufacturing Company 619
Bibby-Ste-Croix .................................. 907
Biddle Air Systems Ltd. 1060
Bio-Clean ............................................ 938
Blanco Canada Inc. 619
Boîtiers STA Inc. 558
Boshart Industries Inc. ..................... 319
Bradford White Canada Inc. 703
Brady 472
BrassCraft 436
Bucan Electric Devices Inc.............. 3010
Bureau des soumissions
déposées du Québec (BSDQ) 608
C
Calefactio ........................................... 119
Caleffi North America .................... 3044
Calorek 746
Canadian Hydronics Council (CHC)/ Conseil canadien de l'hydronique 138
Canadian Institute of Plumbing & Heating (CIPH)/ L'Institut canadien de plomberie et de chauffage 132,234
Can-Aqua International 217
Canplas Industries 901
Capteurs GR Inc. 506
Carlisle HVAC (DynAir) 978
Carlo Gavazzi (Canada) Inc. 467
CB Supplies 504
CCTF Corporation 700
Centre de formation des Professionels de la Construction CFCPC inc. 557
Cheminée Lining Inc. 419
Chemline Plastics Ltd. 3016
Chevrier Instruments Inc. 757
Circul-Aire ........................................... 955
CisoLift Distribution inc. .................... 751
CMEQ .................................................. 367
Cochrane Supply Canada 735
Conbraco Industries, Canada 313
Conception GSR 691
Condor 616
Connectall Ltée 620
Contact Delage 151, 153, 157, 167
Contrôles Laurentide 1006
Contrôles R.D.M. Inc. 332
Convectair 360
Core Products Canada Ltd. 254
Corporation des entreprises de traitement de l'air et du froid (CETAF) 844
Corporation des maîtres mécaniciens en tuyauterie du Québec (CMMTQ) 605
CPS Products 654
Cree Canada 380
CTRL .................................................... 971
D
Dafco Filtration Group 1072
dahl Brothers Canada Ltd. 321
Deflecto Air Distribution Products 312
Delta Faucet 436
Delta Products Corporation 816
Deluxair 533
Descair Inc. ........................................ 343
Deschênes & Fils 343
Desdowd 567
Dimplex North America Ltd. 251
Direct Coil Inc. 113
Distribution de produits ACQ (Automatisation contrôles Québec).. 584
Distribution DUP Inc. 904
Distribution Maxi Vent 813
Dobbin Sales Limited ....................... 445
Douglas Lighting Controls 275
Drexma Industries Inc. 376
Drumco Énergie Inc. 685
Duro Dyne Canada Inc....................... 544
E, F
E.S. Gallagher Sales Ltd. 867,869
Eastern Foundry & Fittings Inc. ........ 304
Easy Heat 656
Eaton 667
Eclairage Axis 283
Eclairage Contraste ........................... 273
Eclairage Philips du Canada Ltée 356
Eco Propane 774
Ecole de technologie gazière 617
Ecotherm Inc. ..................................... 701
EI Solutions Inc. 542
Eiko Canada Ltd. 278
Electrical Business Magazine 658
Electrical Line Magazine ................... 469
Electricite Plus 588
Electro-Federation Canada (EFC) 574
Empire Canada 3018
Energy Efficient Lighting Ltd. ............ 258
Enersol Inc. 1051
Enertrak 545
Enolgas Bonomi Canada Ltd. 1018
Enviroair Industries Inc...................... 850
ESAB Welding and Cutting Products – TurboTorch ....................................... 733
Expert Estimateur 919 Fantech 633
Fernco Connectors Ltd. 435
First Alert Canada Inc. ....................... 274 Flexco 1070
Flexmaster Canada Limited 517
Flir Systems 1040
Flo Fab Inc. ...................................... 1000
Flocor 343
Fluke Electronics Canada LP 259
Foremost International Ltd. (Contrac) 713
Forest Energie et Air Solutions ...... 3050 Franke Kindred Canada Limited 520
Electric
Empire 261 Fraternité Inter-Provinciale des Ouvriers en Électricité (FIPOE) (syndicat des elec
Les Produits Water Protec ................ 703
Les Spécialistes AVA Inc. 277
Les Ventes Mectra Inc. 300
Les Ventes Mectra Inc. 3020
Liberty Pumps Inc............................. 405
Location d'outils Brossard inc. 754
Location Park Avenue - Jim Pattison Inc. 960
Loue – Froid 851
Lumen ................................................. 350
LumiGroup & Intense Lighting 373
LumiGroup et Deco Lighting 379
Luminiz 577
Lumisolution Inc................................. 181
LynCar Inc. 121
M
M.A. Baulne Inc. 734
M.A. Stewart & Sons Ltd. ................ 1036
M2S Électronique Ltée 538
Maax Baths inc. 906
Maestro Technologies 744
Mansfield Plumbing Products ........... 441
Manuflow Inc. 740
Marcus Transformer of Canada Ltd. 457
Maria Catherina Inc. 152
Masco Canada Limited ..................... 436
Master Plumber 436
Mechanical Business Magazine 134
Mercedes Benz Canada 771
Métal Action ....................................... 218
Midbec Ltée 951
Mifab, Inc. 921
Milwaukee Electric Tool 541
Minotair .............................................. 237
Mircom 471
Moen Inc. 130
Monde en Lumiere - Light the World 458
Montquip inc. .................................. 3008
Morris/Lee 512
Moteurs Électriques Laval Ltée 461
Multicam Québec 641
N, O
NAD Klima 959
Nautika 705
Navien, Inc. ........................................ 238
NCI Canada Inc. 306
Neptronic ............................................ 821
Nesco Inc. 474
Newmac 1033
Novanni Stainless 3014
Nuera-Air 555
Oasis Corporation 619
Oatey SCS 619
Omegaflex Inc. (Tracpipe) .................. 314
Ontor Limited 817
Opermax 420
Ortech Industries Inc. 372
OS&B 214
Osram Sylvania (Trade) 177
Osram Sylvania Ltd./Ltée. 366
Ouellet Canada Inc. ........................... 560
P, Q, R
Panasonic Canada Inc. 875
Pare Feu Pro/Fire Barrier Pro 150
Pentair ................................................ 243
Pentair Canada Inc. 317
Pentair Thermal Building Solutions 554
Pierre Alexandre Inc. 148
Pipeconx ............................................. 619
Plastiques Cellulaires Polyform Inc. 819
Plumbing & HVAC 141
Powrmatic du Canada Ltée 945
Pro Ballast Genilux............................. 359
Pro Kontrol 145
Produits Neptune 301
Programme RecycFluo 589
ProgressionLIVE .............................. 3046
Propane du Suroît 861
Protection Incendie Viking Inc.
- NOTIFIER by Honeywell 483
QAI Laboratories, Ltd. 683
QAT (Qualité Air Totale) .................... 3052
Quote Soft 421
Recochem inc. 941
Rectorseal 637
Reed Manufacturing Co. ................... 318
RefPlus Inc. ........................................ 745
Régulvar inc. 550
REHAU Industries Inc. 340
Reliance Worldwide Corporation (Canada) Inc. 717
RG Technilab ...................................... 846
Rheem Canada Ltd./Ltée ................ 527
Ridgid 1017
Rinnai America 873
Riobel Inc. .......................................... 244
Rodwick Inc. 327
Rosenberg Fans Canada Ltd. 383
Roth Industries, Inc. 801
Royal Building Products..................... 342
Royal Produits de Bâtiment
- Contact Delage ............................... 154
RVE - Recharge Véhicule Électrique 257
S
SALUS CONTROLS North America . 1065
Sanbec Canada 101
Sèche-Mains Comac Hand Dryers 485
Security Chimneys International 105
Selkirk Canada Corporation 961
Services Energétiques R.L. inc. ........ 800
SFA Saniflo 337
Shortall Electrique ............................. 255
Simplicité gestion de flotte inc. 790
Sioux Chief Manufacturing Co. 213
SJE-Rhombus 401
Slant/Fin Ltd./Ltée 117
Smillie McAdams Summerlin Ltd. ..... 203
Solaira Heating Technologies 451
Solutions Well Green ......................... 175
Southwire Canada Company 159
Spartan Peripheral Devices 3036
Spectrum Brands 927
Speed Clean 714
Standard Products Inc....................... 267
Stanley Black & Decker 675
Stanpro Lighting Systems Inc.
MECHANICAL SUPPLY NEWS
MANUFACTURERS • DISTRIBUTORS • WHOLESALERS
BACHARACH UPDATES BRAND IDENTITY, LOGO AND WEBSITE
Bacharach Inc. has launched an updated website and brand identity, revitalizing its logo, company colors and redesigning its supporting materials. The new brand identity more closely follows Bacharach’s strategic direction and focus of instrumentation solutions for the HVAC and refrigeration industries.
The rebranding and redesigned website also aligns the focus markets and applications with the company’s fixed and portable gas detection and monitoring instrumentation. A style guide has been developed to present the new identity, icons, and design elements for use by authorized Bacharach channel partners. www.mybacharach.com
ICP BRANDS OFFER NEW FINANCING PLATFORM
International Comfort Products (ICP) has announced that dealers representing its brands now have Financeit, a financing tool that is available online and through a smartphone app. Homeowners will be able to complete an online credit application. There is no cost to heating and cooling contractors to use the standard program. Financeit is available across Canada in English and French. www.financeit.io
DEWALT EXPANDS HIGH-POWERED CORDLESS RANGE
Stanley Black & Decker Canada introduced a number of newand-improved power and hand tools to the media January 24 to 26 at Mont-Tremblant, QC. The product announcements went well beyond the Stanley and Black & Decker brands to include new products from DeWalt and Porter Cable – all part of the tool conglomerate’s ‘Global Tools & Storage Group.’
However, the main focus was the continued development of DeWalt’s high-powered professional cordless tools: building on what the company calls the Cordless Jobsite.
For the mechanical trades, DeWalt demonstrated recently released cordless tools such as the 20V Max Swivel Head Double Cut Shears, which feature a 360-degree swivel head that allows access in tight quarters while maintaining ergonomic comfort. With a cutting capacity of 18GA mild steel and 20GA stainless, these are suited to rapid installs of maitrunks, for example. DeWalt has also introduced an Offset Shear Cutter and the 20V Max XR Versa-Clutch Adjustable Torque Screwgun, which allows the user to dial-in just the right amount of torque required for effective fastening of metal-to-metal components of various gauges, with the added advantage of preventing breakage of any sealing washers made of softer materials. By John Bleasby www.dewalt.com
MAKE WAVES IN VEGAS WINNERS
Twenty contractors from across Canada headed to Vegas in January after winning the Weil-McLain Canada Make Waves in Vegas promotion. Winners, who were drawn from promotion entries for qualifying Weil-McLain boilers purchased between September 1, 2016 and December 1, 2016, included Quality Plumbing & Heating in Weyburn, SK, Nu-Mun Contracting in Calgary, AB and AtlasCare in Oakville, ON.
Each winner, along with a guest, received airfare, accommodations, dinner and tickets to a Blue Man Group show and the 2017 AHR Expo. They also joined 40 other invitees at a Weil-McLain Canada product meeting for a preview of what is coming in 2017. www.weil-mclain.ca
DANFOSS IS ACCEPTING ENTRIES FOR ENVISIONEER OF THE YEAR AWARD
Launched in 2010, the EnVisioneer of the Year competition recognizes North American original equipment manufacturers (OEMs), building owners, municipalities, contractors and end users that have introduced a new product, opened a new facility, or invested in a building or system upgrade in the past 18 months using Danfoss products or solutions to realize significant energy and environmental savings.
Interested participants may enter the competition by submitting an application by June 1, 2017. Applications will be reviewed and selected by a panel of third-party judges representing various disciplines. www.danfoss.us/news/envisioneer-of-the-year/#/
AQUATECHNIK ANNOUNCES NEW CERTIFICATIONS
Aquatechnik North America has announced that aquatechnik PP-RCT 125 and PP-R Super 80 fusion pipe and fittings meet the certification requirements of the NSF/ANSI 14, 51, 61 and 372 standards. The NSF/ANSI Standard certifications cover aquatechnik polypropylene piping solutions throughout North America. They include: Plastics Piping System Components and Related Materials (NSF/ANSI Standard 14); Food Equipment Materials (NSF/ANSI Standard 51); Drinking Water System Components - Health Effects (NSF/ANSI Standard 61); and Drinking Water System Components - Lead Content (NSF/ANSI Standard 372).
The firm’s 645,000-sq.-ft. manufacturing plant near Milan, Italy now features three pipe extrusion lines, with the capacity to produce three-layer PP-RCT 125 pipe from ½-in. to 24-in. in diameter for export world-wide. www.aquatechnikNA.com
KILMER ENVIRONMENTAL, QUALITÉ AIR TOTALE
HONOURED BY SERESCO
Seresco Technologies, a manufacturer of indoor pool dehumidification equipment, has named Kilmer Environmental of Mississauga, ON, as its “2016 Rep of Year-Canada.” The 30-year-old rep firm, plus four other North American manufacturer representatives, surpassed the $1-million sales mark with Seresco equipment in 2016 by amassing a high volume of indoor pool dehumidification projects. Qualite Air Totale (QAT) of Laval, QC, also surpassed $1 million in Seresco equipment sales in 2016.
Seresco USA Inc. is the U.S. subsidiary of privatelyowned Seresco Technologies Inc. in Ottawa, ON. www.serescodehumidifiers.com, www.kilmerenv.com www.qualiteairtotale.com


FRANKLIN WELLS FOR THE WORLD FOUNDATION REPORTS ON ACHIEVEMENTS
Franklin Electric Co., Inc. recently reported that over the past six years its Franklin Wells for the World Foundation (FWWF) has made a difference in the lives of over 100,000 people. In 2016, five projects spanning across five different countries in Africa were completed.
At two of FWWF’s installations in the Central African community of Mpingi, Uganda, the children at St. Leonard and Bujjo
Schools were faced with the reality of living without clean water and water sanitation since birth. This community directly struggled with the knowledge that an astounding number of deaths under the age of five were due to water-related diseases.
Since the installation of Franklin Electric’s solar-powered water pumping system, the 7,400 residents of the Mpingi village are experiencing how great of an impact access to clean water can make in their community.
In addition to providing access to clean water, FWWF supports the communities with civil work during the project, postinstallation service, and assistance with the creation of feeding programs to sustain the village going forward.
www.fwwf.org

STELPRO DEVELOPS SMART THERMOSTAT WITH IOT LEADERS
Stelpro, a manufacturer of integrated heating solutions, has teamed up with three Internet of Things (IoT) partners to develop and bring to market Maestro – Smart Thermostats, a smart home solution for electric heat that enables users to customize home comfort. The company announced the partnership agreement with Ayla Networks, Mirego and mnubo at the AHR Expo.
“Joining forces with these three IoT partners enables us to successfully develop and deploy a robust connectivity infrastructure for our new Maestro – Smart Thermostats while delivering a superior customer experience,” said Etienne Guay, Stelpro’s vice president, innovation and product development. California-based Ayla Networks supports the IoT cloud service connectivity, Montreal-based Mirego developed the mobile application and user interface, while mnubo, also from Montreal, is looking after the data analytic and strategic insight components. www.stelpro.com
BOSCH THERMOTECHNOLOGY TAKES HOME INNOVATION AWARD
Bosch Thermotechnology Corp. has been honoured with one of the Consumer Technology Association’s 2017 Innovation Awards for its Greentherm 9900i SER tankless condensing water heater.
“We are thrilled to receive this recognition,” said Vitor Gregorio, regional president, Bosch Thermotechnology Corp. “It’s a testament to the innovation, engineering and design that Bosch brings to the entire HVAC category.”
The CES Innovation Awards are sponsored by the Consumer Technology Association (CTA), the producer of CES, a global consumer electronics and consumer technology tradeshow that takes place every January in Las Vegas, NV. www.boschheatingandcooling.com
VAN OUTFITTER SUPPORTS MONTREAL HOSPITAL
Ranger Design, a designer and manufacturer of specialized van shelving, van racking, ladder racks, partitions and storage systems for commercial vehicles, recently presented a cheque for $100,000 to the Montreal Neurological Institute (MNI) to help it launch its Neuro-Palliative Care program (NPC). www.rangerdesign.com
2017 AHR EXPO PRODUCT OF THE YEAR WINNER
Taco’s hot water recirculation control is 2017 AHR Expo Innovation Award Product of the Year. The product, which also secured a win in the Innovation Awards’ plumbing category, can be installed in existing domestic hot water recirculation pump systems to manage on-demand hot water delivery.
The complete list of 2017 AHR Expo Innovation Award winners includes:
• Building Automation: Danfoss Innovation: Danfoss Enterprise Services
• Cooling: Daikin Applied Innovation: Pathfinder Aircooled Screw Chillers with Variable Volume Ratio (VVR) Technology
• Green Building: Carrier Innovation: Dual Stage Relief Economizer (DSRE)
• Heating: Noritz America Innovation: Noritz CB Combi Boiler
• Indoor Air Quality: Nortec Humidity Innovation: Nortec GS Series-CS Model Humidifier
• Refrigeration: Danfoss Innovation: Danfoss CTM (Electrical Controlled Transcritical Multi Ejector)
• Software: Nidec Motor Corporation/U.S. Motors Innovation: Rescue Select Programming App
• Tools & Instruments: Pexology Inc. Innovation: PEXGUN
• Ventilation: Titus Innovation: Helios Digital Diffuser
To see more AHR coverage, see p98. www.ahrexpo.com
PFISTER, FORTIS LAUNCH APP
On the heels of the fall launch of its new Canadian website comes the ‘Canadianization’ of the Pfister Mobile App – a highly-navigable digital version that allows customers to search item numbers, go quickly to a desired product category, or crop and share product images and information all with the swipe of a thumb or the click of a mouse.
Search for Pfister faucets in the App Store/Google Play to download the app. Fortis has joined the app universe as well with the benefits of the Pfister app live for Fortis too. www.pfistercatalogs.com www.fortiscatalogs.com
DISTRIBUTION NEWS
Ryan vanDyk has established True North HVAC and Hydronics Sales and Marketing firm, which represents Haier Ductless in Canada; Smart Electric in Canada; Morden National Products including Utica Boilers, Olsen Oil Furnaces, Summit Coils and Seek Thermal in southwestern Ontario, the Greater Toronto Area, Golden Horseshoe and eastern Ontario; and Ortech Ventilation Products in SK, MB, ON, NB, NS, PEI and NL and Labrador. The company is located in Tavistock, ON. vanDyk can be reached at 519.954.5374. www.truenorthhvac.com

Pro Kontrol has been appointed by Johnson Controls to distribute the Facility Explorer line of digital controls in the Atlantic provinces (including Newfoundland and Labrador). The wholesaler, which is dedicated to HVAC control parts for commercial buildings, is promoting the line from its Dartmouth, NS location. “Pro Kontrol is already selling the Facility Explorer line in the Quebec market, and has been a huge success for us,” said Pierre Martin, president of Pro Kontrol. “It’s an excellent opportunity for Pro Kontrol to be able to sell this quality product into Atlantic Canada. We are looking forward to growing our business with Johnson Controls.” www.prokontrol.com
Ontor has recently been named distributor for Williams Comfort Products and Ripplepak. Williams is a manufacturer of residential and commercial HVAC products and offers heating solutions, fan coils and air handlers, air curtains and dehumidifiers. The second product line Ripplepak, includes the company’s Insulapak Insulation (available in R-3 to R-12), and Acoustic Insulation (for both STC and NRC Acoustic Applications). www.ontor.com
Equipco Ltd. is now representing Bradford White in Western and Northern Ontario in addition to Central Ontario, its current territory www.equipcoltd.com
Noble’s Mississauga South branch is now open. The branch is located at 3585 Laird Road, Unit 1, Mississauga, ON, L5L 5Y4. Contact information is tel: 905.828.8374; fax: 905.828.7875; and emergency: 416.754.5533. The wholesaler’s Ottawa branch has moved to 1283 Algoma Rd., Ottawa, ON, K1B 3W7, tel: 613.746.9555, fax: 613.746.5553; and emergency tel: 866-317-6404. www.noble.ca

Lawrence Corso holds the newly created position of director of procurement and marketing with ECCO. Corso’s background includes managing the implementation of an ERP system and several product launches with Honda in Canada, the U.S. and Japan; managing vendor contracts and implementing cost control measures with Suncor; and most recently, managing a strategic sourcing team with Cameco Corporation. He has more than 20 years of procurement and marketing experience. Sean Hutmacher joins ECCO as director of sales branch operations. Hutmacher brings over 20 years’ experience in the HVAC industry to the position.



department as the company continues to increase its market share in North America and internationally. File has over 25 years of experience in natural gas related product design, development and manufacturing. He holds a bachelor of mechanical engineering, DEA in sound and vibration, and a PhD in turbomachinery.



Personnel changes at Airmaster include the promotion of Gregory W. Helbling from director of sales and marketing to vice-president of sales and marketing. Helbling will lead Airmaster’s sales strategy across all sales channels, including industrial, electrical and HVAC.
Keith Simon has joined Airmaster as senior product development manager. Simon’s responsibilities include leveraging innovative products from Maico – Airmaster’s parent company – to suit the North American market, and providing innovation to Airmaster’s products for commercial and industrial applications.
Jerry Vojtush joins the company as inside sales manager. Vojtush is responsible for managing customer relations and improving sales volume for Airmaster’s circulation, ventilation and heating products through improved internal and external communication, sales tactics and training.
Louis Beaulieu has been promoted to general Manager of Ouellet Canada Inc. He has been with the company since September 2009 and in that time has developed considerable expertise in managing major accounts and sales teams in both Canada and the U.S. Beaulieu was most recently assistant general manager. Headquartered in l’Islet, QC, Ouellet Canada Inc. develops, manufactures and markets electric heating products.

Fujitsu General America has hired Andrew Armstrong as vice-president of sales and marketing. Armstrong will lead sales and marketing for the company’s heating and cooling business, including unitary products, split system heat pump and VRF systems. Armstrong worked at Johnson Controls, Inc., most recently as vice-president of sales and marketing, VRF/DFS, and was responsible for starting the VRF business in North America.


Ian Levergood has joined Danfoss as sales manager of its electric heating business in North America. Levergood will focus on the growth of indoor and outdoor electric heating applications, and advancing comfort and safety solutions in the US and Canada. He has over 11 years of engineering, servicing and application experience in the heat trace market. Previously, Levergood was the eastern regional sales manager for Danfoss.
George File has been named engineering manager with Superior Radiant Products (SRP). He joined the company in 2015 as research and development manager. In this new role File has responsibility for all aspects of SRP’s engineering
T&S Brass and Bronze Works has hired Mike Donleavy as the Eastern regional sales manager for plumbing. In this role, Donleavy is responsible for managing and extending T&S Brass’ network of clients and customers in the Eastern United States and Eastern Canada. Donleavy brings a sales management background and 15 years’ experience in the plumbing industry, including with Moen, American Standard and, most recently, Uponor.

Pat Hayes has joined Aqua-Tech Sales and Marketing Inc. and Somers Environmental Products Inc. as a sales representative. He has 30 years of experience in the HVAC and hydronics industry and most recently spent almost nine years driving the commercial/industrial business growth of another boiler manufacturer. Hayes will work at the Somers Environmental Products office in London and will team with Aqua-Tech Sales Group in the Kitchener/Southern Ontario territory as a commercial boiler specialist to service and support boiler product offerings.
How is SmartSense™ Technology different?
Flexible for any customer’s needs and future home improvement goals
Consistent home comfort levels and efficient operation
Proven record of performance and reliability
5 Operating Stages enhance efficiency and performance
Compatible with one- and two-stage indoor components of suitable size and configuration
KeepRite® Variable-Speed Technology

KeepRite® ProComfort™ Deluxe 18 HEAT PUMP With SMARTSENSE ™ TECHNOLOGY
The KeepRite® ProComfort™ Deluxe 18 Heat Pump with SmartSense™ Technology changes the game in comfort with an impressive cooling rating of up to 19 SEER in a compact unit. It also ups the ante by featuring an up to 11 HSPF heating rating. It delivers higher leaving air temperatures during the heating season so your customers have a exible, energy-saving system. It’s the perfect addition for colder climates with dual fuel energy-wise capability with a compatible furnace.

Observer® Communicating Control with Wi-Fi® Capability:



Enjoy intelligent diagnostics, Wi-Fi® control, full efficiency and communicating capabilities when installed as part of a complete Observer® communicating system.
75% CAPACITY REDUCTION CAPABILITY











Compact size: Up to 66% smaller in size and up to 134 lbs. lighter than our two-stage heat pumps


Multi-speed ECM fan motor for consistent, continuous home comfort
KeepRite® ProComfort™ Deluxe 19 AIR CONDITIONER With SMARTSENSE ™ TECHNOLOGY


Observer® Communicating Control with Wi-Fi® Capability:



V Redu du up for improved humidity control, load matching and zoning capability
Make your sales efforts more seamless with our air conditioner that has just the right mix of benets to t any customer’s needs. With a SEER rating of up to 19, the KeepRite® ProComfort™ Deluxe 19 Air Conditioner with SmartSense™ Technology is not only changing the game of energy-saving efficiency, but it also delivers superior humidity control, even during longer run cycles at lower capacity and lower sound levels at those speeds. The compact design is up to 66% smaller in size and up to 125 lbs lighter than our two-stage air conditioners.
Quieter operation as low as 56 dBA when it runs at lower capacity during periods of less demand


Qualifying Models Only


Variable-speed technology: Reduces compressor and fan speeds during periods of low demand





When installed as a complete Observer® communicating system, your air conditioner will run at optimal operation with intelligent diagnostics, Wi-Fi® control and enhanced cooling efficiency.


Humidity control










































The KeepRite® ProComfort™ Deluxe 19 Air Conditioner and ProComfort™ Deluxe 18 Heat Pump with SmartSense™ Technology quietly deliver steady comfort, higher efficiency, and savings in a more compact design, thanks to the variable-speed inverter. The air conditioner delivers a superior rating of up to 19 SEER and the heat pump features ratings up to 19 SEER and 11 HSPF for optimal home comfort levels. They are easier to sell, easier to service, and easier to install.


26 & 27, 2017
Canada’s largest plumbing, HVACR, hydronics, electrical and lighting expo




• Attend free seminars, many of which will o er continuing education credits
• See more than 400 exhibitors and thousands of products
• Visit the New Product Showcase to see innovative energy and water e cient products

REGISTRATION UP TO APRIL 25, 2017
In cooperation with :




Las Vegas proves to be a big winner for ASHRAE, AHR Expo
The 2017 ASHRAE Winter Conference at Caesars Palace, as well as the AHR Expo at the Las Vegas Convention Center, exceeded recordbreaking attendance from the Conference and Expo that were held in Las Vegas in 2011. In total, 3,579 people attended the ASHRAE conference from January 28 to February 1, making it the best attended Winter Conference in recent years. The attendees represented 58 countries (with 350 Canadians attending) and included 537 first-timers.
The Conference also saw several collaborative efforts and agreements with associations and organizations from around the world.
At the conference, ASHRAE president Tim Wentz provided updates on several society initiatives and programs of importance to the industry. Among them was the creation of an ASHRAE University educational platform, which will locate all of ASHRAE’s educational products in one place where users can select the products to meet their professional goals. Additionally, a personal dashboard is built into the new platform allowing users to track their progress toward their goals. The platform can be found at www.ashrae.org/elearning.
ASHRAE also has launched a new technology portal at www.ashrae.org/ technologyportal. This gives members a method of connecting to the latest information generated by ASHRAE’s research program. It provides access to more than 1,700 journal articles published since 1997 and more than 600 final reports from ASHRAE research projects. An online internship job board on ASHRAE’s website was also unveiled (http://jobs.ashrae.org).
The technical program featured some

350 presentations and 300 speakers. The 2017 ASHRAE Annual Conference is June 24 to 28 in Long Beach, CA. Chicago, IL will host the 2018 Winter Conference on January 20 to 24. www.ashrae.org
AHR EXPO
The International Exposition Company has announced specifics for attendance, highlighting that the show has officially broken three of its all-time records. With 68,615 attending the 2017 Show, AHR Expo superseded its former all-time attendance record of 61,674 (set at the 2015 Show in Chicago) by 11.2 per cent. This number was also 28.7 per cent greater than the overall attendance (totalling 53,324) at the last AHR Expo held in Las Vegas in 2011. Total Canadian attendance (including visitors and exhibitor personnel) was 4,768 with visitors ac-
counting for 3,543 – a record at 33 per cent higher than the previous all-time record set at the 2011 Vegas show.
The 2017 Show’s exhibits occupied over 500,159 net sq. ft., breaking the AHR Expo all-time record set in 2015 in Chicago. Of the 1,968 exhibitors, 147 were Canadian.
At 48,568, the total number of 2017 AHR Expo visitors also surpassed the show’s all-time visitor attendance of 42,887, set in 2014 in New York, by 13.2 per cent. This year over 3,500 Canadian visitors were in attendance, yet another record at 33 per cent higher than the 2011 Vegas show.
The next AHR Expo, co-sponsored by ASHRAE and AHRI, will be held January 22 to 24, 2018 at McCormick Place in Chicago. http://ahrexpo.com
MCEE
April 26-27
Mécanex, Climatex, Expolectriq, Éclairage, a plumbing, HVAC/R, hydronic, electrical and lighting expo, will be held at Place Bonaventure in Montreal, QC. www.mcee.ca
ASHRAE
Annual Conference
June 24-28
ASHRAE is expanding its program tracks at its conference in Long Beach, CA at the Hyatt Regency Long Beach.
MODERN HYDRONICS - SUMMIT
September 14
Canada’s leading hydronic event will be held at The International Centre in Mississauga, ON. This is your opportunity to see Siegenthaler, Miller, Bean and Goldie, and other hydronic experts, in action. Learn from the best at the Modern Hydronics – Summit 2017! www.modernhydronicssummit.com
CIPHEX ROADSHOWS
September 21 St. John’s, NL October 17 Edmonton, AB featuring the Canadian Hydronics Conference October 19 Regina, SK www.ciphexroadshow.ca
RSES Canada Seminar & AGM
May 5-6
Refrigeration Service Engineers Society Canada is holding its annual event at Algonquin College in Ottawa, ON. www.eventbrite.ca/e/rsescanadaconference-tickets-30344160200
CIPH ABC and AGM
June 25-27
The Canadian Institute of Plumbing’s (CIPH) annual business conference will be held in Ottawa, ON. The annual general meeting will be held on June 27. www.ciph.com
CHES
National Conference
September 17-19
The 37th Annual Conference of the Canadian Healthcare Engineering Society will be held at the Scotiabank Convention Centre in Niagara Falls, ON. www.ches.org
2018
ASHRAE Winter Conference
January 20-24
ASHRAE returns to the Palmer House Hilton in Chicago, IL where the focus will be on resources to design, build, control, commission and operate efficient and resilient facilities and infrastructure. www.ashrae.org/chicago
CaGBC National Conference and Expo
May 30-June 1
The Canadian Green Building Council (CaGBC) will be holding its annual event in Vancouver, BC. www.cagbc.org
HRAI AGM
August 16-18
The Heating, Refrigeration and Air Conditioning Institute of Canada will hold its 49th annual conference at the Hilton Quebec in Quebec City, QC. www.hrai.ca
MCA CANADA 76TH NATIONAL CONFERENCE
November 6-9
The Mechanical Contractors Association of Canada heads to Maui, HI for its 2017 conference. www.mcac.ca
AHR Expo
January 22-24
McCormick Place in Chicago, IL will be the venue for North America’s largest HVAC/R marketplace. www.ahrexpo.com
CMPX
March 21-23
The Canadian Mechanical & Plumbing Expo will be held at the Toronto Convention Centre, north building, in Toronto, ON. www.cmpxshow.com
CIPHEX West
November 7-8
The Calgary tradeshow will feature a full conference program and product showcase. It will be co-located with BUILDEX Calgary. www.ciphexwest.ca
MEET
May 16-17
The Mechanical Electrical Electronic Technology Show (MEET) will be held in Moncton, NB. www.meetshow.ca
CIPH ABC
June 17-19
The Canadian Institute of Plumbing & Heating will hold its annual business conference in Whistler, BC. www.ciph.com
Beyond borders
What to consider when expanding your business.
BY HANK BULMASH
Growing your business by expanding to another province is a big step and the process can be complicated. Before beginning operations in a second province you have to determine if your company is legally able to do business there. Federally incorporated companies can do business anywhere in Canada. Provincially incorporated companies have some issues and additional filings may be required.
Doing business in a second province – do you have a permanent establishment?
In this situation “doing business” is defined as having a permanent establishment in the province. A permanent establishment is deemed to exist where any of the following occurs:
1. You have a fixed place of business such as an office, a warehouse, or a workshop or factory in the province; or 2. An agent who can sign contracts on behalf of your company or an employee is present in the province; or 3. The company owns land in the province; or 4. There is a substantial use of machinery or equipment by the company in the province.
If your company simply sells goods or services in another jurisdiction, you would generally not have a permanent establishment there. Similarly, If you just had a sales agent who was an independent contractor (not an employee) and was not permitted to sign contracts on your behalf or sell goods, you would not have a permanent establishment in the province.
You do not have to pay tax in a second province if there is no permanent establishment there. Not that that will likely save you much money. It just means your tax liability will be to the federal government and your home province. The range of tax rates in the various provinces is quite narrow – with the notable exception of Quebec where the small business rate is 18.5 per cent. In the other provinces the small business tax rates range from 12.5 per cent to 15 per cent.

BEFORE BEGINNING OPERATIONS
If your plan is to begin doing business in a second province with a permanent establishment, you will need to ensure that you can legally operate there. If your company is incorporated provincially, you may need to file for extra-provincial registration. Some provinces, generally neighbouring ones, have agreements that allow corporations from one province to operate in the other without the burden of extra-provincial registration. Alberta, BC and Saskatchewan have such an agreement. So do New Brunswick, Nova Scotia, Quebec and Ontario. Ontario is unique in that it allows any corporation incorporated federally or in any province or territory to operate within its borders. However, even without extra provincial registration, forms do need to be filed when a company from one province begins to do business in another.
TAX ISSUES
The federal corporate tax return has a schedule used to allocate income and to generate the corporate income tax owed to each province. The computation is based on a weighted average of profits earned and salaries paid in each province. In addition to the federal return, if your company is doing business in Quebec, it will have to file a separate tax return for that province.
The sales tax situation in the various provinces can be more complex than income taxes. Depending on the province you may have to pay GST and PST or HST. Ontario and several other provinces have harmonized their old provincial sales taxes with GST – this led to the HST (harmonized sales tax). For that reason, HST in Ontario is 13 per cent – made up of the old eight per cent Ontario Sales Tax and GST for five per cent. The logic behind harmonization was to save money – the idea was that only one collection bureaucracy would be required.
In some provinces harmonization was resisted because
HVAC Solutions from Watts Water Technologies Designed to Facilitate Occupant Comfort and Energy Efficiency
See booth #427 at MCEE 2017 in Montréal where we’ll be showcasing these products.
The Powers™ IntelliStation™ Smart Mixing and Recirculation System is used for domestic hot water in commercial and institutional facilities. It can be integrated with a building automation system (BAS). The IntelliStation provides:
• A smart controller with 3.5" full-colour touchscreen interface
• Digital temperature regulation within +/-2°F to ASSE 1017
• Field configurability, without the need for a laptop or special software
tekmar® WiFi Thermostats 561 and 562
These easy-to-use touchscreen thermostats work with the tekmar Connect mobile app to adjust temperature and schedule settings from anywhere. One account can control multiple tekmar WiFi Thermostats and WiFi Snow Melting Controls in more than one location. For radiant systems, an optional floor sensor provides superior comfort with floor temperature control.
• 3.5" colour touchscreen
• 7 day programmable schedule
• Away energy savings mode
• Email error and warning notifications
• Energy monitoring
• English/Français/Español languages
• Mobile app for iOS and Android
Watts Radiant ThermalPro™ Boiler Stations are simple, pre-piped, insulated pumping stations for mechanical rooms.
• Available in a variety of non-mixed and mixed configurations
• Come with supply and return connections, check stop, isolation valves
• Multiple units can be assembled efficiently (in minutes)


• Installable individually or on header for up to five units PowersControls.com


tekmarControls.com


< MANAGEMENT
the reach of the GST is broader than the old provincial sales taxes. For that reason, BC, Saskatchewan and Manitoba have the GST and PST. In Alberta, the Northwest Territories and the Yukon there is no PST – so GST is simply five per cent. Quebec has its own provincial sales tax that is based on the GST model. It is called the QST and separate QST returns have to be filed in Quebec.
It is important to recognize if you expand into a province that has PST, that the basis of provincial sales taxes is very different from GST or QST. The consumer, no matter where the consumer happens to be along the supply chain, pays PST. Unlike GST, PST is a real cost to businesses – it is not passed along to the ultimate buyer of a product or service.
USE OF SEPARATE CORPORATIONS
Many companies expand into other provinces using a branch structure. In that case, the company determines its income tax and sales tax liabilities based on provincial sales, profits and employee costs. In some cases, it might be wise to create a new company to operate in another province. One reason for doing this is for creditor protection. If you have an operating company in Ontario and another one in Manitoba, customers or creditors
TRAINING
EDUCATIONAL OPPORTUNITIES ACROSS CANADA
Hydronics Training
The Canadian Hydronics Council (CHC) has partnered with the Northern Alberta Institute of Technology and British Columbia Institute of Technology to provide course blocks toward CHC certification for hydronic system designers and installers. At NAIT students can register for online or paper-based learning and have nine months to complete each block of courses. www.ciph.com
Construction Education Council
The Construction Education Council offers a number of management and supervisory courses across Canada through webinars and classroom settings. For more information, e-mail education@mcac.ca. www.constructioneducation.ca
TECA Quality First Training
TECA’s Quality First training programs are developed by the industry, for the industry, setting minimum standards for the residential and light commercial heating, ventilating and cooling trade in British Columbia. Courses provide contractors with the information they need to install equipment that operates safely and comfortably at rated efficiencies. www.teca.ca
LEED Canada
Canada Green Building Council workshops include LEED Green Associate Exam Preparation, Net Positive Energy Buildings, and Introduction to the LEED-v4 Rating System, tel. 866.941.1184. www.cagbc.org
of the Manitoba company generally cannot sue the Ontario company. If this makes sense to you, you might consider creating a holding company that does no operations at all but acts as a parent to your operating companies. The financial assets of your operating group can be held in the holding company and that can protect your assets from various financial risks.
SOUTH OF THE BORDER
For many Canadian companies, expansion into U.S. markets makes sense. Be aware that the Canadian and U.S. tax systems and legal systems are very different. Owning a U.S. company may create U.S. estate tax issues for your family. Shifting investment capital into the U.S. and repatriating profits back to Canada may expose you to U.S. rules that are different from Canadian rules. Before contemplating U.S. expansion it is important to work with U.S. and Canadian advisors in order to understand the implications for your business and family.

Hank Bulmash, CPA, CA, MBA, TEP, is CEO of Bulmash Accounting Professional Corporation in Toronto, ON. He can be reached at hank@ bulmash.ca.
Dollars to $ense Energy Management Workshops
Natural Resource Canada has announced that the Canadian Institute for Energy Training (CIET) is the sole licensee of the Dollars to $ense energy management workshops in Canada, with non-exclusive rights for the commercial exploitation of the workshops in any country around the world. For information on booking a Dollars to $ense energy management workshop, contact CIET at 800.461.7618, or e-mail info@cietcanada.com. http://cietcanada.com
HRAI Training
The Heating, Refrigeration and Air Conditioning Institute of Canada (HRAI) offers a variety of residential and commercial courses. It recently launched Complying with Energy Efficiency Codes in 2017. Throughout the workshop, methods for demonstrating compliance to the building department will be discussed, including the need for additional documentation and product specifications. Copies of SB12 will be provided. The next course date is April 12, 2017 in Mississauga, ON. For more information, e-mail skilltech@hrai.ca. www.hrai.ca







• Access tekmar WiFi thermostats & controls remotely with tekmar Connect mobile app

Hydronic

• Improve
& efficiency
