

![]()


Crea tu cuenta de Aginet en: https://www.tp-link.com/mx/landing/aginet-solution
Ofrecemos tecnología innovadora, productos flexibles, soluciones de gestión y servicios incomparables para potenciar a los ISP brindando una mejor experiencia a los usuarios finales de todo el mundo.
Solución Aginet: Solución de Gestión de Wi-Fi de Extremo a Extremo para ISP
La solución Aginet incluye la solución TAUC (TP-Link Aginet Unified Cloud), la solución Aginet ACS, Aginet Config y la Aginet App. Proporciona a los ISP una plataforma de gestión de Wi-Fi completamente funcional. Los ISP pueden reducir fácilmente los costos operativos y maximizar sus ganancias con esta solución potente y flexible.

Sistema de Gestión
TAUC | Aginet ACS
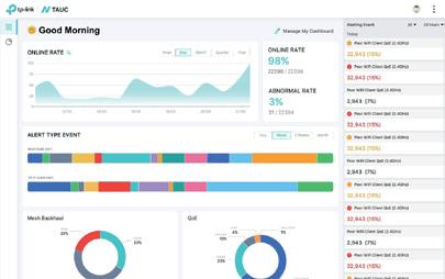
Nube unificada TP-Link Aginet (TAUC) Administra los servicios de Wi-Fi para el hogar, conectado a través de la nube.
Aginet ACS Plataforma integral de gestión remota TR-069.
Productos
Herramienta de Configuración
Aginet Config
Aginet Config Una herramienta ISP para establecer sus propias configuraciones predeterminadas.

Aplicación Móvil
Aplicación Aginet
Aplicación Aginet
Los usuarios finales pueden configurar, administrar y monitorear su red con su teléfono o tableta.




Aginet ACS ayuda a los ISP a reducir el soporte in site realizando operaciones, diagnósticos y mantenimiento de forma remota, facilitando una amplia automatización para reducir los costos operativos.
Centro de Soporte
Resolución Pro-Activa
Información de Diagnósticos
Información de Notificaciones
Respuesta Instantánea
Aginet ACS ISP
Servidor ACS
Ancho de Banda
Administración remota TR-069 (TR-098/TR-143/TR-181/XMPP)
Desafíos para los ISP
• Altos costos de mantenimiento en sitio
Autoconfiguración & Aprovisionamiento dinámico de servicio
• No hay asistencia sólida para la resolución de problemas
• No hay información de los dispositivos implementados en los sitios de los usuarios finales
• Velocidades de Wi-Fi lentas
Características esenciales de Aginet ACS
Gestionar 100,000 CPEs
Soporte TR-181
Escaneo de redes vecinas
Actualización de firmware en batch de forma remota
Beneficios de la Solución
• Gestión remota de dispositivos implementados
• Estado de conexión de Wi-Fi en tiempo real
• Reducción de costos operativos
Configuración del menú Wi-Fi 6
Gestión detrás de NAT
Cuenta Multi-Rol
Test de desempeño

Aginet Config permite a los ISP personalizar la configuración predeterminada de los dispositivos uno a la vez o en lotes. La configuración se mantendrá incluso cuando sus suscriptores restablezcan sus dispositivos con el botón de reinicio, lo que puede reducir los costos operativos y de mantenimiento.
Aginet Config Fácil de Configurar
Paso 1
Prepara una computadora y un switch
Desafíos para los ISP
Paso 2
Descarga e Instala el Software
Paso 3
Aginet Config Crea archivos de Configuración Personalizada del ISP
• Los dispositivos deben modificarse manualmente de forma individual
• Es difícil actualizar todos los dispositivos al firmware más reciente a la vez
• El reinicio borrará las configuraciones predeterminadas del ISP
• Los ISP deben ofrecer servicios posventa de alto coste
Beneficios de la Solución
• Configuración personalizada
Cambia cualquier configuración en el panel de administración y conviértela en un modelo de implementación. Incluso puedes cambiar el logotipo y el favicon en el panel para lograr una personalización profunda.
• Actualización de firmware por lotes
Los ISP pueden actualizar el firmware para diferentes modelos a la vez, sin necesidad de equipo especializado. Tus clientes también pueden disfrutar del rendimiento mejorado y las características que ofrece el nuevo firmware.
Configuración predeterminada preestablecida
Actualización de firmware por lotes
Paso 4
Importa archivos de configuración y los dispositivos serán automáticamente configurados en lotes
Mantener nuevos valores predeterminados en los dispositivos
Configuración de logotipo y favicon
• Reinicio sin preocupaciones
Las configuraciones realizadas con Aginet Config actualizarán la configuración de fábrica del dispositivo. Cuando los clientes presionan el botón de reinicio, el dispositivo mantendrá la configuración del ISP
• Flexibilidad centralizada
Aginet Config permite a los ISP configurar por lotes ajustes individuales como contraseña y SSID para cada dispositivo, satisfaciendo las necesidades de eficiencia y flexibilidad.
Aplicar configuraciones a múltiples dispositivos
Configuración individual

Como solución de gestión de Wi-Fi de próxima generación, TAUC ofrece el servidor en la nube TR-369 USP, CPE TR-369 de nivel de operador, una aplicación móvil personalizada y servicios API personalizados para nuestros clientes ISP. Los ISP pueden implementar fácilmente sus planes de servicio con un mayor retorno de la inversión y una mejor experiencia de usuario.
Desafíos para los ISP
• Los usuarios cambian de ISP debido a una mala experiencia de Wi-Fi
• Los usuarios esperan que los ISP resuelvan todos los problemas de Wi-Fi
• Los ISP pagan costos OPEX más altos sin herramientas de control de estado
• Los ISP pagan costos OPEX más altos sin información sobre Wi-Fi
Beneficios de la Solución TAUC
Estándares de la industria
Adopta TR-369 y TR-069 como protocolos de gestión doble pila, TR-181 Multi-AP, elementos de datos para la Topología EasyMesh y diagnósticos avanzados de Wi-Fi.

Solución de problemas en tiempo real
Activa el análisis de rendimiento de la red en tiempo real para generar una recopilación de datos multidimensionales casi en tiempo real; los operadores de ISP pueden descargar el informe de métricas clave de Wi-Fi en 30 minutos.

Implementación Zero Touch
Entrega los CPE de Aginet a usuarios domésticos sin soporte técnico in site y habilita los CPE con acceso básico a Internet. Luego, los CPE se registrarán en la nube TAUC, recibirán los parámetros clave preconfigurados del ISP y establecerán EasyMesh automáticamente.

Tarea Agile
Todas las tareas Agile se realizan desde la nube TAUC hasta los grupos de CPE objetivo. Realiza firmware bajo demanda y actualiza masivamente parámetros populares con configuraciones de programación.
Nube a CPE
Calendario de ejecución
Información para hogares conectados
Proporcione un panel de monitoreo general en línea/fuera de línea en tiempo real y paneles de monitoreo de alertas clave de KPI de Wi-Fi para todas las redes.


Integración API abierta
La arquitectura extensible de nuestras API Gateways ofrece gestión operativa automatizada, como autenticación segura para la activación de la red y métodos de autorización para la gestión de la red de usuarios.
Integración de servidor OSS/BSS o CS/App
Bloquear Internet sin pago


La aplicación Aginet ofrece a los suscriptores una poderosa herramienta para administrar y personalizar tus redes desde la palma de tus manos. Las instrucciones intuitivas de instalación y configuración benefician tanto a los suscriptores como a los ISP.
Desafíos para los ISP
Mejorar el valor comercial del ISP


Exposición de la marca ISP
Muestre el logotipo de la marca de su ISP al frente y al centro de la aplicación.
Características clave
Gestión de la topología de la red



Red principal Wi-Fi + Gestión de Wi-Fi de la red de invitados
Gestiona productos

Entrada del servicio postventa Guía a los usuarios finales directamente al soporte técnico de su ISP.
Gestión de dispositivos y clientes




Diagnóstico de red e instrucciones de preguntas frecuentes
Mejorar la experiencia del usuario final



Gestión y visualización de Wi-Fi Los usuarios finales pueden gestionar tu Wi-Fi de forma sencilla e intuitiva.
Controles parentales


Lista de bloqueo Mejora Firmware
LED QoS
Programación de reinicio
Gestión de constraseñas
Otras funciones comunes del sistema como QoS


Las imágenes y características realesdel producto pueden variar.
Cuando se busca una solución compacta y flexible, TP-Link DeltaStream GPON OLT brinda soporte para varias herramientas de administración que se adaptan a todos los proveedores de servicios. La redundancia en fuentes de alimentación proporcionan confiabilidad de carrier class y fácil mantenimiento.
Chasis DeltaStream OLT-X2
DS-P8000-X2

• Gestión centralizada a través del sistema DeltaStream PON
• 2x Tarjetas de control, cada una con 6 puertos de Uplink 10GE SFP+
• 2× Tarjetas de servicio, que pueden ser 8*GPON/16*GPON/8*XGS-PON&GPON Combo/16* XGS-PON&GPON Combo

Tarjeta de Servicio para OLT de 8 puertos GPON
DS-LGPA-08
• 1× Consola y 1× Puerto MGMT
• Fuente de alimentación AC+DC enchufable
• Chasis OLT, montaje en bastidor

Tarjeta de Servicio para OLT de 16 puertos GPON
DS-LGPA-16
• Número de puertos: 8
• Capacidad de tráfico: 20 Gbits/s
• Velocidad PON: Uplink 1.244 Gbit/s - Downlink 2.488 Gbit/s
• Relación de división (Splitter) de puerto PON - 1:128
• Distancia máxima: 20 km

OLT Pizza Box DeltaStream de 16 puertos GPON
DS-P7001-16


OLT Pizza Box DeltaStream de 8 puertos GPON
DS-P7001-08


• Número de puertos: 16
• Capacidad de tráfico: 40 Gbits/s
• Velocidad PON: Uplink 1.244 Gbit/s - Downlink 2.488 Gbit/s
• Relación de división (Splitter) de puerto PON - 1:128
• Distancia máxima: 20 km
• Gestión centralizada a través del sistema DeltaStream PON
• 16 × puertos GPON
• Admite una relación de división de 1:128 para cada puerto: hasta 2048 ONT con un dispositivo
• Puertos Uplink 4× 10G SFP+ y 2× RJ45 10/100/1000Mbps
• 1× Puerto de consola y 1× Puerto MGMT
• Fuentes de alimentación duales AC+AC integradas
• 17,3 × 7,1 × 1,7 pulgadas (440 × 180 × 44 mm)
• Montaje en rack
• Gestión centralizada a través del sistema DeltaStream PON
• 8× puertos GPON
• Admite una relación de división de 1:128 para cada puerto: hasta 1024 ONT con un dispositivo
• Puertos Uplink 2× 10GE SFP+ y 1× GE RJ45
• 1× Consola y 1× Puerto MGMT
• Fuentes de alimentación duales de AC, DC (se puede adquirir con spare) (Hot swap)
• 17,3 × 10,2 × 1,7 pulgadas (440 × 260 × 44 mm)
• Montaje en rack




Módulo SFP GPON
Clase C+
DS-PMA-C+
Módulo SFP GPON Clase C+ de fibra única
Conexión inmediata con máxima flexibilidad
Admite monitoreo de diagnóstico digital (DDM)
• 1 puerto PON, Admite división 1:128.
• Capacidad 128 ONTs
Las imágenes y características realesdel producto pueden variar.
• Puertos Uplink 1x 10GE SFP+ , 1x 2.5 GbE Ethernet
• 1x RJ45 MGMT + 1x RJ45 Consola + 1x Alarmas
• Fuente de alimentacion DC y .802.3at PoE
• Enrutamiento estático, IGMP Snooping, DHCP Server/Relay, IEEE 802.1p/DSCP QoS, QoS VoIP.
• ACL, 802.1x Authenticación, ARP Inspección, IP Source Guard, Detección Rouge ONU, Encriptación.
• Gestión Centralizada a través del sistema DeltaStream PON (DPMS) Gratuito, SNMP, CLI y webUI.

Compatible con TP-Link GPON OLT, como DS-P7001-16, DS-P7001-08 y DS-P7001-04
Módulo SFP GPON
Clase C++
DS-PMA-C++
Módulo SFP GPON Clase C++ de fibra única SC/UPC
Conexión inmediata con máxima flexibilidad
Distancia de transmisión de hasta 20km
Velocidad de transmisión Tx: 2488.32Mbps /Rx: 1244.16Mbps
El fácil mantenimiento y la gestión centralizada hacen tu vida más fácil. Configura y actualiza todos los dispositivos a la vez utilizando el Sistema de Gestión DeltaStream PON (DPMS), SNMP, CLI y Web UI.
Sin costo adicional Gratis CLI
Servidor SIP
Servidor PPPoE
Servidor IPTV
Mejorar la eficiencia de la gestión y reducir los costes de mantenimiento
La interfaz fácil de usar garantiza una configuración sin complicaciones

• Relación de división 1:128 para cada puerto PON
• Compatible con gestión OMCI estándar
• Cifrado de datos de Uplink y Downlink
• Detección y aislamiento de ONU no autorizadas
• Autenticación automática ONU
• Identificación de tráfico multiservicio y límite de velocidad
• Enrutamiento estático
• Snooping IGMP/Snooping MLD
• 802.1Q/MAC/Protocolo VLAN
• STP/RSTP/MSTP
• Integración de enlaces (LAG)
• Aislamiento de puertos
• Retransmisión DHCP
• Calidad de servicio IEEE 802.1p/DSCP
• ACL (IPv4/IPv6)
• Vinculación IP-MAC-Puerto-VID
• Inspección ARP
• Guardia de fuente IP
• Autenticación 802.1x
• Defensa DoS


Router VoIP Wi-Fi 6 GPON Doble Banda AX3000 XX530v
Wi-Fi 6 Doble Banda
AX3000
2402 Mbps (5 GHz) + 574 Mbps (2.4 GHz)
Compatible con EasyMesh
Adopta la tecnología EasyMesh, que ha mejorado y estandarizado aún más las funciones de Wi-Fi, como el diagnóstico de Wi-Fi, la selección de canales y la separación del tráfico

Puertos Gigabit Completos y USB 2.0
1× Puerto GE WAN/LAN + 3× Puertos GE LAN + 1× Puerto USB 2.0
Telefonía VoLTE/VoIP
Admite funciones básicas de VoIP
Router VoIP Wi-Fi 6 GPON Doble Banda AX1800 XX230v
AX1800 Dual-Band Wi-Fi
1201 Mbps (5 GHz) + 574 Mbps (2.4 GHz)
Compatible con EasyMesh
Adopta la tecnología EasyMesh, que ha mejorado y estandarizado aún más las funciones de Wi-Fi, como el diagnóstico de Wi-Fi, la selección de canales y la separación del tráfico

Puertos Gigabit Completos
1× Puerto GE WAN/LAN + 3× Puertos GE LAN
Telefonía VoLTE/VoIP
1× Puerto FXS
Fácil Gestión Remota
Admite la aplicación Aginet, OMCI, TR-069, TR-098 y TR181 ahora y se puede actualizar mediante software para admitir la gestión de la nube TAUC
Fácil Gestión Remota
Admite la aplicación Aginet, OMCI, TR-069, TR-098 y TR181 ahora y se puede actualizar mediante software para admitir la gestión de la nube TAUC
Router Inalámbrico CATV GPON AX1800 con VOIP XX231v
AX1800 Dual-Band Wi-Fi
1201 Mbps (5 GHz) + 574 Mbps (2.4 GHz)
Compatible con EasyMesh
Adopta la tecnología EasyMesh, que ha mejorado y estandarizado aún más las funciones de Wi-Fi, como el diagnóstico de Wi-Fi, la selección de canales y la separación del tráfico
Puertos Gigabit Completos
1x 10/100/1000 Mbps WAN/LAN
3x 10/100/1000 Mbps LAN
1x USB 2.0
1x CATV
1x SC/APC GPON
Telefonía VoLTE/VoIP
2× Puertos FXS
Fácil Gestión Remota
Admite OMCI, TR-069, TR-098 y TR181 y se puede actualizar mediante software para admitir la gestión de la nube TAUC

Router Inalámbrico GPON VoIP AC1200
XC220-G3v
Wi-Fi Doble Banda AC1200
867 Mbps (5 GHz) + 300 Mbps (2.4 GHz)
Llamadas VoIP
Con el puerto FXS, los usuarios pueden realizar o recibir llamadas telefónicas a través de Internet de forma sencilla



Crear una red de malla estándar con gran flexibilidad
Gigabit completo cableado Con cuatro puertos LAN gigabit, las velocidades pueden ser hasta 10 veces más rápidas que las conexiones Ethernet estándar
Router Inalámbrico XPON AC1200
XC220-G3
Acceso rápido a Internet
Junto con dos puertos LAN de GE, los usuarios pueden disfrutar de servicios XPON de alta velocidad y aplicaciones multimedia con uso intensivo de ancho de banda
Servicio XPON de alta velocidad
Cumple con los estándares XPON (EPON y GPON)
Gestión remota
Admite OMCI y TR-069, que facilitan la activación, configuración y administración de forma remota

Compatible con EasyMesh Wi-Fi Doble Banda AC1200
Cree una red Wi-Fi de malla inteligente para cubrir todos los rincones de un hogar con gran flexibilidad basada en la tecnología de malla estándar
867 Mbps (5 GHz) + 300 Mbps (2.4 GHz)
Fácil Gestión Remota
El protocolo TR-069 permite a un operador configurar y administrar de forma remota los dispositivos del usuario final



de banda
Dispositivo todo en uno
Con un módem GPON, un AP inalámbrico de 300 Mbps y un conmutador de 2 puertos y FXS de 1 puerto, el XN020-G3v es todo lo que su hogar u oficina necesita para estar completamente conectado

Llamadas eficientes VoIP
Admite hasta 8 cuentas VoIP y varias funciones de llamada como identificador, retención, desvío y llamada en espera para superar las líneas fijas tradicionales
Router Inalámbrico N Gigabit XPON de 300 Mbps
XN020-G3

XN020-G3 permite a los usuarios acceder a una conexión a Internet de alta velocidad a través del puerto XPON y a los dispositivos conectarse de forma inalámbrica
Acceso Rápido a Internet
Junto con 1 puerto LAN de 10/100/1000Mbps, los usuarios pueden disfrutar de servicios XPON de alta velocidad y aplicaciones multimedia con uso intensivo de ancho de banda
Dispositivo todo en uno
Con un módem XPON, un AP inalámbrico de 300 Mbps y un conmutador de 1 puerto, el XN020-G3 es todo lo que su hogar u oficina necesita para estar completamente conectado
Servicio XPON de alta velocidad
Cumple con los estándares XPON, el XN020-G3 admite velocidades de datos máximas de hasta 2.488 Gbps de bajada y 1.244 Gbps de subida
Fácil gestión remota
El protocolo TR-069 permite a un operador configurar y administrar de forma remota los dispositivos del usuario final





Terminal LAN XPON de 1 puerto 2,5 GE con VoIP XZ005-G6v
Velocidad por cable de 2,5 G
1x Puerto LAN de 2,5 GE
XPON admite modo dual GPON + EPON
Llamadas VoIP
1× Puerto FXS

Terminal Gigabit XPON de 1 puerto con VoIP XZ000-G6v
Puerto Gigabit 1× Puerto GE LAN
XPON admite modo dual GPON + EPON
Llamadas VoIP
1× Puerto FXS

Terminal LAN XPON de 1 puerto y 2,5 GE XZ005-G6
Velocidad alámbrica 2.5G
1× Puerto 2.5GE LAN
XPON admite modo dual GPON + EPON

Terminal XPON Gigabit de 1 puerto XZ001-G7
1× GE SC/APC PON
1× Puerto RF 1× Puerto 10/100/1000Mbps LAN
Conexión CATV

Terminal XPON Gigabit de 1 puerto XZ000-G7
Puerto Gigabit 1× Puerto GE LAN
XPON admite modo dual GPON + EPON

Módulo GPON ONU SFP XM60A
1x Puerto WAN 4x puertos LAN
Downstream: 2.488 Gbps
Upstream: 1.244 Gbps

XGS-PON es un estándar más nuevo para redes ópticas pasivas (PON) que admite transmisión de datos simétrica de 10 Gbps. Admite múltiples servicios PON para operar simultáneamente en la misma PON, brindando más y mejores servicios a través de la infraestructura existente con fácil administración.
Con la tecnología Wi-Fi más reciente, se desbloquean las verdaderas velocidades XGS-PON. Los usuarios pueden disfrutar de velocidades más altas, menor latencia y mayor capacidad para experiencias inalámbricas premium.
Mayor ancho de banda, mayor calidad de servicio
XGS-PON proporciona hasta 10 Gbps de ancho de banda de Uplink y Downlink simultáneamente. Satisface la mayor demanda en ancho de banda para un desarrollo de alta eficiencia y calidad en cada servicio.

10 Gbps
Ancho de banda uplink y downlink

Simplifica la arquitectura de red y ahorra





Más opciones convencionales para los ISP
XGS-PON es una inversión preparada para el futuro debido a su mayor ancho de banda, mejor costo, menor costo total de propiedad y ciclo de vida de fibra más largo.
Los beneficios avanzados de la tecnología de fibra óptica sobre el cobre han hecho que la fibra sea cada vez más popular entre los ISP. Las conexiones de fibra óptica tienen menos pérdidas que los cables de cobre, lo que resulta en distancias de transmisión más largas y una cobertura más amplia.
OLT DeltaStream 8-Port Pizza-Box
XGS-PON & GPON Combo
DS-P7500-08
8× puertos combinados XGS-PON y GPON

Admite una relación de división de 1:128 para servicios GPON y 1:256 para XGS-PON
Fuentes de alimentación duales intercambiables
Funciones L2 y L3 avanzadas
Gestión centralizada a través del sistema
PON DeltaStream (DPMS), SNMP, CLI y UI web
2× 40 Gbps QSFP+ Uplink
2× 10 Gbps SFP+ Uplink

Módulo SFP XGS-PON & GPON Combo Clase C+
DS-PMA-Combo C+

Módulo SFP XGS-PON & GPON Combo Class C+
Hot Swappable con la máxima flexibilidad
Soporta OMCI y Monitorizacion de Diagnóstico Digital (DDM)
Compatible con TP-Link GPON OLT, como DS-P7001-01/04/08/16, DS-P8000-X2, DS-P7500-08

Los Sistemas Wi-Fi Mesh para Todo el Hogar utilizan múltiples dispositivos para proporcionar a los usuarios finales redes Mesh seguras, inteligentes y fáciles de configurar y cubrir todo el hogar. La configuración y la administración son sencillas con potentes aplicaciones móviles. Cada sistema también se puede gestionar de forma remota a través de la nube. Esto ayuda a los ISP a mejorar la eficiencia de la gestión y reducir los costos del servicio posventa.



Sistema Wi-Fi 6 Mesh AX3000 para Todo tu Hogar HX510

Wi-Fi Doble Banda AX3000
2402 Mbps (5 GHz) + 574 Mbps (2.4 GHz)
1024-QAM y HE160
Rápida Velocidad Inalámbrica Wi-Fi 6
Puertos Gigabit Completos







Sistema Wi-Fi 6 Mesh AX1800 para Todo tu Hogar HX220

1× Puerto GE WAN/LAN + 2× Puertos GE LAN
Sistema Wi-Fi Mesh AC1200 para Todo tu Hogar
HC220-G5
Wi-Fi Doble Banda AC1200 867 Mbps (5 GHz) + 300 Mbps (2.4 GHz)
Puertos Gigabit Completos 1× Puerto GE WAN/LAN + 2× Puertos GE LAN
Wi-Fi Doble Banda AX1800 1202 Mbps (5 GHz) + 574 Mbps (2.4 GHz)
1024-QAM y HE160 Rápida Velocidad Inalámbrica Wi-Fi 6
Puertos Gigabit Completos 1× Puerto GE WAN/LAN + 2× Puertos GE LAN
EasyMesh MU-MIMO Cobertura para todo tu hogar Aplicación Aginet Gestión en la nube
• Compatible con EasyMesh: la tecnología de malla estandarizada permite a los usuarios crear una red doméstica completa.
• Roaming continuo: todas las unidades trabajan juntas para formar una red unificada.
• Backhaul Ethernet: el backhaul por cable garantiza una cobertura estable y perfecta en cada rincón de la casa.
• MU-MIMO: transfiere datos simultáneamente a múltiples dispositivos para un rendimiento más rápido.
• Beamforming: concentra señales en los dispositivos conectados y ofrece conexiones inalámbricas altamente eficientes.
• Band Steering: asigna automáticamente cada dispositivo a la mejor banda disponible para optimizar el rendimiento de la red.
• Equidad de tiempo aire: asigna a cada dispositivo la misma cantidad de tiempo para intercambiar datos y mejorar la eficiencia de la red para dispositivos de alta velocidad.
• Seguridad mejorada: WPA3, el método de cifrado de próxima generación, crea protección adicional para las redes.
• Aplicación Aginet: proporciona control y gestión simplificados desde un teléfono inteligente o tableta.
• Gestión remota: se admiten TR-069 (TR-098/TR-181), TR-369, TR-111, TR-143 y gestión TAUC.

Bajo el buque insignia de Aginet, TP-Link ofrece una amplia gama de routers Wi-Fi, diseñados para cada necesidad de red. Los routers Wi-Fi de TP-Link brindan redes confiables y seguras para un hogar completamente conectado. Con la tecnología Mesh estándar, los usuarios pueden construir su red Mesh con mayor flexibilidad. La configuración basada en aplicaciones y las funciones útiles para toda la familia brindan a los usuarios un control total.


Router Wi-Fi 6 Doble Banda AX1800 EX220
Wi-Fi Doble Banda AX1800 1201 Mbps (5 GHz) + 574 Mbps (2.4 GHz)
Puertos Gigabit Completos
1× Puerto GE WAN + 4× Puertos GE LAN


Wi-Fi Doble Banda AX1500 1201 Mbps (5 GHz , HE80) + 300 Mbps (2.4 GHz)
Puertos Gigabit Completos 1× Puerto GE WAN + 3× Puertos GE LAN



Router Gigabit Inalámbrico Doble Banda AC1200 EC220-G5
Wi-Fi Doble Banda AC1200 867 Mbps (5 GHz) + 300 Mbps (2.4 GHz)
Puertos Gigabit Completos 1× Puerto GE WAN + 3× Puertos GE LAN


Router Wi-Fi Doble Banda AC1200 Archer C20w
Wi-Fi Doble Banda AC750 433 Mbps (5 GHz) + 300 Mbps (2.4 GHz)
Conectividad rápida
1× Puerto 10/100 Mbps WAN + 4× Puertos 10/100 Mbps LAN

Router Inalámbrico N 300 Mbps TL-WR850N
Wi-Fi N300 300 Mbps (2.4 GHz)
Conectividad rápida
1× Puerto 10/100 Mbps WAN + 4× Puertos 10/100 Mbps LAN
• MU-MIMO: Transfiere datos simultáneamente a múltiples dispositivos para un rendimiento más rápido.
• Cobertura mejorada: las antenas de alto rendimiento y la tecnología Beamforming se combinan para extender una conexión Wi-Fi potente y confiable por toda su casa.
• Compatible con EasyMesh: cree una red de malla inteligente con cobertura perfecta y mayor flexibilidad basada en la tecnología de malla estándar.
• Seguridad mejorada: WPA3, el método de cifrado de próxima generación, crea protección adicional para las redes.
• Aplicación Aginet: Proporciona control y gestión simplificados desde un teléfono inteligente o tableta.
• Gestión remota: Se admiten TR-069 (TR-098/TR-181), TR-369, TR-111, TR-143 y gestión TAUC.



Contáctanos para más información y soporte sales.mx@tp-link.com Tel. 55 9138 8104 support.mx@tp-link.com
TP- Link México
ww w t p - l i n k c o m
Las especificaciones están sujetas a cambios sin previo aviso. TP-Link es una marca registrada de TP-Link Technologies de México. Otras marcas y nombres de productos son marcas comerciales o marcas comerciales registradas de sus respectivos propietarios. Copyright ©2023 TP-Link. Reservados todos los derechos.
*La apariencia de algunos modelos en este folleto no está determinada y se actualizará en consecuencia. Utilice las imágenes del producto solo como referencia; algunas funciones pueden requerir actualizaciones de software o suscripciones.